背景
最近,对 go 版本战斗 API 服,做了性能优化。使用 C++ 重写了 战斗 API 服
战斗 API 服 逻辑功能很简单:
- 有 gRPC 服务
- Cgo 调用客户端提供的 .a 战斗库
而用 C++ 重写的理由,大致有以下几个方面考量:
- Cgo 调用,比纯 C++ 调用会有消耗
- 根据服务特点,每次 Cgo 调用涉及了较多的 go cgo 间的内存拷贝
- C++ 可以严格控制线程切换,减少线程间切换消耗
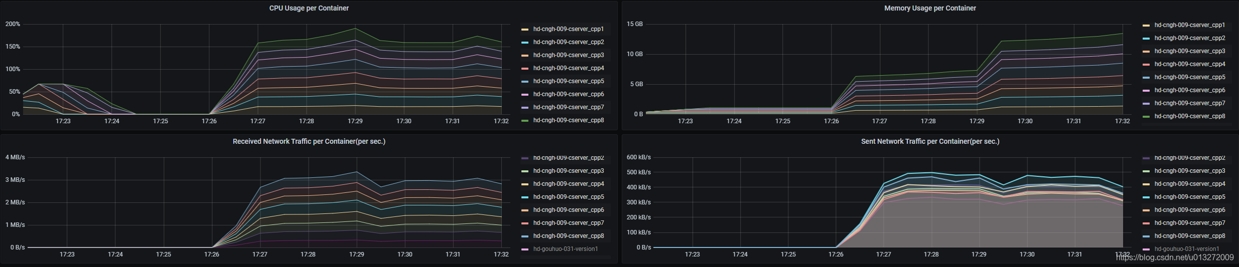
测试结构对比
C++ 版本:
Go 版本:
分
版权声明:本文为u013272009原创文章,遵循CC 4.0 BY-SA版权协议,转载请附上原文出处链接和本声明。