插播背景
在多个产品线上来回穿切换着开发功能,以前用Postman的场景是这样的:

实际远远不止这几个文件夹来归类多个产品线的接口,Postman的功能非常强大,但是面对以下这些状况时,我觉得调试一个接口太麻烦了 (这里不讨论工具的好坏,工具是帮助我们提高效率的,每个人的需求也不一样,我只说明我个人遇到的一些情况,不喜请勿喷)
查找配置多数要通过鼠标点来点去, 与习惯文本和快捷键操作的便捷方式违背
调试别人接口要导入他们的一些数据,比较麻烦
多个产品线环境变量查看不直观
写完接口要来回切换应用进行测试,比如(IDEA <——> Postman)
快速定位接口比较麻烦
......
无意间发现 IntelliJ IDEA 的 HTTP Client 工具刚好能解决我上面提到的一些问题,简单的说就是能直接在 IDEA 的代码编辑器中 创建,编辑,执行 HTTP请求,就像这样(如果你心动了,请继续向下看吧):

于是,去官网查看一番作出如下整理:
走进 Http Client
HTTP Client 是 IDEA 默认绑定好并启用的插件,如果你那里没有启用,按照下图启用就好
![]()
点击菜单:Tools — HTTP Client — Test RESTful Web Service

接下来进入下面的界面:

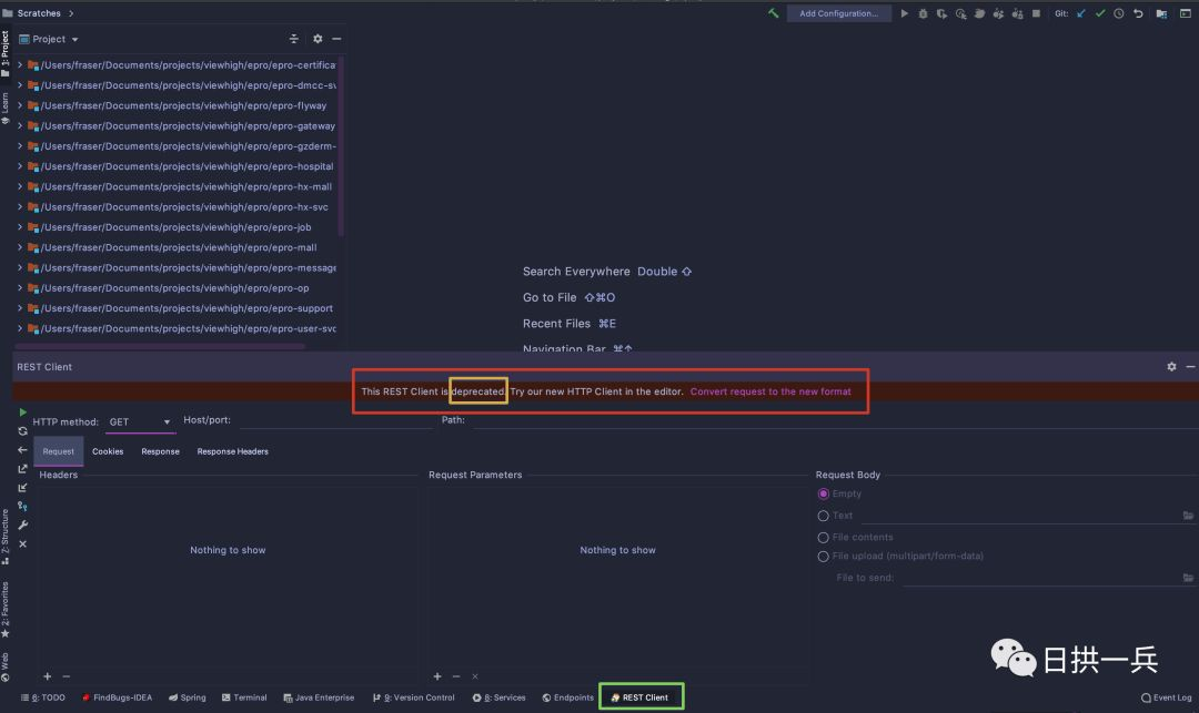
上图已给出提示,REST Client 是被弃用的,点击右侧的 Convert request to new format , 进到下面界面:

默认会创建一个名为 rest-api.http 的文件,该文件被存储在 Scratches 文件夹下,为了突出主角光环,关于 Scratch Files 请官网自行查看 (继续向下看不影响理解的),黄色框线的功能也非常有用,继续向下看
创建 HTTP request 文件
刚刚提到的 rest-api.http 就是 HTTP request 文件,可以通过两种方式创建:
通过快捷键
⇧⌘N然后选择 HTTP Request. (文件存放在Scratches 文件夹)通过菜单操作 File—New—HTTP Request (文件存放在我们指定的目录下,就和我们平时创建class/package是一样一样滴)
如果在项目中使用,这里推荐使用第二种方式,因为它可以作为项目文件,通过 Git 提交到仓库,大家共享文件,共同维护接口请求数据,自然就不会出现调试别人接口还要导入他人数据的情况啦
编辑 HTTP request 文件
我们模拟实际项目中场景来编辑文件
用户登录,成功后获取 Token,通常是 POST 请求
用户后续访问行为都要在请求头中携带登录成功返回的 Token
通过点击 Add Request,选择相应的方法就可以编写啦

都知道,通常写一个完整的请求需要写好多内容,贴心的 IDEA 给我们提供了模版,我们只需要在 Examples 中找模版就可以啦,比如找 POST 请求的模版,选取合适的拷贝过去就可以,so easy~~~

到这里,就可以发送基本的请求了,但是,一个项目中接口众多,如何快速生成参数?如何快速切换端口?如何让登录之后的每个请求自动携带成功返回的 Token?我们需要更高级的玩法
HTTP Client 进阶玩法
使用环境变量
在编写HTTP请求时,可以使用变量对其元素进行参数化。变量可以保存请求的host、port和path、查询参数或值、请求头值或请求体值等.
使用变量的方式非常简单,就用两个大括号包围定义好的变量就可以了,就像这样:

当然我们也要有地方定义变量
定义环境变量
环境变量需要定义在环境文件中,环境文件有两种:
创建名为
rest-client.env.json或者http-client.env.json的环境文件(其实里面就是保存 JSON 数据),该文件里可以定义用在整个项目上的所有常规变量创建名为
rest-client.private.env.json或者http-client.private.env.json, 看文件名你应该也猜到这是保存敏感数据的,比如密码,token等,该文件默认是被加入到 VCS 的 ignore文件中的,同时优先级高于其他环境文件, 也就是说,该文件的变量会覆盖其他环境文件中的变量值
里面的文件内容就像这样
{
"dev": {
"host": "localhost",
"port": 8081,
"identifier": "tanrgyb",
"password": "iloveu"
},
"prod": {
"host": "dayarch.top",
"port": 8080,
"identifier": "admin",
"password": "admin"
}
}
运行一下我们编写的请求吧:

IDEA自动识别多个环境,这样就可以轻而易举的切换环境,使用不同的变量值了(这皮鞋,你说亮不亮,还有更亮的)
巧用 response handler 脚本
上面提到,我们要让登录成功后的所有请求都自动携带成功返回的 Token,这样不用我们每次都手动将其添加到header中,同样有两种方式将脚本插入到请求中
内嵌方式
GET host/api/test
> {%
response 脚本
%}
外部文件方式(就是将内嵌的脚本抽离出到文件中)
GET host/api/test
> scripts/my-script.js
以登录返回获取的token设置到变量中为例,看代码:
POST http://{{host}}:{{port}}/login
Content-Type: application/json
Accept: application/json
> {%
client.global.set("auth_token", response.body.result.token);
%}
注意
response.body.result.token是我按照我登录返回的数据结构写的,不同结构不一样,你也可以是这样的response.body.token, response.body 之后根据你的数据结构发挥吧
我还是不放心,把我的登录返回结构(项目中怎样设计这种结构,可以参考之前写的Springboot返回统一JSON数据格式是怎么实现的?)粘贴在此处吧,这回理解了吧?

接下来我们就可以愉快的在其他请求上携带这个 Token 了

注意
这里的Authorization 类型,大家根据自己的实际情况做修改,比如:Authorization: Bearer {{auth_token}}
以上这些已经满足我的日常使用,没有进一步了解更多,更多关于 Response 脚本的用法请大家查看官网 HTTP Response reference吧
你以为到这里结束了(OMG),还有香料需要和大家分享,搭配上面功能使用更棒哦
辅助功能说明
RestfulToolkit
RestfulToolkit 同样是个插件,在插件市场搜索安装即可

安装了这个插件后,打开侧边栏,项目的所有接口信息都会展现在此处:

我常用的功能就是把指定接口生成的JSON数据拷贝到 HTTP request 文件中,免去手写的麻烦了,你说方便不?
除此之外,使用快捷键 cmd+\, 可以根据关键字快速找到接口,回车迅速到达代码接口位置,这也是带来了极大的便利

Live Template
项目中请求内容各有不同,IDEA标准提供的GET POST 请求案例可能还不能满足我们的需求,这时我们就可以利用 Live Template 定制自己的模版,迅速生成request 内容,像这样:

JSON Viewer
JSON Viewer是一款 Chrome浏览器插件,在浏览器 Omini-box 中输入 json-viewer + Tab, 粘贴json在此处,就可以对json数据进行格式化了

打开开发者工具,在Network下双击某个HTTP请求,会自动在 new tab下格式化返回的json数据,免去了粘贴数据然后格式化的烦恼
关于自测接口的干货我抖的差不多了,抖抖更健康
总结
再次重申,不做工具党,也没有任何批判之意,工具只是为了让我们更高效的工作,选择适合自己的。从上面的介绍中来看,IDEA HTTP client 搭配我说的几个辅助功能很好的解决了文章开头说明的几个问题,对我个人情况来说,足矣!!
参考
Testing RESTful web services (https://www.jetbrains.com/help/idea/testing-restful-web-services.html)