安装Prometheus
官方文档请参考:Prometheus:https://prometheus.io/
1.下载地址:https://github.com/prometheus/prometheus/releases
wget https://github.com/prometheus/prometheus/releases/download/v2.33.0-rc.0/prometheus-2.33.0-rc.0.linux-amd64.tar.gz
2.解压安装包
tar -zxvf prometheus-2.33.0-rc.0.linux-amd64.tar.gz
3.设置软连接
ln -s /usr/local/prometheus-2.33.0-rc.0.linux-amd64.tar.gz /usr/local/prometheus
4.设置systemd服务
cat <<EOF > /usr/lib/systemd/system/prometheus.service
[Unit]
Description=prometheus
After=network.target
[Service]
Type=simple
User=root
ExecStart=/usr/local/prometheus/prometheus --config.file=/usr/local/prometheus/prometheus.yml --storage.tsdb.path=/usr/local/prometheus/data/ --web.enable-lifecycle --storage.tsdb.retention.time=30d
Restart=on-failure
[Install]
WantedBy=multi-user.target
EOF
- –config.file: 指定配置文件
- –web.enable-lifecycle: 支持通过http请求重载配置
- –storage.tsdb.path:指定数据存储目录(默认当前目录的的data目录,若不存在则新建)
- –storage.tsdb.retention.time: 指定数据保留时间(默认15d)
5.启动服务
systemctl daemon-reload
systemctl start prometheus
systemctl status prometheus && systemctl enable prometheus
6.确认端口已经被监听
ss -lantp | grep 9090
浏览器访问:localhost:9090
健康检查
curl http://localhost:9090/-/healthy
检查是否启动
curl http://localhost:9090/-/ready
通过web接口重载,启动时需增加选项 --web.enable-lifecycle
curl -XPOST http://localhost:9090/-/reload
安装Grafana
官网地址:https://grafana.com/grafana/download
1.下载安装包并配置
wget https://dl.grafana.com/oss/release/grafana-7.1.4-1.x86_64.rpm
yum -y install grafana-7.1.4-1.x86_64.rpm
2.配置启动
systemctl daemon-reload
systemctl enable grafana-server && systemctl start grafana-server
3.检查端口
ss -lantp | grep 3000
4.启动报错
Job for grafana-server.service failed. See ‘systemctl status grafana-server.service’ and ‘journalctl -xn’ for details.
yum install polkit -y
重启服务
Grafana添加Prometheus数据源
- 访问grafana的3000端口进行登录,默认用户名和密码为: admin/admin




安装node_exporter
node_exporter用于收集主机运行信息,比如CPU、内存、磁盘等资源使用情况。
常用exporter清单:https://prometheus.io/docs/instrumenting/exporters/
cd /usr/local
wget https://github.com/prometheus/node_exporter/releases/download/v1.0.1/node_exporter-1.0.1.linux-amd64.tar.gz
解压并配置
tar -zxvf node_exporter-1.0.1.linux-amd64.tar.gz
ln -s node_exporter-1.0.1.linux-amd64 node_exporter
添加systemd 启动
cat > /usr/lib/systemd/system/node_exporter.service <<EOF
[Unit]
Description=node_exporter
After=network.target
[Service]
Type=simple
User=root
ExecStart=/usr/local/node_exporter/node_exporter
Restart=on-failure
[Install]
WantedBy=multi-user.target
EOF
systemctl daemon-reload
systemctl enable node_exporter && systemctl start node_exporter
systemctl status node_exporter
查看监听端口
ss -lantp | grep 9100
调整Prometheus获取主机及应用监控数据
vim /usr/local/prometheus/prometheus.yml
增加以下配置,其中job_name为自定义
- job_name: 'agent1'
static_configs:
- targets: ['localhost:9100']
重载Prometheus配置文件
curl -XPOST http://localhost:9090/-/reload
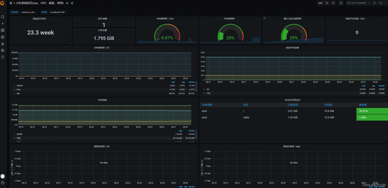
使用Grafana添加图形,便于展示!(监控Linux主机推荐使用9276模板)!

生成效果如图
监控Linux主机强烈推荐使用8919模板!该模板获取主机的指标更加的详细!
部署多节点监控
比如想监控另外一台node 节点,把node_exporter 同样的方式安装在对应机器上。操作上面的一样。
安装完node_exporter 后启动服务。
在prometheus 节点上修改prometheus.yml,添加对应节点ip 和端口,需保证网络可通。
重启prometheus 服务
systemctl restart prometheus
打开prometheus web 界面,输入up ,可查看node 节点已监控
打开Grafana ,选择对应节点,可看到监控数据。