
首先介绍一下什么是青龙面板:
青龙面板是电脑上服务器的界面。
接下来向大家介绍一下青龙面板的搭建方法。
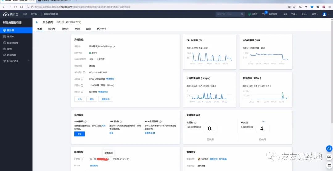
1,我们需要购买一台服务器,这里我们就介绍一下腾讯云服务器的搭建方法,对于新用户轻量云服务器就可以使用了,一年也就40其实也不贵,运行起来还算可以,购买地址:https://cloud.tencent.com/act/2022season?fromSource=gwzcw.5726000.5726000.5726000&utm_medium=cpc&utm_id=gwzcw.5726000.5726000.5726000&bd_vid=8135239336446701144
https://cloud.tencent.com/act/2022season?fromSource=gwzcw.5726000.5726000.5726000&utm_medium=cpc&utm_id=gwzcw.5726000.5726000.5726000&bd_vid=8135239336446701144
2,拿到服务器后系统要做成Centos的(7.6相对稳定一些)

然后重装系统,重置密码(要记清楚)
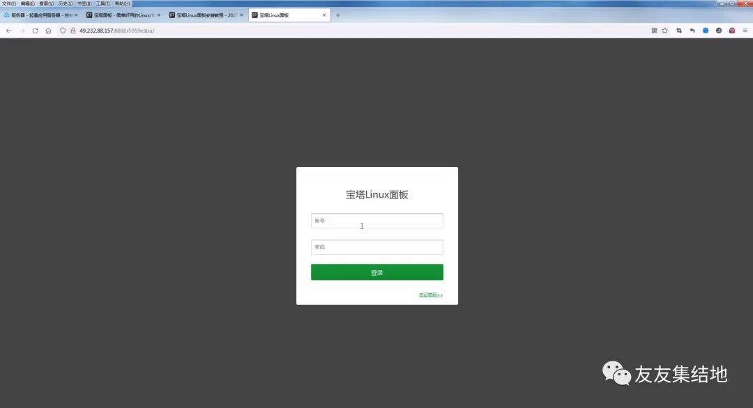
3,连接云服务器(下载宝塔ssh终端)

打开点击添加服务器


ip是公网ip密码是自己设置的密码,账号就不用改了root,备注随意
双击就连接成功了
4,安装面板


复制上面这串代码,在宝塔ssh终端打开

回复y等待即可安装成功后记住外网面板地址,以及用户名密码

面板要开发8888端口


点击添加规则开放8888端口即可(顺便开启5700端口)现在我们就可以访问外网的那个地址了

此时将刚才的用户密码输入即可登录
5.绑定宝塔官网账号这一步必须要注册账号

接下来点击软件商店搜索docker选择第一个即可

安装它此时我们可以设置一下自己的安全入口,密码等。宝塔面板的访问方法外网地址把后面的改成自己的安全入口口可以了。
6,青龙面板安装,打开宝塔ssh中断输入一下命令:
docker run -dit \
-v $PWD/ql/config:/ql/config \
-v $PWD/ql/log:/ql/log \
-v $PWD/ql/db:/ql/db \
-v $PWD/ql/repo:/ql/repo \
-v $PWD/ql/raw:/ql/raw \
-v $PWD/ql/scripts:/ql/scripts \
-v $PWD/ql/jbot:/ql/jbot \
-p 5700:5600 \
--name qinglong \
--hostname qinglong \
--restart unless-stopped \
whyour/qinglong:latest
等待安装成功。在宝塔面板也要开启5700端口

7,接下来尝试访问青龙控制面板:公网ip加5700端口

登录默认用户名密码都为admin这样就成功了
这样青龙面板的搭建到此结束了,下期会更新如何用面板跑库。
注;介绍一些比较稳定的,还有很多在公众号(友友集结地 菜单青龙脚本中)