点击上方“芋道源码”,选择“设为星标”
管她前浪,还是后浪?
能浪的浪,才是好浪!
每天 10:33 更新文章,每天掉亿点点头发...
源码精品专栏
1 需求分析
1.1 分析压测对象
1)什么是 ClickHouse 和 Elasticsearch
ClickHouse 是一个真正的列式数据库管理系统(MS)。在 ClickHouse 中,数据始终是列存储的,包括向量(对或列块)的执行过程。只要有可能,操作都是基于向量进行分派的,而不是实现的价值,这被称为«它有查询实际的数据处理»。
Elasticsearch 是一款开源的引擎可以使用、这样的RESTful 风格的搜索分析,它的Apache 是开源的开源引擎。
一个索引的索引文档存储,字段可以被与搜索
一个实时分析搜索引擎
胜上百个服务节点的扩展支持PB人物的任性或非血数据
2)为什么要对他们进行压测
是的剧集,非常多的点击屋在场景中具有出色的性能,具有复杂性的基本业务查询,但我们却有一个非常重要的查询业务场景,甚至是双十一业务的真实情况,确保大型活动具有业务能力的持续性,ClickHouse 和 Elasticsearch 的性能业务场景中是否具备性能优良的性能,通过性能压测,中压我们的任务点,进行抗压,优化设计性能。
1.2 定压测目标

会选择这个(queryOBBacklogData)接口呢?
1)从复杂度来看,接口(queryOBBacklogData)查询了5次,代码如下:
/**
* 切ck-queryOBBacklogData
* @param queryBO
* @return
*/
public OutboundBacklogRespBO queryOBBacklogDataCKNew(OutboundBacklogQueryBO queryBO) {
log.info(" queryOBBacklogDataCK入参:{}", JSON.toJSONString(queryBO));
// 公共条件-卡最近十天时间
String commonStartTime = DateUtils.getTime(DateUtil.format(new Date(), DateUtil.FORMAT_DATE), DateUtils.ELEVEN_AM, 1, -10);
String commonEndTime = DateUtils.getTime(DateUtil.format(new Date(), DateUtil.FORMAT_DATE), DateUtils.ELEVEN_AM, 1, 1);
// 越库信息-待越库件数&待越库任务数
WmsObCrossDockQueryBo wmsObCrossDockQueryBo = wmsObCrossDockQueryBoBuilder(queryBO,commonStartTime, commonEndTime);
log.info("queryOBBacklogDataCK-wmsObCrossDockQueryBo: {}", JSON.toJSONString(wmsObCrossDockQueryBo));
CompletableFuture<OutboundBacklogRespBO> preCrossDockInfoCF = CompletableFuture.supplyAsync(
() -> wmsObCrossDockMapper.preCrossDockInfo(wmsObCrossDockQueryBo), executor);
// 集合任务信息-待分配订单
WmsObAssignOrderQueryBo wmsObAssignOrderQueryBo = wmsObAssignOrderQueryBoBuilder(queryBO, commonStartTime, commonEndTime);
log.info("queryOBBacklogDataCK-wmsObAssignOrderQueryBo: {}", JSON.toJSONString(wmsObAssignOrderQueryBo));
CompletableFuture<Integer> preAssignOrderQtyCF = CompletableFuture.supplyAsync(
() -> wmsObAssignOrderMapper.preAssignOrderInfo(wmsObAssignOrderQueryBo), executor);
// 拣货信息-待拣货件数&待拣货任务数
WmsPickTaskQueryBo wmsPickTaskQueryBo = wmsPickTaskQueryBoBuilder(queryBO, commonStartTime, commonEndTime);
log.info("queryOBBacklogDataCK-wmsPickTaskQueryBo: {}", JSON.toJSONString(wmsPickTaskQueryBo));
CompletableFuture<OutboundBacklogRespBO> prePickingInfoCF = CompletableFuture.supplyAsync(
() -> wmsPickTaskMapper.pickTaskInfo(wmsPickTaskQueryBo), executor);
// 分播信息-待分播件数&待分播任务
WmsCheckTaskDetailQueryBo wmsCheckTaskDetailQueryBo = wmsCheckTaskDetailQueryBoBuilder(queryBO, commonStartTime, commonEndTime);
log.info("queryOBBacklogDataCK-wmsCheckTaskDetailQueryBo: {}", JSON.toJSONString(wmsCheckTaskDetailQueryBo));
CompletableFuture<OutboundBacklogRespBO> preSowInfoCF = CompletableFuture.supplyAsync(
() -> wmsCheckTaskDetailMapper.checkTaskDetailInfo(wmsCheckTaskDetailQueryBo), executor);
// 发货信息-待发货件数
WmsOrderSkuQueryBo wmsOrderSkuQueryBo = wmsOrderSkuQueryBoBuilder(queryBO, commonStartTime, commonEndTime);
log.info("queryOBBacklogDataCK-wmsOrderSkuQueryBo: {}", JSON.toJSONString(wmsOrderSkuQueryBo));
CompletableFuture<Integer> preDispatchCF = CompletableFuture.supplyAsync(
() -> wmsOrderSkuMapper.preDispatchInfo(wmsOrderSkuQueryBo), executor);
return processResult(preCrossDockInfoCF, preAssignOrderQtyCF, prePickingInfoCF, preSowInfoCF, preDispatchCF);
}2)查询表(OBBacklogData),查询了5个表:
wms.wms_ob_cross_dock
wms.wms_ob_assign_order
wms.wms_picking_task.
wms.wms_check_task_detail
wms.wms_order_sku3)查询的数据量,如下:
select
(ifnull(sum(m.shouldBeCrossedDockQty),
0) -
ifnull(sum(m.satisfiedCrossedDockQty),
0)) as preCrossStockSkuQty,
count(m.docId) as preCrossStockTaskQty
from
wms.wms_ob_cross_dock m final
prewhere
m.createTime >= '2021-12-03 11:00:00'
and m.createTime <= '2021-12-14 11:00:00'
and m.warehouseNo = '279_1'
and m.orderType = '10'
and tenantCode = 'TC90230202'
where
m.deleted = 0
and m.deliveryDestination = '2'
and m.shipmentOrderDeleted = 0
and m.status = 0
可以从上面的SQL截图中,查询待越库文件数&待越库任务数共读取720817行数据
select count(distinct m.orderNo) as preAssignedOrderQty
from wms.wms_ob_assign_order m final
prewhere
m.createTime >= '2021-12-03 11:00:00'
and m.createTime <= '2021-12-14 11:00:00'
and m.warehouseNo = '361_0'
and tenantCode = 'TC90230202'
where m.taskassignStatus = 0
and m.deliveryDestination = 2
and m.stopProductionFlag = 0
and m.deleted = 0
and m.orderType = 10
上面的 SQL 截图共读取了,可以从查询任务信息 - 集合待分配订单,153118 行数据
select minus(toInt32(ifnull(sum(m.locateQty), toDecimal64(0, 4))),
toInt32(ifnull(sum(m.pickedQty), toDecimal64(0, 4)))) as prePickingSkuQty,
count(distinct m.taskNo) as prePickingTaskQty
from wms.wms_picking_task m final
prewhere
m.shipmentOrderCreateTime >= '2021-12-03 11:00:00'
and m.shipmentOrderCreateTime <= '2021-12-14 11:00:00'
and m.warehouseNo = '286_1'
and tenantCode = 'TC90230202'
where m.pickingTaskDeleted = 0
and m.deliveryDestination = 2
and m.pickLocalDetailDeleted = 0
and m.shipmentOrderDeleted = 0
and m.orderType = 10
and (m.operateStatus = 0 or m.operateStatus = 1)
上面的SQL截图&可以从查询拣货任务信息-待拣货件数条,共读到2673536个数据
select minus(toInt32(ifnull(sum(m.locateQty), toDecimal64(0, 4))),
toInt32(ifnull(sum(m.pickedQty), toDecimal64(0, 4)))) as prePickingSkuQty,
count(distinct m.taskNo) as prePickingTaskQty
from wms.wms_picking_task m final
prewhere
m.shipmentOrderCreateTime >= '2021-12-03 11:00:00'
and m.shipmentOrderCreateTime <= '2021-12-14 11:00:00'
and m.warehouseNo = '279_1'
and tenantCode = 'TC90230202'
where m.pickingTaskDeleted = 0
and m.deliveryDestination = 2
and m.pickLocalDetailDeleted = 0
and m.shipmentOrderDeleted = 0
and m.orderType = 10
and (m.operateStatus = 0 or m.operateStatus = 1)
以上SQL截图-可以从分查询分播信息行数待播播任务,共读148149个数据
select ifnull(sum(m.unTrackQty), 0) as unTrackQty
from wms.wms_order_sku m final
prewhere
m.shipmentOrderCreateTime >= '2021-12-03 11:00:00'
and m.shipmentOrderCreateTime <= '2021-12-14 11:00:00'
and m.warehouseNo = '280_1'
and m.orderType = '10'
and m.deliveryDestination = '2'
and tenantCode = 'TC90230202'
where m.shipmentOrderDeleted <> '1'
and m.ckDeliveryTaskDeleted <> '1'
and m.ckDeliveryTaskDetailDeleted <> '1'
and m.ckDeliveryTaskStatus in ('1','0','2')
上面的 SQL 共读取可以从查询收到的信息 - 待件数,截图 99591 行数据
基于 Spring Boot + MyBatis Plus + Vue & Element 实现的后台管理系统 + 用户小程序,支持 RBAC 动态权限、多租户、数据权限、工作流、三方登录、支付、短信、商城等功能
项目地址:https://gitee.com/zhijiantianya/ruoyi-vue-pro
视频教程:https://doc.iocoder.cn/video/
2 测试环境准备
为了发挥压测作用,履行压测环境,应该使用其他类似的环境一致,所以我们应该使用类似的环境一致了和类似的环境
基于 Spring Cloud Alibaba + Gateway + Nacos + RocketMQ + Vue & Element 实现的后台管理系统 + 用户小程序,支持 RBAC 动态权限、多租户、数据权限、工作流、三方登录、支付、短信、商城等功能
项目地址:https://gitee.com/zhijiantianya/yudao-cloud
视频教程:https://doc.iocoder.cn/video/
3 采集工具准备
工具监控
http://origin.jd.com/ :监控 JVM,方法等级监控(提供秒级支持)
http ://console.jex.jd/ :提供异常监控,火焰图监控、资源分析。
http://x.devops.jdcloud.com/ :支持查看clickhouse/Elasticsearch 数据库服务器每个节点的cpu使用率
http://dashboard.fireeye.jdl.cn/ :应用服务器cpu使用率、内存使用率监控
4 压测执行及结果分析
4.1 编写压测脚本工具
Forcebot(http://force.jd.com) 是一个为开发人员、测试人员提供的性能测试平台,通过编写、配置、场景任务、实时监控、日志定位、发布监控、设置报告操作的流程来完成测试,灵活的脚本配置满足同步性能、异步、集合点等各种发压模式。
帮助文档(http://doc.jd.com/forcebot/helper/)
4.2 设计压测数据
4.2.1 压测中名词解释
DBCP:数据库连接,是apache的一个Java连接项目。DBCP通过连接池上的数据库同建立一些连接内存中(即连接池中),应用程序需要建立数据库时直接到从连接池中申请一个连接使用,使用后由回收该连接,从而达到连接复用完成,减少资源消耗的目的。
maxTotal:是连接池中总连接的最大数量,默认值为8
max_thread:clickhouse中配置,处理SQL请求时使用的最大线程数。数值是clickhouse服务器的核心数量。
协调:协调节点数,主要作用于请求,请求转发请求响应处理等轻量级
数据节点:主要是存储索引节点的节点,主要是对文档进行删除,聚合操作等。的时候,需要在群里添加新的节点
4.2.2 压测数据
clickhouse数据服务:32C128G6节点2副本
应用服务器:4 核 8G 2 maxTotal=16
注: 每次压测前,一定要观察每个数据节点的 cpu 使用率

注: 从上面的压测过程中,序号-12,数据库中的数据库中的数据池中的数据可以在tps 6号,但没有增加数据库中的大数据,但没有更多的变化,检查数字未配置,默认的数字是连接的8个最大的地方用户数增加至8以后,clickhouse cpu稳定在40%~50%之间不再增加,应用服务器CPU稳定在25%左右。
之后我们调整 max50,通过 max_thread 不同的值,节点 CPU 使用率保持在左右,来查看数据:服务器 CPU 使用率、TP、TP99、应用指标总比例 = 监控数。

clickhouse 数据节点,CPU 使用率:

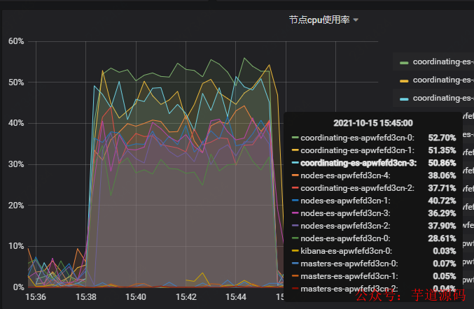
Elasticsearch 数据服务:328G6 2 2 副本 应用服务器:4 8G 2 Elasticsearch 节点服务器保持数据库服务器 CPU 使用率达到50%左右(50%左右),重新监控 数据节点、tp99 指标:coating 节点协调数、数据节点大小
指标1:coordinating=2,数据偏差=4,poolSize=400

在测的过程中,CPU 的使用率达到 51.6%,注平均的发现率在 9% 的情况下,协调每个节点的负载率,所以需要协调每个节点
指标2:coordinating=4,数据偏差=5,poolSize=800

注: 在压测的过程中,发现CPU使用率(数据库)ES数据节点在40%左右的时候,发现一直上不去,查看日志activeCount已经达到797,需要增加poolSize值
指标3:coordinating=4,数据偏差=5,poolSize=1200

注: 压测过程中,发现协调节点支持还是需要扩容,不能现在数据节点cpu使用率达到50% Elasticsearch数据节点及协调节点,CPU使用率:

我们在压测的过程中发现一些在开发过程中没有发现的问题,首先 bdcp 数大数据应用服务器,使用的线程池数线程数为 8 时,使需求,用户增加至 8 以后,clickhouse 的 cpu CPU 20%~55%之间稳定左右稳定,CPU 40%左右稳定运行,CPU40服务器20左右,服务器使用率高,是clickhouse-jdbc解析sql效率低。
4.3 结果分析
4.3.1 测试结束
1)clickhouse对有一定的支持,通过不支持高线程,可以调整线程的增加
max_thread=32 时,支持最大TPS 为37,相应TP99 为122
max_thread=2 时,支持最大TPS 66,相应TP99 155
max_thread=1 时,支持最大TPS 86,相应TP99 206
2)在很多方面,Elasticsearch 比 clickhouse 支持的更好,但相应的响应速度慢
Elasticsearch:TPS 是 192,TP99 是 3050
clickhouse:TPS 是 86,TP99 是 206
考考,认为clickhouse是我们普遍接受我们的业务诉求
4.3.2 优化建议
对 ES 协商节点进行扩容
bigdata 应用至最大线程数调高 200
bigdata 应用 dbcp 线程池 maxTotal 设置成 50
读取配置文件工具类增加内存缓存
欢迎加入我的知识星球,一起探讨架构,交流源码。加入方式,长按下方二维码噢:

已在知识星球更新源码解析如下:
最近更新《芋道 SpringBoot 2.X 入门》系列,已经 101 余篇,覆盖了 MyBatis、Redis、MongoDB、ES、分库分表、读写分离、SpringMVC、Webflux、权限、WebSocket、Dubbo、RabbitMQ、RocketMQ、Kafka、性能测试等等内容。
提供近 3W 行代码的 SpringBoot 示例,以及超 4W 行代码的电商微服务项目。
获取方式:点“在看”,关注公众号并回复 666 领取,更多内容陆续奉上。
文章有帮助的话,在看,转发吧。
谢谢支持哟 (*^__^*)



