最近因为工作需要,需要给公司网站做一下流量统计。公司要求用Grafana工具进行展示。然后就弄了几天,现在贴出一个教程,我会从最开始的安装到最后使用,包括过程中遇到的坑全部写出来,方便你们快速搭建出一个自己的Grafana仪表板。
- 安装(我的版本是5.3.4)
- 添加数据源(MYSQL)
- 仪表板与面板(还会介绍如导入官方案例JSON)
- 模板变量
- 插件
以前做这类统计图表类工作,都是后台写接口提供数据,前端根据数据整合Echars进行图表展示,需要前后端进行配合,而Grafana可以实现纯后台制作(灵活度肯定不如上一个模式),直接连接数据库通过sql语句进行数据图表展示(好处就是纯sql实现专业化图表显示)。
grafana官网:https://grafana.com/
这是我自己做的网站统计效果:

这是综合首页的显示效果,这个页面算是里边最简单的了,其他的细分功能页面比这个要复杂一些,也没有复杂多少,主要是变量增多。主页OK了,其他的都能开发。
整个面板看完了,下面进入完整的开发。
1.认识仪表盘
进入新的面板,点击这两步,生成你的第一个仪表盘;然后点击小箭头后点击Edit修改进入仪表盘具体操作页面。有一些不常用或者我没用的的功能,留给大家自己捣鼓。




2. 选择数据源
介绍完仪表盘,下面就要开始选择数据源了。按照下边步骤,操作,此处我已添加过mysql了。


添加完数据源就开始写一个sql试试:

官方安装文档里有关于宏的介绍:


找到mysql数据源往下拉,这里就是了

不管sql写的多复杂,最终展示的就是这三个字段就可以了。到那时不建议在这里边写太复杂的sql,他渲染是很快,但每次都从mysql查询,很耗性能,我都是预处理完了之后,再从预处理表里取数据,所以sql都很简单,查询也很快。
3.面板功能详细介绍:
功能好多的,我就不一一截图,有一些,你图表展示出来了,点点你就知道效果了。




4.文件备份与导入
很多面板写完以后,可以将其备份,或者作为模板以备后续使用,包括他人案例的导入等都非常方便。

这就完成备份了。下边是导入,可以导入自己备份的文件,也可以导入官方别人上传的案例。选中你保存的json文件,用任何一种编辑器打开txt都行,全部选中复制,然后按照如下操作,复制进去,一定要改一些地方,因为如果你复制的json文件里边版本还有名称重复会失败。

官方个人上传案例:


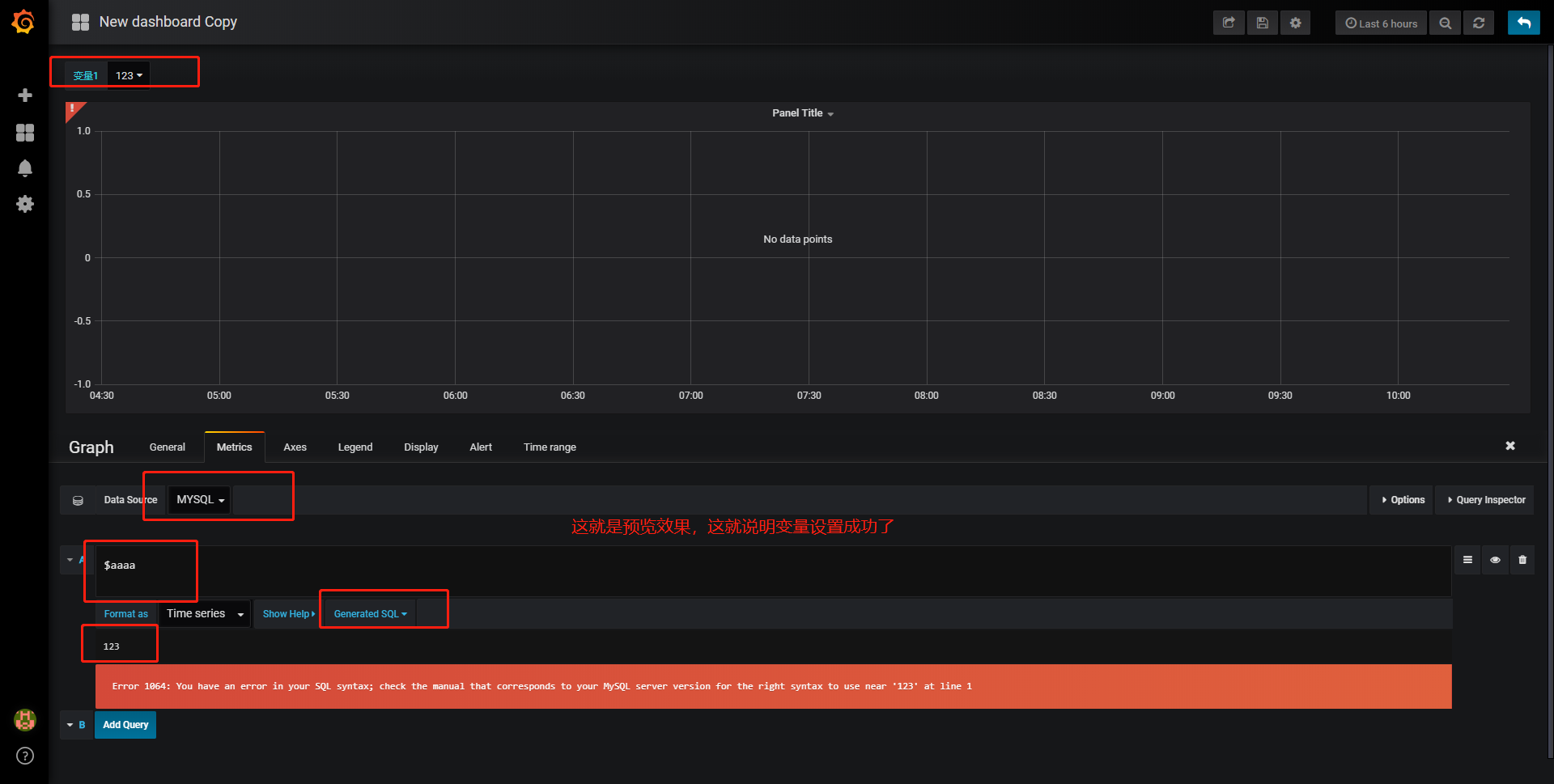
5.模板变量
这里可折腾了我好一会,因为从网上找的总是说的不明所以,有的还掺杂一些其他乱七八糟的,让我走了不少弯路。
直接了当最好:



点击添加保存,直接测试:

6.插件
我自己已经成功安装了一个扇形图的插件:

下面介绍如何安装:


Grafana最好的就是官方文档特别的全,想怎么弄就怎么弄。今天就到这里了,下边的学习靠自己了。