文章目录
一. 安装Grafana
官方安装文档
https://grafana.com/docs/
功能:调用prometheus的数据,进行更专业的可视化
192.168.7.101
pwd /usr/local/src
dpkg -i grafana_<VERSION>_amd64.deb
apt --fix-broken install -y
配置文件
vim /etc/grafana/grafana.ini
[server]
# Protocol (http, https, socket)
protocol = http
# The ip address to bind to, empty will bind to all interfaces
http_addr = 0.0.0.0
# The http port to use
http_port = 3000
启动grafana
systemctl start grafana-server.service
systemctl enable grafana-server.service
grafana web界面

添加prometheus数据源



导入模板
导入模板查看web
1. 模板下载地址:
模板可以在左侧栏匹配或搜索相关名称

下载模板

2. 通过模板ID导入

3. 确认模板信息

4. 验证图形信息:
饼图插件未安装,需要提前安装
https://grafana.com/grafana/plugins/grafana-piechart-panel
在线安装
grafana-cli plugins install grafana-piechart-panel
离线安装:
pwd
/var/lib/grafana/plugins
unzip grafana-piechart-panel-v1.3.8-0-g4f34110.zip
mv grafana-piechart-panel-4f34110 grafana-piechart-panel
systemctl restart grafana-server
未安装饼图插件
已安装饼图插件

其他监控项图形
四. 监控pod资源–cadvisor
cadvisor由谷歌开源,cadvisor不仅可以搜集一台机器上所有运行的容器信息,还提供基础查询界面和http接口,方便其他组件如Prometheus进行数据抓取,cAdvisor可以对节点机器上的资源及容器进行实时监控和性能数据采
集,包括CPU使用情况、内存使用情况、网络吞吐量及文件系统使用情况。
k8s 1.12之前cadvisor集成在node节点的上kubelet服务中,从1.12版本开始分离为两个组件,因此需要在node节点单独部署cadvisor。
https://github.com/google/cadvisor
1.cadvisor镜像准备
docker load -i cadvisor_v0.33.0.tar.gz
docker tag gcr.io/google-containers/cadvisor:v0.33.0
docker push harbor.magedu.net/baseimages/cadvisor:v0.33.0
2.启动cadvisor容器
docker run \
--volume=/:/rootfs:ro \
--volume=/var/run:/var/run:rw \
--volume=/sys:/sys:ro \
--volume=/var/lib/docker/:/var/lib/docker:ro \
--volume=/dev/disk/:/dev/disk:ro \
--publish=8080:8080 \
--detach=true \
--name=cadvisor \
3. 验证cadvisor web界面:
访问node节点的cadvisor监听端口:http://192.168.7.110:8080/

4.prometheus采集cadvisor数据
vim /usr/local/prometheus/prometheus.yml
scrape_configs:
# The job name is added as a label `job=<job_name>` to any timeseries scraped from this config.
- job_name: 'prometheus'
# metrics_path defaults to '/metrics'
# scheme defaults to 'http'.
static_configs:
- targets: ['localhost:9090']
- job_name: 'promethues-node'
static_configs:
- targets: ['192.168.7.110:9100','192.168.7.111:9100']
- job_name: 'prometheus-containers'
static_configs:
- targets: ["192.168.7.110:8080","192.168.7.111:8080"]
重启prometheus:
systemctl restart prometheus
5.验证prometheus数据

6. grafana添加pod监控模板
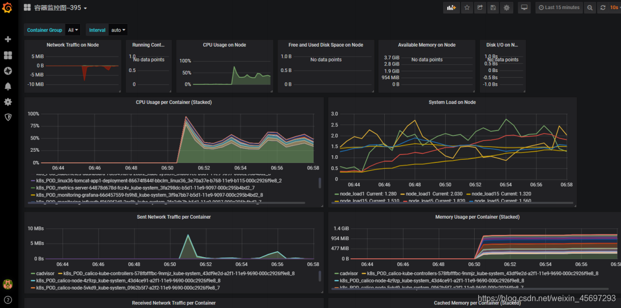
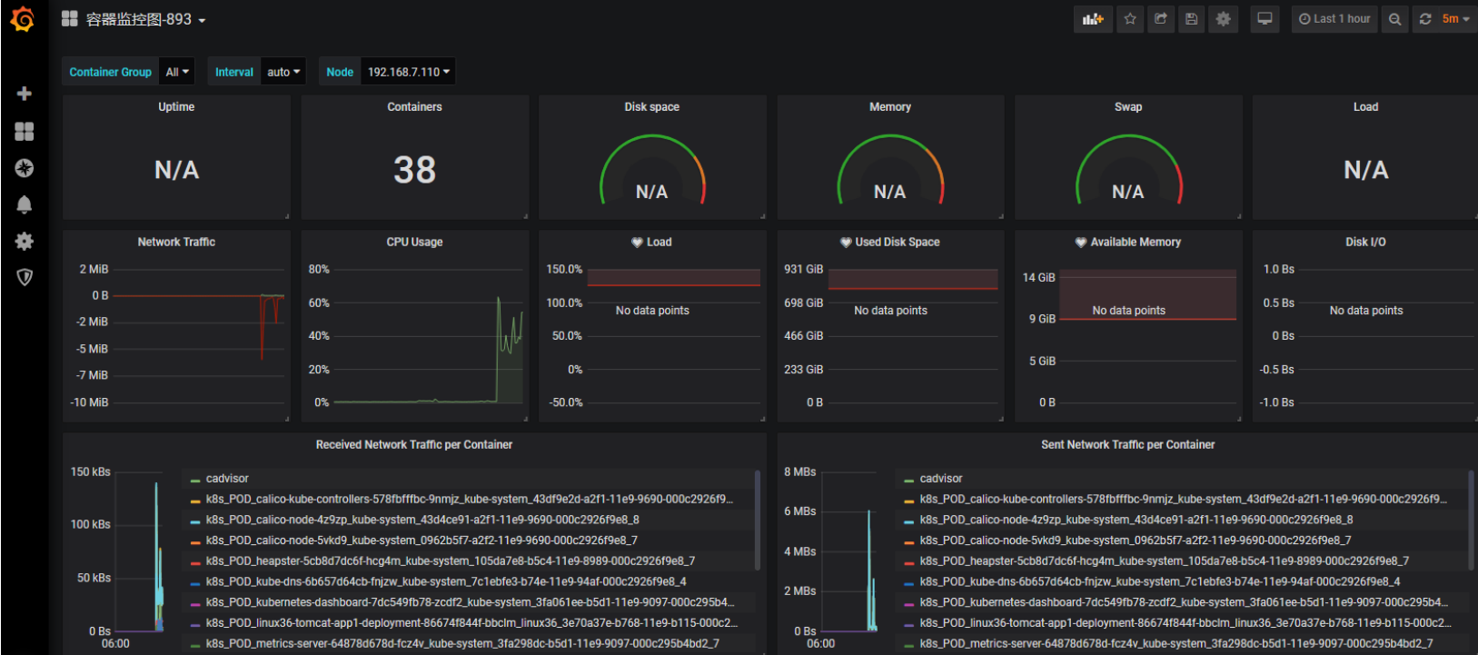
395 893 容器模板ID
395模板:
893模板:
版权声明:本文为weixin_45697293原创文章,遵循CC 4.0 BY-SA版权协议,转载请附上原文出处链接和本声明。