什么是grafana
grafana 是一个开源的时序性统计和监控平台,支持例如 elasticsearch、graphite、influxdb 等众多的数据源,并以功能强大的界面编辑器著称。
安装grafana
1 下载
wget https://dl.grafana.com/oss/release/grafana-6.0.2-1.x86_64.rpm2 安装
yum install grafana-6.0.2-1.x86_64.rpm
systemctl start grafana-server
systemctl enable grafana-server
grafana-server -v
grafana-server 监听端口为 30003 访问 grafana-server
http://ServerIP:3000
默认用户名密码为: admin admin4 添加数据源选择 Prometheus



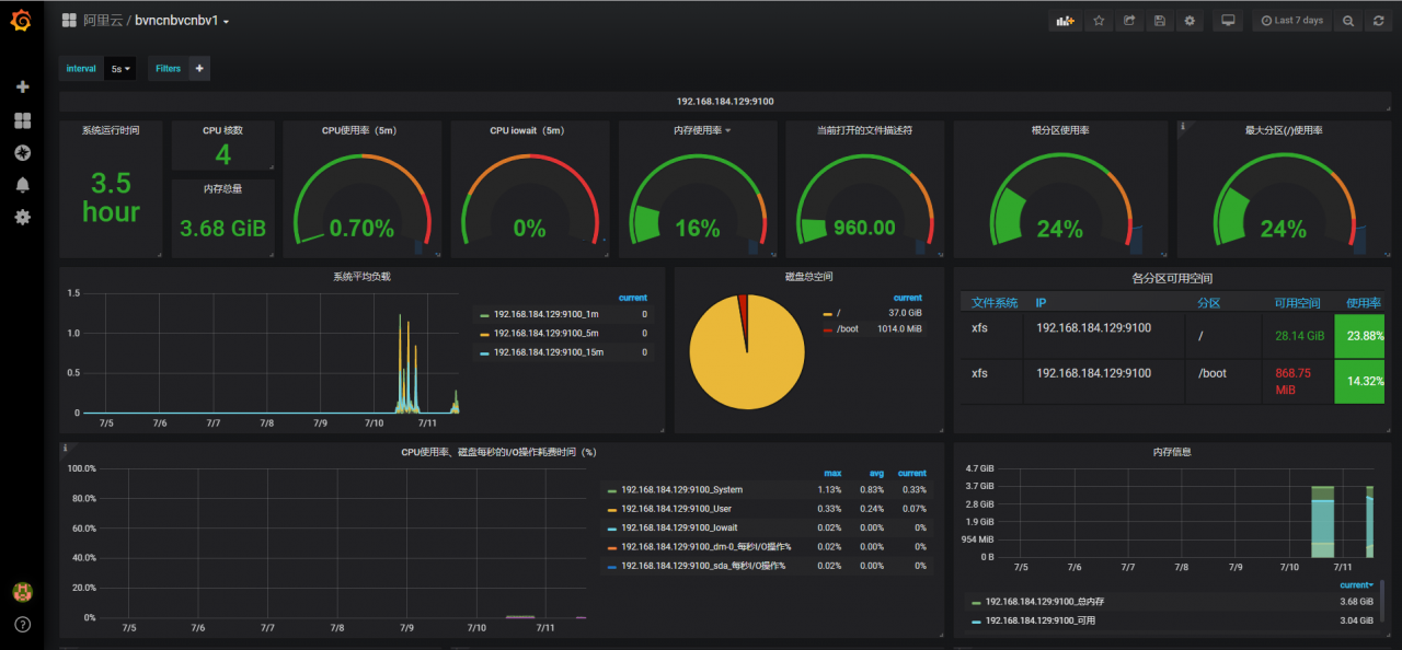
5 添加Dashboard 也就是给节点添加可视化页面
点击‘ + ’ 选择Import 输入模板ID 8919


6 修改json文件
json文件复制出来,然后修改我们想要的
替换主机名,$node 替换为192.168.184.129:9100 (还记得我们的基于文件发现的配置吗)
删除一些不想要的大致是这样的
{
"annotations": {
"list": [
{
"builtIn": 1,
"datasource": "-- Grafana --",
"enable": true,
"hide": true,
"iconColor": "rgba(0, 211, 255, 1)",
"name": "Annotations & Alerts",
"type": "dashboard"
}
]
},
"description": "使用 Node Exporter v0.16+,精简优化重要指标展示。包含:CPU 内存 磁盘 IO 网络 温度等监控指标。https://github.com/starsliao/Prometheus",
"editable": true,
"gnetId": 8919,
"graphTooltip": 0,
"id": 6,
"iteration": 1562823663542,
"links": [],
"panels": [
{
"content": "",
"editable": true,
"error": false,
"gridPos": {
"h": 1,
"w": 24,
"x": 0,
"y": 0
},
"id": 11,
"links": [],
"maxPerRow": 6,
"mode": "html",
"repeat": "node",
"repeatDirection": "h",
"style": {},
"title": "192.168.184.129:9100",
"type": "text"
},
{
"cacheTimeout": null,
"colorBackground": false,
"colorPostfix": false,
"colorPrefix": false,
"colorValue": true,
"colors": [
"rgba(245, 54, 54, 0.9)",
"rgba(237, 129, 40, 0.89)",
"rgba(50, 172, 45, 0.97)"
],
"datasource": "Prometheus-1",
"decimals": 1,
"description": "",
"format": "s",
"gauge": {
"maxValue": 100,
"minValue": 0,
"show": false,
"thresholdLabels": false,
"thresholdMarkers": true
},
"gridPos": {
"h": 5,
"w": 2,
"x": 0,
"y": 2
},
"hideTimeOverride": true,
"id": 15,
"interval": null,
"links": [],
"mappingType": 1,
"mappingTypes": [
{
"name": "value to text",
"value": 1
},
{
"name": "range to text",
"value": 2
}
],
"maxDataPoints": 100,
"nullPointMode": "null",
"nullText": null,
"postfix": "",
"postfixFontSize": "50%",
"prefix": "",
"prefixFontSize": "50%",
"rangeMaps": [
{
"from": "null",
"text": "N/A",
"to": "null"
}
],
"sparkline": {
"fillColor": "rgba(31, 118, 189, 0.18)",
"full": false,
"lineColor": "rgb(31, 120, 193)",
"show": false
},
"tableColumn": "",
"targets": [
{
"expr": "time() - node_boot_time_seconds{instance=~\"192.168.184.129:9100\"}",
"format": "time_series",
"hide": false,
"instant": true,
"intervalFactor": 2,
"refId": "A",
"step": 40
}
],
"thresholds": "1,2",
"title": "系统运行时间",
"type": "singlestat",
"valueFontSize": "100%",
"valueMaps": [
{
"op": "=",
"text": "N/A",
"value": "null"
}
],
"valueName": "current"
},
{
"cacheTimeout": null,
"colorBackground": false,
"colorPostfix": false,
"colorValue": true,
"colors": [
"rgba(245, 54, 54, 0.9)",
"rgba(237, 129, 40, 0.89)",
"rgba(50, 172, 45, 0.97)"
],
"datasource": "Prometheus-1",
"description": "",
"format": "short",
"gauge": {
"maxValue": 100,
"minValue": 0,
"show": false,
"thresholdLabels": false,
"thresholdMarkers": true
},
"gridPos": {
"h": 2,
"w": 2,
"x": 2,
"y": 2
},
"id": 14,
"interval": null,
"links": [],
"mappingType": 1,
"mappingTypes": [
{
"name": "value to text",
"value": 1
},
{
"name": "range to text",
"value": 2
}
],
"maxDataPoints": 100,
"maxPerRow": 6,
"nullPointMode": "null",
"nullText": null,
"postfix": "",
"postfixFontSize": "50%",
"prefix": "",
"prefixFontSize": "50%",
"rangeMaps": [
{
"from": "null",
"text": "N/A",
"to": "null"
}
],
"sparkline": {
"fillColor": "rgba(31, 118, 189, 0.18)",
"full": false,
"lineColor": "rgb(31, 120, 193)",
"show": false
},
"tableColumn": "",
"targets": [
{
"expr": "count(count(node_cpu_seconds_total{instance=~\"192.168.184.129:9100\", mode='system'}) by (cpu))",
"format": "time_series",
"instant": true,
"intervalFactor": 1,
"legendFormat": "",
"refId": "A",
"step": 20
}
],
"thresholds": "1,2",
"title": "CPU 核数",
"type": "singlestat",
"valueFontSize": "100%",
"valueMaps": [
{
"op": "=",
"text": "N/A",
"value": "null"
}
],
"valueName": "current"
},
{
"cacheTimeout": null,
"colorBackground": false,
"colorValue": true,
"colors": [
"rgba(50, 172, 45, 0.97)",
"rgba(237, 129, 40, 0.89)",
"rgba(245, 54, 54, 0.9)"
],
"datasource": "Prometheus-1",
"decimals": 2,
"description": "",
"format": "percent",
"gauge": {
"maxValue": 100,
"minValue": 0,
"show": true,
"thresholdLabels": false,
"thresholdMarkers": true
},
"gridPos": {
"h": 5,
"w": 3,
"x": 4,
"y": 2
},
"id": 167,
"interval": null,
"links": [],
"mappingType": 1,
"mappingTypes": [
{
"name": "value to text",
"value": 1
},
{
"name": "range to text",
"value": 2
}
],
"maxDataPoints": 100,
"maxPerRow": 12,
"nullPointMode": "null",
"nullText": null,
"postfix": "",
"postfixFontSize": "50%",
"prefix": "",
"prefixFontSize": "50%",
"rangeMaps": [
{
"from": "null",
"text": "N/A",
"to": "null"
}
],
"sparkline": {
"fillColor": "rgba(31, 118, 189, 0.18)",
"full": false,
"lineColor": "rgb(31, 120, 193)",
"show": true
},
"tableColumn": "",
"targets": [
{
"expr": "100 - (avg(irate(node_cpu_seconds_total{instance=~\"192.168.184.129:9100\",mode=\"idle\"}[5m])) * 100)",
"format": "time_series",
"hide": false,
"interval": "",
"intervalFactor": 1,
"legendFormat": "",
"refId": "A",
"step": 20
}
],
"thresholds": "50,80",
"title": "CPU使用率(5m)",
"type": "singlestat",
"valueFontSize": "80%",
"valueMaps": [
{
"op": "=",
"text": "N/A",
"value": "null"
}
],
"valueName": "current"
},
{
"cacheTimeout": null,
"colorBackground": false,
"colorValue": true,
"colors": [
"rgba(50, 172, 45, 0.97)",
"rgba(237, 129, 40, 0.89)",
"rgba(245, 54, 54, 0.9)"
],
"datasource": "Prometheus-1",
"decimals": 2,
"description": "",
"format": "percent",
"gauge": {
"maxValue": 100,
"minValue": 0,
"show": true,
"thresholdLabels": false,
"thresholdMarkers": true
},
"gridPos": {
"h": 5,
"w": 3,
"x": 7,
"y": 2
},
"id": 20,
"interval": null,
"links": [],
"mappingType": 1,
"mappingTypes": [
{
"name": "value to text",
"value": 1
},
{
"name": "range to text",
"value": 2
}
],
"maxDataPoints": 100,
"maxPerRow": 12,
"nullPointMode": "null",
"nullText": null,
"postfix": "",
"postfixFontSize": "50%",
"prefix": "",
"prefixFontSize": "50%",
"rangeMaps": [
{
"from": "null",
"text": "N/A",
"to": "null"
}
],
"sparkline": {
"fillColor": "rgba(31, 118, 189, 0.18)",
"full": false,
"lineColor": "rgb(31, 120, 193)",
"show": true
},
"tableColumn": "",
"targets": [
{
"expr": "avg(irate(node_cpu_seconds_total{instance=~\"192.168.184.129:9100\",mode=\"iowait\"}[5m])) * 100",
"format": "time_series",
"hide": false,
"interval": "",
"intervalFactor": 1,
"legendFormat": "",
"refId": "A",
"step": 20
}
],
"thresholds": "20,50",
"title": "CPU iowait(5m)",
"type": "singlestat",
"valueFontSize": "80%",
"valueMaps": [
{
"op": "=",
"text": "N/A",
"value": "null"
}
],
"valueName": "current"
},
{
"cacheTimeout": null,
"colorBackground": false,
"colorValue": true,
"colors": [
"rgba(50, 172, 45, 0.97)",
"rgba(237, 129, 40, 0.89)",
"rgba(245, 54, 54, 0.9)"
],
"datasource": "Prometheus-1",
"decimals": 0,
"description": "",
"format": "percent",
"gauge": {
"maxValue": 100,
"minValue": 0,
"show": true,
"thresholdLabels": false,
"thresholdMarkers": true
},
"gridPos": {
"h": 5,
"w": 3,
"x": 10,
"y": 2
},
"hideTimeOverride": false,
"id": 172,
"interval": null,
"links": [],
"mappingType": 1,
"mappingTypes": [
{
"name": "value to text",
"value": 1
},
{
"name": "range to text",
"value": 2
}
],
"maxDataPoints": 100,
"maxPerRow": 6,
"nullPointMode": "null",
"nullText": null,
"postfix": "",
"postfixFontSize": "50%",
"prefix": "",
"prefixFontSize": "50%",
"rangeMaps": [
{
"from": "null",
"text": "N/A",
"to": "null"
}
],
"sparkline": {
"fillColor": "rgba(31, 118, 189, 0.18)",
"full": false,
"lineColor": "rgb(31, 120, 193)",
"show": true
},
"tableColumn": "",
"targets": [
{
"expr": "(1 - (node_memory_MemAvailable_bytes{instance=~\"192.168.184.129:9100\"} / (node_memory_MemTotal_bytes{instance=~\"192.168.184.129:9100\"})))* 100",
"format": "time_series",
"hide": false,
"interval": "10s",
"intervalFactor": 1,
"refId": "A",
"step": 20
}
],
"thresholds": "80,90",
"title": "内存使用率",
"type": "singlestat",
"valueFontSize": "80%",
"valueMaps": [],
"valueName": "current"
},
{
"cacheTimeout": null,
"colorBackground": false,
"colorPostfix": false,
"colorPrefix": false,
"colorValue": true,
"colors": [
"rgba(50, 172, 45, 0.97)",
"rgba(237, 129, 40, 0.89)",
"rgba(245, 54, 54, 0.9)"
],
"datasource": "Prometheus-1",
"decimals": 2,
"description": "",
"format": "short",
"gauge": {
"maxValue": 10000,
"minValue": null,
"show": true,
"thresholdLabels": false,
"thresholdMarkers": true
},
"gridPos": {
"h": 5,
"w": 3,
"x": 13,
"y": 2
},
"hideTimeOverride": false,
"id": 16,
"interval": null,
"links": [],
"mappingType": 1,
"mappingTypes": [
{
"name": "value to text",
"value": 1
},
{
"name": "range to text",
"value": 2
}
],
"maxDataPoints": 100,
"maxPerRow": 6,
"nullPointMode": "null",
"nullText": null,
"postfix": "",
"postfixFontSize": "50%",
"prefix": "",
"prefixFontSize": "50%",
"rangeMaps": [
{
"from": "null",
"text": "N/A",
"to": "null"
}
],
"sparkline": {
"fillColor": "rgba(31, 118, 189, 0.18)",
"full": false,
"lineColor": "rgb(31, 120, 193)",
"show": true
},
"tableColumn": "",
"targets": [
{
"expr": "node_filefd_allocated{instance=~\"192.168.184.129:9100\"}",
"format": "time_series",
"instant": false,
"interval": "10s",
"intervalFactor": 1,
"refId": "B"
}
],
"thresholds": "7000,9000",
"title": "当前打开的文件描述符",
"type": "singlestat",
"valueFontSize": "70%",
"valueMaps": [],
"valueName": "current"
},
{
"cacheTimeout": null,
"colorBackground": false,
"colorValue": true,
"colors": [
"rgba(50, 172, 45, 0.97)",
"rgba(237, 129, 40, 0.89)",
"rgba(245, 54, 54, 0.9)"
],
"datasource": "Prometheus-1",
"decimals": null,
"description": "",
"format": "percent",
"gauge": {
"maxValue": 100,
"minValue": 0,
"show": true,
"thresholdLabels": false,
"thresholdMarkers": true
},
"gridPos": {
"h": 5,
"w": 4,
"x": 16,
"y": 2
},
"id": 166,
"interval": null,
"links": [],
"mappingType": 1,
"mappingTypes": [
{
"name": "value to text",
"value": 1
},
{
"name": "range to text",
"value": 2
}
],
"maxDataPoints": 100,
"maxPerRow": 6,
"nullPointMode": "null",
"nullText": null,
"postfix": "",
"postfixFontSize": "50%",
"prefix": "",
"prefixFontSize": "50%",
"rangeMaps": [
{
"from": "null",
"text": "N/A",
"to": "null"
}
],
"repeatDirection": "h",
"sparkline": {
"fillColor": "rgba(31, 118, 189, 0.18)",
"full": false,
"lineColor": "rgb(31, 120, 193)",
"show": true
},
"tableColumn": "",
"targets": [
{
"expr": "100 - ((node_filesystem_avail_bytes{instance=~\"192.168.184.129:9100\",mountpoint=\"/\",fstype=~\"ext4|xfs\"} * 100) / node_filesystem_size_bytes {instance=~\"192.168.184.129:9100\",mountpoint=\"/\",fstype=~\"ext4|xfs\"})",
"format": "time_series",
"interval": "10s",
"intervalFactor": 1,
"refId": "A",
"step": 20
}
],
"thresholds": "70,90",
"title": "根分区使用率",
"type": "singlestat",
"valueFontSize": "80%",
"valueMaps": [
{
"op": "=",
"text": "N/A",
"value": "null"
}
],
"valueName": "current"
},
{
"cacheTimeout": null,
"colorBackground": false,
"colorValue": true,
"colors": [
"rgba(50, 172, 45, 0.97)",
"rgba(237, 129, 40, 0.89)",
"rgba(245, 54, 54, 0.9)"
],
"datasource": "Prometheus-1",
"decimals": null,
"description": "通过变量maxmount获取最大的分区。",
"format": "percent",
"gauge": {
"maxValue": 100,
"minValue": 0,
"show": true,
"thresholdLabels": false,
"thresholdMarkers": true
},
"gridPos": {
"h": 5,
"w": 4,
"x": 20,
"y": 2
},
"id": 154,
"interval": null,
"links": [],
"mappingType": 1,
"mappingTypes": [
{
"name": "value to text",
"value": 1
},
{
"name": "range to text",
"value": 2
}
],
"maxDataPoints": 100,
"maxPerRow": 6,
"nullPointMode": "null",
"nullText": null,
"postfix": "",
"postfixFontSize": "50%",
"prefix": "",
"prefixFontSize": "50%",
"rangeMaps": [
{
"from": "null",
"text": "N/A",
"to": "null"
}
],
"repeat": null,
"repeatDirection": "h",
"sparkline": {
"fillColor": "rgba(31, 118, 189, 0.18)",
"full": false,
"lineColor": "rgb(31, 120, 193)",
"show": true
},
"tableColumn": "",
"targets": [
{
"expr": "100 - ((node_filesystem_avail_bytes{instance=~\"192.168.184.129:9100\",mountpoint=\"$maxmount\",fstype=~\"ext4|xfs\"} * 100) / node_filesystem_size_bytes {instance=~\"192.168.184.129:9100\",mountpoint=\"$maxmount\",fstype=~\"ext4|xfs\"})",
"format": "time_series",
"interval": "10s",
"intervalFactor": 1,
"refId": "A",
"step": 20
}
],
"thresholds": "70,90",
"title": "最大分区($maxmount)使用率",
"type": "singlestat",
"valueFontSize": "80%",
"valueMaps": [
{
"op": "=",
"text": "N/A",
"value": "null"
}
],
"valueName": "current"
},
{
"cacheTimeout": null,
"colorBackground": false,
"colorValue": true,
"colors": [
"rgba(245, 54, 54, 0.9)",
"rgba(237, 129, 40, 0.89)",
"rgba(50, 172, 45, 0.97)"
],
"datasource": "Prometheus-1",
"decimals": null,
"description": "",
"format": "bytes",
"gauge": {
"maxValue": 100,
"minValue": 0,
"show": false,
"thresholdLabels": false,
"thresholdMarkers": true
},
"gridPos": {
"h": 3,
"w": 2,
"x": 2,
"y": 4
},
"id": 75,
"interval": null,
"links": [],
"mappingType": 1,
"mappingTypes": [
{
"name": "value to text",
"value": 1
},
{
"name": "range to text",
"value": 2
}
],
"maxDataPoints": 100,
"maxPerRow": 6,
"nullPointMode": "null",
"nullText": null,
"postfix": "",
"postfixFontSize": "70%",
"prefix": "",
"prefixFontSize": "50%",
"rangeMaps": [
{
"from": "null",
"text": "N/A",
"to": "null"
}
],
"sparkline": {
"fillColor": "rgba(31, 118, 189, 0.18)",
"full": false,
"lineColor": "rgb(31, 120, 193)",
"show": false
},
"tableColumn": "",
"targets": [
{
"expr": "node_memory_MemTotal_bytes{instance=~\"192.168.184.129:9100\"}",
"format": "time_series",
"instant": true,
"intervalFactor": 1,
"legendFormat": "{{instance}}",
"refId": "A",
"step": 20
}
],
"thresholds": "2,3",
"title": "内存总量",
"type": "singlestat",
"valueFontSize": "80%",
"valueMaps": [
{
"op": "=",
"text": "N/A",
"value": "null"
}
],
"valueName": "current"
},
{
"aliasColors": {
"15分钟": "#6ED0E0",
"1分钟": "#BF1B00",
"5分钟": "#CCA300"
},
"bars": false,
"dashLength": 10,
"dashes": false,
"datasource": "Prometheus-1",
"editable": true,
"error": false,
"fill": 1,
"grid": {},
"gridPos": {
"h": 6,
"w": 11,
"x": 0,
"y": 7
},
"height": "300",
"id": 13,
"legend": {
"alignAsTable": true,
"avg": false,
"current": true,
"max": false,
"min": false,
"rightSide": true,
"show": true,
"total": false,
"values": true
},
"lines": true,
"linewidth": 2,
"links": [],
"maxPerRow": 6,
"nullPointMode": "null as zero",
"paceLength": 10,
"percentage": false,
"pointradius": 5,
"points": false,
"renderer": "flot",
"repeat": null,
"seriesOverrides": [],
"spaceLength": 10,
"stack": false,
"steppedLine": false,
"targets": [
{
"expr": "node_load1{instance=~\"192.168.184.129:9100\"}",
"format": "time_series",
"instant": false,
"interval": "10s",
"intervalFactor": 2,
"legendFormat": "{{instance}}_1m",
"metric": "",
"refId": "A",
"step": 20,
"target": ""
},
{
"expr": "node_load5{instance=~\"192.168.184.129:9100\"}",
"format": "time_series",
"instant": false,
"interval": "10s",
"intervalFactor": 2,
"legendFormat": "{{instance}}_5m",
"refId": "B",
"step": 20
},
{
"expr": "node_load15{instance=~\"192.168.184.129:9100\"}",
"format": "time_series",
"instant": false,
"interval": "10s",
"intervalFactor": 2,
"legendFormat": "{{instance}}_15m",
"refId": "C",
"step": 20
}
],
"thresholds": [],
"timeFrom": null,
"timeRegions": [],
"timeShift": null,
"title": "系统平均负载",
"tooltip": {
"msResolution": false,
"shared": true,
"sort": 0,
"value_type": "cumulative"
},
"type": "graph",
"xaxis": {
"buckets": null,
"mode": "time",
"name": null,
"show": true,
"values": []
},
"yaxes": [
{
"format": "short",
"logBase": 1,
"max": null,
"min": null,
"show": true
},
{
"format": "short",
"logBase": 1,
"max": null,
"min": null,
"show": true
}
],
"yaxis": {
"align": false,
"alignLevel": null
}
},
{
"aliasColors": {
"/": "#eab839",
"/boot": "#bf1b00",
"/data": "#1f78c1"
},
"breakPoint": "100%",
"cacheTimeout": null,
"combine": {
"label": "Others",
"threshold": ""
},
"datasource": "Prometheus-1",
"decimals": 1,
"fontSize": "50%",
"format": "bytes",
"gridPos": {
"h": 6,
"w": 5,
"x": 11,
"y": 7
},
"hideTimeOverride": false,
"id": 171,
"interval": null,
"legend": {
"header": "",
"percentage": false,
"percentageDecimals": 0,
"show": true,
"sideWidth": 142,
"values": true
},
"legendType": "Right side",
"links": [],
"maxDataPoints": 3,
"nullPointMode": "connected",
"pieType": "pie",
"strokeWidth": "2",
"targets": [
{
"expr": "node_filesystem_size_bytes {instance=~\"192.168.184.129:9100\",fstype=~\"ext4|xfs\"}",
"format": "time_series",
"instant": true,
"interval": "10s",
"intervalFactor": 1,
"legendFormat": "{{mountpoint}}",
"refId": "A"
}
],
"title": "磁盘总空间",
"type": "grafana-piechart-panel",
"valueName": "current"
},
{
"columns": [],
"datasource": "Prometheus-1",
"fontSize": "120%",
"gridPos": {
"h": 6,
"w": 8,
"x": 16,
"y": 7
},
"id": 164,
"links": [],
"pageSize": null,
"scroll": true,
"showHeader": true,
"sort": {
"col": 6,
"desc": false
},
"styles": [
{
"alias": "Time",
"dateFormat": "YYYY-MM-DD HH:mm:ss",
"pattern": "Time",
"type": "hidden"
},
{
"alias": "分区",
"colorMode": null,
"colors": [
"rgba(50, 172, 45, 0.97)",
"rgba(237, 129, 40, 0.89)",
"rgba(245, 54, 54, 0.9)"
],
"dateFormat": "YYYY-MM-DD HH:mm:ss",
"decimals": 2,
"mappingType": 1,
"pattern": "mountpoint",
"thresholds": [
""
],
"type": "string",
"unit": "bytes"
},
{
"alias": "可用空间",
"colorMode": "value",
"colors": [
"rgba(245, 54, 54, 0.9)",
"rgba(237, 129, 40, 0.89)",
"rgba(50, 172, 45, 0.97)"
],
"dateFormat": "YYYY-MM-DD HH:mm:ss",
"decimals": 2,
"mappingType": 1,
"pattern": "Value #A",
"thresholds": [
"10000000000",
"20000000000"
],
"type": "number",
"unit": "bytes"
},
{
"alias": "使用率",
"colorMode": "cell",
"colors": [
"rgba(50, 172, 45, 0.97)",
"rgba(237, 129, 40, 0.89)",
"rgba(245, 54, 54, 0.9)"
],
"dateFormat": "YYYY-MM-DD HH:mm:ss",
"decimals": 2,
"mappingType": 1,
"pattern": "Value #B",
"thresholds": [
"70",
"90"
],
"type": "number",
"unit": "percentunit"
},
{
"alias": "总空间",
"colorMode": null,
"colors": [
"rgba(245, 54, 54, 0.9)",
"rgba(237, 129, 40, 0.89)",
"rgba(50, 172, 45, 0.97)"
],
"dateFormat": "YYYY-MM-DD HH:mm:ss",
"decimals": 1,
"link": false,
"mappingType": 1,
"pattern": "Value #C",
"thresholds": [],
"type": "number",
"unit": "bytes"
},
{
"alias": "文件系统",
"colorMode": null,
"colors": [
"rgba(245, 54, 54, 0.9)",
"rgba(237, 129, 40, 0.89)",
"rgba(50, 172, 45, 0.97)"
],
"dateFormat": "YYYY-MM-DD HH:mm:ss",
"decimals": 2,
"link": false,
"mappingType": 1,
"pattern": "fstype",
"thresholds": [],
"type": "number",
"unit": "short"
},
{
"alias": "IP",
"colorMode": null,
"colors": [
"rgba(245, 54, 54, 0.9)",
"rgba(237, 129, 40, 0.89)",
"rgba(50, 172, 45, 0.97)"
],
"dateFormat": "YYYY-MM-DD HH:mm:ss",
"decimals": 2,
"link": false,
"mappingType": 1,
"pattern": "instance",
"thresholds": [],
"type": "number",
"unit": "short"
},
{
"alias": "",
"colorMode": null,
"colors": [
"rgba(245, 54, 54, 0.9)",
"rgba(237, 129, 40, 0.89)",
"rgba(50, 172, 45, 0.97)"
],
"decimals": 2,
"pattern": "/.*/",
"preserveFormat": true,
"sanitize": false,
"thresholds": [],
"type": "hidden",
"unit": "short"
}
],
"targets": [
{
"expr": "node_filesystem_size_bytes{instance=~'192.168.184.129:9100',fstype=~\"ext4|xfs\"}",
"format": "table",
"hide": true,
"instant": true,
"intervalFactor": 1,
"legendFormat": "",
"refId": "C"
},
{
"expr": "node_filesystem_avail_bytes {instance=~'192.168.184.129:9100',fstype=~\"ext4|xfs\"}",
"format": "table",
"hide": false,
"instant": true,
"interval": "10s",
"intervalFactor": 1,
"legendFormat": "",
"refId": "A"
},
{
"expr": "1-(node_filesystem_free_bytes{instance=~'192.168.184.129:9100',fstype=~\"ext4|xfs\"} / node_filesystem_size_bytes{instance=~'192.168.184.129:9100',fstype=~\"ext4|xfs\"})",
"format": "table",
"hide": false,
"instant": true,
"intervalFactor": 1,
"legendFormat": "",
"refId": "B"
},
{
"expr": "",
"format": "table",
"interval": "10s",
"intervalFactor": 1,
"legendFormat": "",
"refId": "D"
}
],
"title": "各分区可用空间",
"transform": "table",
"type": "table"
},
{
"aliasColors": {
"Idle - Waiting for something to happen": "#052B51",
"guest": "#9AC48A",
"idle": "#052B51",
"iowait": "#EAB839",
"irq": "#BF1B00",
"nice": "#C15C17",
"sdb_每秒I/O操作%": "#d683ce",
"softirq": "#E24D42",
"steal": "#FCE2DE",
"system": "#508642",
"user": "#5195CE",
"磁盘花费在I/O操作占比": "#ba43a9"
},
"bars": false,
"dashLength": 10,
"dashes": false,
"datasource": "Prometheus-1",
"decimals": 2,
"description": "node_disk_io_time_seconds_total:\n磁盘花费在输入/输出操作上的毫秒数。该值为累加值。(Milliseconds Spent Doing I/Os)\n\nirate(node_disk_io_time_seconds_total[1m]):\n计算每秒的速率:(last值-last前一个值)/时间戳差值,即:1秒钟内磁盘花费在I/O操作的时间占比。",
"fill": 1,
"gridPos": {
"h": 7,
"w": 16,
"x": 0,
"y": 13
},
"id": 7,
"legend": {
"alignAsTable": true,
"avg": true,
"current": true,
"hideEmpty": true,
"hideZero": true,
"max": true,
"min": false,
"rightSide": true,
"show": true,
"sideWidth": null,
"sort": null,
"sortDesc": null,
"total": false,
"values": true
},
"lines": true,
"linewidth": 1,
"links": [],
"maxPerRow": 6,
"nullPointMode": "null",
"paceLength": 10,
"percentage": false,
"pointradius": 5,
"points": false,
"renderer": "flot",
"repeat": null,
"seriesOverrides": [],
"spaceLength": 10,
"stack": false,
"steppedLine": false,
"targets": [
{
"expr": "avg(irate(node_cpu_seconds_total{instance=~\"192.168.184.129:9100\",mode=\"system\"}[1m])) by (instance)",
"format": "time_series",
"hide": false,
"instant": false,
"interval": "",
"intervalFactor": 2,
"legendFormat": "{{instance}}_System",
"refId": "A",
"step": 20
},
{
"expr": "avg(irate(node_cpu_seconds_total{instance=~\"192.168.184.129:9100\",mode=\"user\"}[1m])) by (instance)",
"format": "time_series",
"hide": false,
"intervalFactor": 2,
"legendFormat": "{{instance}}_User",
"refId": "B",
"step": 240
},
{
"expr": "avg(irate(node_cpu_seconds_total{instance=~\"192.168.184.129:9100\",mode=\"idle\"}[1m])) by (instance)",
"format": "time_series",
"hide": true,
"intervalFactor": 2,
"legendFormat": "{{instance}}_Idle",
"refId": "F",
"step": 240
},
{
"expr": "avg(irate(node_cpu_seconds_total{instance=~\"192.168.184.129:9100\",mode=\"iowait\"}[1m])) by (instance)",
"format": "time_series",
"hide": false,
"intervalFactor": 2,
"legendFormat": "{{instance}}_Iowait",
"refId": "D",
"step": 240
},
{
"expr": "irate(node_disk_io_time_seconds_total{instance=~\"192.168.184.129:9100\"}[1m])",
"format": "time_series",
"intervalFactor": 1,
"legendFormat": "{{instance}}_{{device}}_每秒I/O操作%",
"refId": "C"
}
],
"thresholds": [],
"timeFrom": null,
"timeRegions": [],
"timeShift": null,
"title": "CPU使用率、磁盘每秒的I/O操作耗费时间(%)",
"tooltip": {
"shared": true,
"sort": 0,
"value_type": "individual"
},
"type": "graph",
"xaxis": {
"buckets": null,
"mode": "time",
"name": null,
"show": true,
"values": []
},
"yaxes": [
{
"decimals": null,
"format": "percentunit",
"label": "",
"logBase": 1,
"max": "1",
"min": null,
"show": true
},
{
"format": "short",
"label": null,
"logBase": 1,
"max": null,
"min": null,
"show": false
}
],
"yaxis": {
"align": false,
"alignLevel": null
}
},
{
"aliasColors": {
"内存_Avaliable": "#6ED0E0",
"内存_Cached": "#EF843C",
"内存_Free": "#629E51",
"内存_Total": "#6d1f62",
"内存_Used": "#eab839",
"可用": "#9ac48a",
"总内存": "#bf1b00"
},
"bars": false,
"dashLength": 10,
"dashes": false,
"datasource": "Prometheus-1",
"decimals": 2,
"fill": 6,
"gridPos": {
"h": 7,
"w": 8,
"x": 16,
"y": 13
},
"height": "300",
"id": 156,
"legend": {
"alignAsTable": true,
"avg": false,
"current": true,
"max": false,
"min": false,
"rightSide": false,
"show": true,
"sort": "current",
"sortDesc": true,
"total": false,
"values": true
},
"lines": true,
"linewidth": 3,
"links": [],
"nullPointMode": "null",
"paceLength": 10,
"percentage": false,
"pointradius": 5,
"points": false,
"renderer": "flot",
"seriesOverrides": [],
"spaceLength": 10,
"stack": false,
"steppedLine": false,
"targets": [
{
"expr": "node_memory_MemTotal_bytes{instance=~\"192.168.184.129:9100\"}",
"format": "time_series",
"hide": false,
"instant": false,
"intervalFactor": 2,
"legendFormat": "{{instance}}_总内存",
"refId": "A",
"step": 4
},
{
"expr": "node_memory_MemTotal_bytes{instance=~\"192.168.184.129:9100\"} - node_memory_MemAvailable_bytes{instance=~\"192.168.184.129:9100\"}",
"format": "time_series",
"hide": false,
"intervalFactor": 2,
"legendFormat": "{{instance}}_已用",
"refId": "B",
"step": 4
},
{
"expr": "node_memory_MemFree_bytes{instance=~\"192.168.184.129:9100\"}",
"format": "time_series",
"hide": true,
"intervalFactor": 2,
"legendFormat": "内存_Free",
"refId": "C",
"step": 4
},
{
"expr": "node_memory_Buffers_bytes{instance=~\"192.168.184.129:9100\"}",
"format": "time_series",
"hide": true,
"intervalFactor": 2,
"legendFormat": "内存_Buffers",
"refId": "D",
"step": 4
},
{
"expr": "node_memory_Cached_bytes{instance=~\"192.168.184.129:9100\"}",
"format": "time_series",
"hide": true,
"intervalFactor": 2,
"legendFormat": "内存_Cached",
"refId": "E",
"step": 4
},
{
"expr": "node_memory_MemAvailable_bytes{instance=~\"192.168.184.129:9100\"}",
"format": "time_series",
"hide": false,
"interval": "",
"intervalFactor": 2,
"legendFormat": "{{instance}}_可用",
"refId": "F",
"step": 4
},
{
"expr": "node_memory_MemTotal_bytes{instance=~\"192.168.184.129:9100\"} - (node_memory_Cached_bytes{instance=~\"192.168.184.129:9100\"} + node_memory_Buffers_bytes{instance=~\"192.168.184.129:9100\"} + node_memory_MemFree_bytes{instance=~\"192.168.184.129:9100\"})",
"format": "time_series",
"hide": true,
"intervalFactor": 1,
"refId": "G"
}
],
"thresholds": [],
"timeFrom": null,
"timeRegions": [],
"timeShift": null,
"title": "内存信息",
"tooltip": {
"shared": true,
"sort": 0,
"value_type": "individual"
},
"type": "graph",
"xaxis": {
"buckets": null,
"mode": "time",
"name": null,
"show": true,
"values": []
},
"yaxes": [
{
"format": "bytes",
"label": null,
"logBase": 1,
"max": null,
"min": "0",
"show": true
},
{
"format": "short",
"label": null,
"logBase": 1,
"max": null,
"min": null,
"show": true
}
],
"yaxis": {
"align": false,
"alignLevel": null
}
},
{
"aliasColors": {
"vda_write": "#6ED0E0"
},
"bars": true,
"dashLength": 10,
"dashes": false,
"datasource": "Prometheus-1",
"description": "Reads completed: 每个磁盘分区每秒读完成次数\n\nWrites completed: 每个磁盘分区每秒写完成次数\n\nIO now 每个磁盘分区每秒正在处理的输入/输出请求数",
"fill": 2,
"gridPos": {
"h": 8,
"w": 7,
"x": 0,
"y": 20
},
"height": "300",
"id": 161,
"legend": {
"alignAsTable": true,
"avg": false,
"current": true,
"hideEmpty": true,
"hideZero": true,
"max": true,
"min": false,
"show": true,
"sort": "current",
"sortDesc": true,
"total": false,
"values": true
},
"lines": false,
"linewidth": 1,
"links": [],
"nullPointMode": "null",
"paceLength": 10,
"percentage": false,
"pointradius": 5,
"points": false,
"renderer": "flot",
"seriesOverrides": [
{
"alias": "/.*_读取$/",
"transform": "negative-Y"
}
],
"spaceLength": 10,
"stack": false,
"steppedLine": false,
"targets": [
{
"expr": "irate(node_disk_reads_completed_total{instance=~\"192.168.184.129:9100\"}[1m])",
"format": "time_series",
"hide": false,
"interval": "",
"intervalFactor": 2,
"legendFormat": "{{instance}}_{{device}}_读取",
"refId": "A",
"step": 10
},
{
"expr": "irate(node_disk_writes_completed_total{instance=~\"192.168.184.129:9100\"}[1m])",
"format": "time_series",
"hide": false,
"intervalFactor": 2,
"legendFormat": "{{instance}}_{{device}}_写入",
"refId": "B",
"step": 10
},
{
"expr": "node_disk_io_now{instance=~\"192.168.184.129:9100\"}",
"format": "time_series",
"hide": true,
"interval": "",
"intervalFactor": 1,
"legendFormat": "{{device}}",
"refId": "C"
}
],
"thresholds": [],
"timeFrom": null,
"timeRegions": [],
"timeShift": null,
"title": "磁盘读写速率(IOPS)",
"tooltip": {
"shared": true,
"sort": 0,
"value_type": "individual"
},
"type": "graph",
"xaxis": {
"buckets": null,
"mode": "time",
"name": null,
"show": true,
"values": []
},
"yaxes": [
{
"decimals": null,
"format": "iops",
"label": "读取(-)/写入(+)I/O ops/sec",
"logBase": 1,
"max": null,
"min": null,
"show": true
},
{
"format": "short",
"label": null,
"logBase": 1,
"max": null,
"min": null,
"show": true
}
],
"yaxis": {
"align": false,
"alignLevel": null
}
},
{
"aliasColors": {
"vda_write": "#6ED0E0"
},
"bars": true,
"dashLength": 10,
"dashes": false,
"datasource": "Prometheus-1",
"description": "Read bytes 每个磁盘分区每秒读取的比特数\nWritten bytes 每个磁盘分区每秒写入的比特数",
"fill": 2,
"gridPos": {
"h": 8,
"w": 9,
"x": 7,
"y": 20
},
"height": "300",
"id": 168,
"legend": {
"alignAsTable": true,
"avg": false,
"current": true,
"hideEmpty": true,
"hideZero": true,
"max": true,
"min": false,
"show": true,
"total": false,
"values": true
},
"lines": false,
"linewidth": 1,
"links": [],
"nullPointMode": "null",
"paceLength": 10,
"percentage": false,
"pointradius": 5,
"points": false,
"renderer": "flot",
"seriesOverrides": [
{
"alias": "/.*_读取$/",
"transform": "negative-Y"
}
],
"spaceLength": 10,
"stack": false,
"steppedLine": false,
"targets": [
{
"expr": "irate(node_disk_read_bytes_total{instance=~\"192.168.184.129:9100\"}[1m])",
"format": "time_series",
"interval": "",
"intervalFactor": 2,
"legendFormat": "{{instance}}_{{device}}_读取",
"refId": "A",
"step": 10
},
{
"expr": "irate(node_disk_written_bytes_total{instance=~\"192.168.184.129:9100\"}[1m])",
"format": "time_series",
"hide": false,
"intervalFactor": 2,
"legendFormat": "{{instance}}_{{device}}_写入",
"refId": "B",
"step": 10
}
],
"thresholds": [],
"timeFrom": null,
"timeRegions": [],
"timeShift": null,
"title": "磁盘读写容量大小",
"tooltip": {
"shared": true,
"sort": 0,
"value_type": "individual"
},
"type": "graph",
"xaxis": {
"buckets": null,
"mode": "time",
"name": null,
"show": true,
"values": []
},
"yaxes": [
{
"decimals": null,
"format": "Bps",
"label": "读取(-)/写入(+)",
"logBase": 1,
"max": null,
"min": null,
"show": true
},
{
"format": "short",
"label": null,
"logBase": 1,
"max": null,
"min": null,
"show": false
}
],
"yaxis": {
"align": false,
"alignLevel": null
}
},
{
"aliasColors": {
"vda": "#6ED0E0"
},
"bars": false,
"dashLength": 10,
"dashes": false,
"datasource": "Prometheus-1",
"description": "Read time ms 每个磁盘分区读操作花费的秒数\n\nWrite time ms 每个磁盘分区写操作花费的秒数\n\nIO time ms 每个磁盘分区输入/输出操作花费的秒数\n\nIO time weighted 每个磁盘分区输入/输出操作花费的加权秒数",
"fill": 3,
"gridPos": {
"h": 8,
"w": 8,
"x": 16,
"y": 20
},
"height": "300",
"id": 160,
"legend": {
"alignAsTable": true,
"avg": false,
"current": true,
"hideEmpty": true,
"hideZero": true,
"max": true,
"min": false,
"show": true,
"total": false,
"values": true
},
"lines": true,
"linewidth": 1,
"links": [],
"nullPointMode": "null",
"paceLength": 10,
"percentage": false,
"pointradius": 5,
"points": false,
"renderer": "flot",
"seriesOverrides": [
{
"alias": "/,*_读取$/",
"transform": "negative-Y"
}
],
"spaceLength": 10,
"stack": false,
"steppedLine": false,
"targets": [
{
"expr": "irate(node_disk_io_time_seconds_total{instance=~\"192.168.184.129:9100\"}[1m])",
"format": "time_series",
"hide": true,
"interval": "",
"intervalFactor": 2,
"legendFormat": "{{device}}",
"refId": "A",
"step": 10
},
{
"expr": "irate(node_disk_io_time_weighted_seconds_total{instance=~\"192.168.184.129:9100\"}[1m])",
"format": "time_series",
"hide": true,
"intervalFactor": 1,
"legendFormat": "{{device}}_加权",
"refId": "D"
},
{
"expr": "irate(node_disk_read_time_seconds_total{instance=~\"192.168.184.129:9100\"}[1m])",
"format": "time_series",
"hide": false,
"interval": "",
"intervalFactor": 1,
"legendFormat": "{{instance}}_{{device}}_读取",
"refId": "B"
},
{
"expr": "irate(node_disk_write_time_seconds_total{instance=~\"192.168.184.129:9100\"}[1m])",
"format": "time_series",
"hide": false,
"intervalFactor": 1,
"legendFormat": "{{instance}}_{{device}}_写入",
"refId": "C"
}
],
"thresholds": [],
"timeFrom": null,
"timeRegions": [],
"timeShift": null,
"title": "磁盘IO读写时间",
"tooltip": {
"shared": true,
"sort": 0,
"value_type": "individual"
},
"type": "graph",
"xaxis": {
"buckets": null,
"mode": "time",
"name": null,
"show": true,
"values": []
},
"yaxes": [
{
"format": "s",
"label": "读取(-)/写入(+)",
"logBase": 1,
"max": null,
"min": null,
"show": true
},
{
"format": "short",
"label": null,
"logBase": 1,
"max": null,
"min": null,
"show": false
}
],
"yaxis": {
"align": false,
"alignLevel": null
}
},
{
"aliasColors": {},
"bars": false,
"dashLength": 10,
"dashes": false,
"datasource": "Prometheus-1",
"fill": 1,
"gridPos": {
"h": 8,
"w": 12,
"x": 0,
"y": 28
},
"height": "300",
"id": 157,
"legend": {
"alignAsTable": true,
"avg": false,
"current": true,
"hideEmpty": true,
"hideZero": true,
"max": false,
"min": false,
"rightSide": true,
"show": true,
"sort": "current",
"sortDesc": true,
"total": false,
"values": true
},
"lines": true,
"linewidth": 2,
"links": [],
"nullPointMode": "null",
"paceLength": 10,
"percentage": false,
"pointradius": 5,
"points": false,
"renderer": "flot",
"seriesOverrides": [
{
"alias": "/.*_out上传$/",
"transform": "negative-Y"
}
],
"spaceLength": 10,
"stack": false,
"steppedLine": false,
"targets": [
{
"expr": "irate(node_network_receive_bytes_total{instance=~'192.168.184.129:9100',device!~'tap.*|veth.*|br.*|docker.*|virbr*|lo*'}[5m])*8",
"format": "time_series",
"intervalFactor": 2,
"legendFormat": "{{instance}}_{{device}}_in下载",
"refId": "A",
"step": 4
},
{
"expr": "irate(node_network_transmit_bytes_total{instance=~'192.168.184.129:9100',device!~'tap.*|veth.*|br.*|docker.*|virbr*|lo*'}[5m])*8",
"format": "time_series",
"intervalFactor": 2,
"legendFormat": "{{instance}}_{{device}}_out上传",
"refId": "B",
"step": 4
}
],
"thresholds": [],
"timeFrom": null,
"timeRegions": [],
"timeShift": null,
"title": "网络流量",
"tooltip": {
"shared": true,
"sort": 0,
"value_type": "individual"
},
"type": "graph",
"xaxis": {
"buckets": null,
"mode": "time",
"name": null,
"show": true,
"values": []
},
"yaxes": [
{
"format": "bps",
"label": "上传(-)/下载(+)",
"logBase": 1,
"max": null,
"min": null,
"show": true
},
{
"format": "short",
"label": null,
"logBase": 1,
"max": null,
"min": null,
"show": false
}
],
"yaxis": {
"align": false,
"alignLevel": null
}
},
{
"aliasColors": {
"TCP": "#6ED0E0"
},
"bars": false,
"dashLength": 10,
"dashes": false,
"datasource": "Prometheus-1",
"description": "CurrEstab - 当前状态为 ESTABLISHED 或 CLOSE-WAIT 的 TCP 连接数\n\nActiveOpens - 已从 CLOSED 状态直接转换到 SYN-SENT 状态的 TCP 平均连接数(1分钟内)\n\nPassiveOpens - 已从 LISTEN 状态直接转换到 SYN-RCVD 状态的 TCP 平均连接数(1分钟内)\n\nTCP_alloc - 已分配(已建立、已申请到sk_buff)的TCP套接字数量\n\nTCP_inuse - 正在使用(正在侦听)的TCP套接字数量\n\nTCP_tw - 等待关闭的TCP连接数",
"fill": 0,
"gridPos": {
"h": 8,
"w": 12,
"x": 12,
"y": 28
},
"height": "300",
"id": 158,
"legend": {
"alignAsTable": true,
"avg": false,
"current": true,
"max": true,
"min": false,
"rightSide": true,
"show": true,
"total": false,
"values": true
},
"lines": true,
"linewidth": 1,
"links": [],
"nullPointMode": "null",
"paceLength": 10,
"percentage": false,
"pointradius": 5,
"points": false,
"renderer": "flot",
"seriesOverrides": [],
"spaceLength": 10,
"stack": false,
"steppedLine": false,
"targets": [
{
"expr": "node_netstat_Tcp_CurrEstab{instance=~'192.168.184.129:9100'}",
"format": "time_series",
"hide": false,
"interval": "10s",
"intervalFactor": 1,
"legendFormat": "{{instance}}_ESTABLISHED",
"refId": "A",
"step": 20
},
{
"expr": "node_sockstat_TCP_tw{instance=~'192.168.184.129:9100'}",
"format": "time_series",
"intervalFactor": 1,
"legendFormat": "{{instance}}_TCP_tw",
"refId": "D"
},
{
"expr": "irate(node_netstat_Tcp_ActiveOpens{instance=~'192.168.184.129:9100'}[1m])",
"format": "time_series",
"hide": false,
"intervalFactor": 1,
"legendFormat": "{{instance}}_ActiveOpens",
"refId": "B"
},
{
"expr": "irate(node_netstat_Tcp_PassiveOpens{instance=~'192.168.184.129:9100'}[1m])",
"format": "time_series",
"intervalFactor": 1,
"legendFormat": "{{instance}}_PassiveOpens",
"refId": "C"
},
{
"expr": "node_sockstat_TCP_alloc{instance=~'192.168.184.129:9100'}",
"format": "time_series",
"intervalFactor": 1,
"legendFormat": "{{instance}}_TCP_alloc",
"refId": "E"
},
{
"expr": "node_sockstat_TCP_inuse{instance=~'192.168.184.129:9100'}",
"format": "time_series",
"intervalFactor": 1,
"legendFormat": "{{instance}}_TCP_inuse",
"refId": "F"
}
],
"thresholds": [],
"timeFrom": null,
"timeRegions": [],
"timeShift": null,
"title": "TCP 连接情况",
"tooltip": {
"shared": true,
"sort": 0,
"value_type": "individual"
},
"type": "graph",
"xaxis": {
"buckets": null,
"mode": "time",
"name": null,
"show": true,
"values": []
},
"yaxes": [
{
"format": "short",
"label": null,
"logBase": 1,
"max": null,
"min": null,
"show": true
},
{
"format": "short",
"label": null,
"logBase": 1,
"max": null,
"min": null,
"show": true
}
],
"yaxis": {
"align": false,
"alignLevel": null
}
}
],
"refresh": false,
"schemaVersion": 18,
"style": "dark",
"tags": [
"Prometheus",
"node_exporter",
"StarsL.cn"
],
"templating": {
"list": [
{
"auto": true,
"auto_count": 10,
"auto_min": "10s",
"current": {
"selected": true,
"text": "5s",
"value": "5s"
},
"hide": 0,
"label": "interval",
"name": "interval",
"options": [
{
"selected": false,
"text": "auto",
"value": "$__auto_interval_interval"
},
{
"selected": true,
"text": "5s",
"value": "5s"
},
{
"selected": false,
"text": "10s",
"value": "10s"
},
{
"selected": false,
"text": "30s",
"value": "30s"
},
{
"selected": false,
"text": "1m",
"value": "1m"
},
{
"selected": false,
"text": "10m",
"value": "10m"
},
{
"selected": false,
"text": "30m",
"value": "30m"
},
{
"selected": false,
"text": "1h",
"value": "1h"
},
{
"selected": false,
"text": "6h",
"value": "6h"
},
{
"selected": false,
"text": "12h",
"value": "12h"
},
{
"selected": false,
"text": "1d",
"value": "1d"
}
],
"query": "5s,10s,30s,1m,10m,30m,1h,6h,12h,1d",
"refresh": 2,
"skipUrlSync": false,
"type": "interval"
},
{
"allValue": null,
"current": {
"text": "/",
"value": "/"
},
"datasource": "Prometheus-1",
"definition": "",
"hide": 2,
"includeAll": false,
"label": "",
"multi": false,
"name": "maxmount",
"options": [],
"query": "query_result(topk(1,sort_desc (max(node_filesystem_size_bytes{instance=~'192.168.184.129:9100',fstype=~\"ext4|xfs\"}) by (mountpoint))))",
"refresh": 2,
"regex": "/.*\\\"(.*)\\\".*/",
"skipUrlSync": false,
"sort": 0,
"tagValuesQuery": "",
"tags": [],
"tagsQuery": "",
"type": "query",
"useTags": false
},
{
"datasource": "prometheus_111",
"filters": [],
"hide": 0,
"label": "",
"name": "Filters",
"skipUrlSync": false,
"type": "adhoc"
}
]
},
"time": {
"from": "now-6h",
"to": "now"
},
"timepicker": {
"now": true,
"refresh_intervals": [
"5s",
"10s",
"30s",
"1m",
"5m",
"15m",
"30m",
"1h",
"2h",
"1d"
],
"time_options": [
"5m",
"15m",
"1h",
"6h",
"12h",
"24h",
"2d",
"7d",
"30d"
]
},
"timezone": "browser",
"title": "bvncnbvcnbv",
"uid": "9CWBz0bik",
"version": 4
}
这样基本的主机监控就完成了。
转载于:https://my.oschina.net/54188zz/blog/3071873