在进行jmeter接口自动化的过程中,可能会遇到需要后面的接口需要登录接口的token,因此我们需要把token设为全局变量
1.查看登录接口token

2.在登录接口添加--后置处理器--JSON提取器(个人觉得使用JSON提取器,提取token值比正则表达式提取器更直接简单)

3.线程组下添加--后置处理器--BeanShell PostProcessor,然后在工具--函数助手


4.在下个线程组的信息头中使用函数助手引用property函数,点击生成直接复制到信息头token中


5.调用另一个线程组的接口发现已经获取到token啦~

ps:在这个过程中吸取到有用的方法,可以使用调试取样器查看正则提取器/json提取器,提取的内容是否正确,有时候发现定义的变量赋值的不太对。比如我定义的是order_id,此时发现order_id=${1},下面的order_id_g1的值才对,则可以调用order_id_g1就能取到正确的值

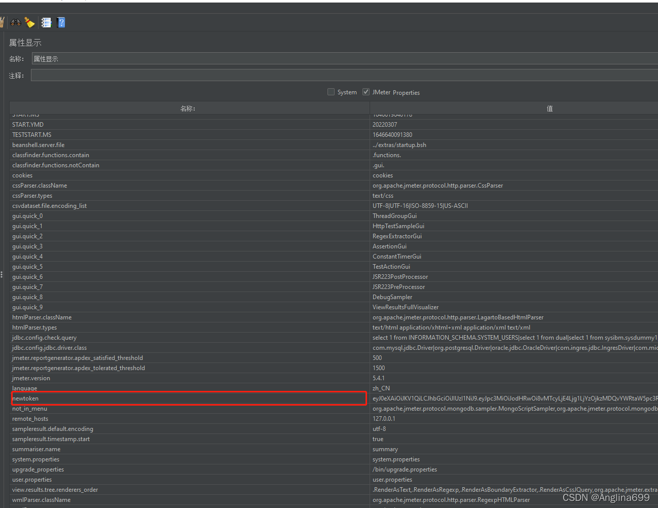
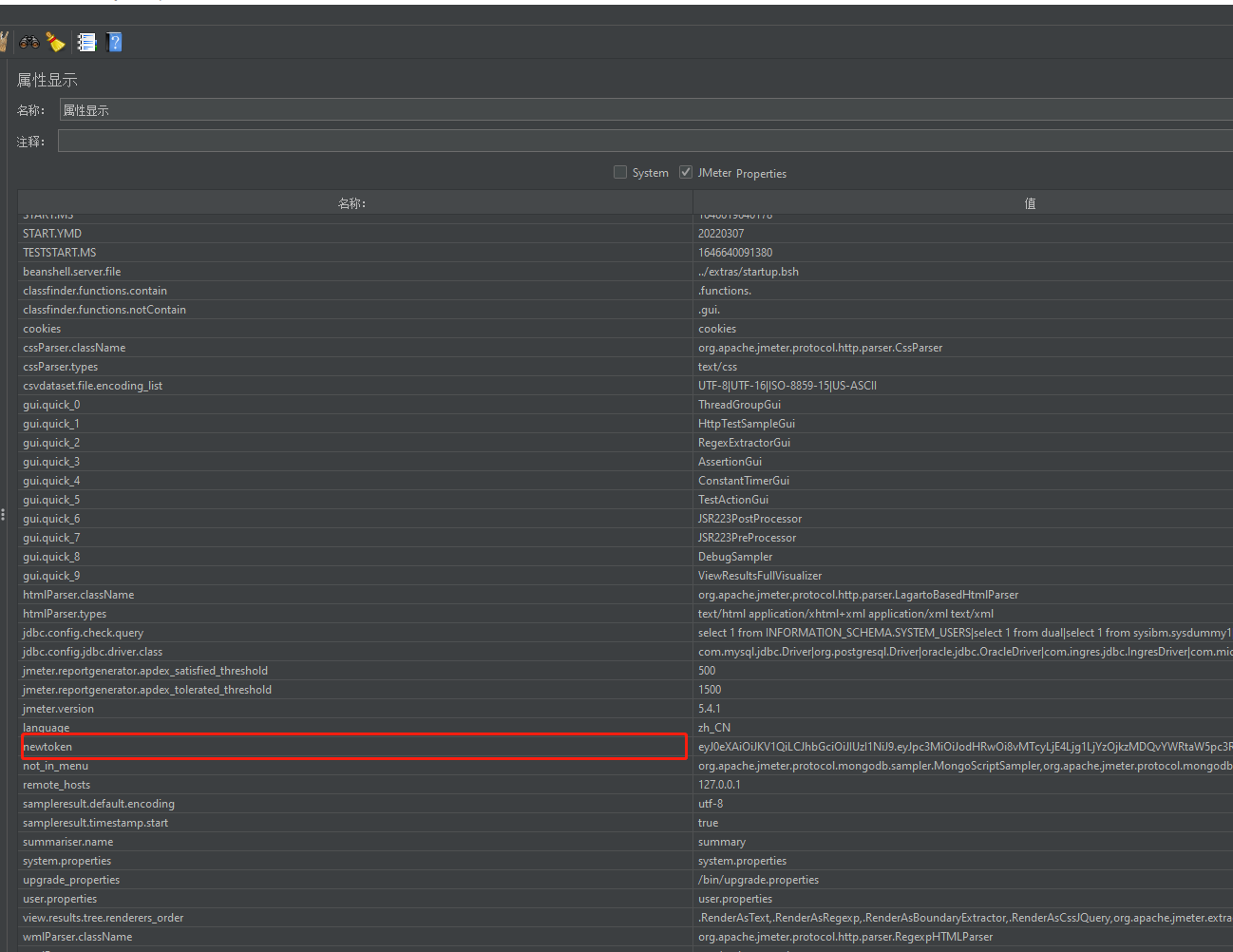
属性可以显示所有的全局变量

版权声明:本文为Anglina699原创文章,遵循CC 4.0 BY-SA版权协议,转载请附上原文出处链接和本声明。