PerfDog介绍:
移动全平台iOS/Android性能测试、分析工具平台。快速定位分析性能问题,提升APP应用及游戏性能和品质。手机无需ROOT/越狱,手机硬件、游戏及应用APP也无需做任何修改,极简化即插即用。PerfDog支持移动平台所有应用程序(游戏、APP应用、浏览器、小程序、小游戏、H5、后台系统进程等)、Android模拟器、云真机等性能测试。支持APP多进程测试(如Android多子进程及iOS扩展进程APP Extension)。Windows & Mac OS X平台PerfDog桌面应用程序版本都支持对iOS和Android设备进行测试。PC上PerfDog可多开,单PC可同时测试多台手机。
备注:从2021年9月1日开始需要付费使用!!!
安装及运行:
登录PerfDog官网PerfDog | 移动全平台性能测试分析专家,根据您的PC平台选择想要下载的桌面应用程序。

Windows平台:解压下载包,双击打开PerfDog.exe桌面应用程序(连接android设备,重点介绍)。
Mac平台:直接运行dmg桌面应用程序(连接iOS设备:则即插即用,用户无需做任何操作)。
Windows平台连接Android设备有两种模式,非安装模式和安装模式。(注:请开启手机USB调试模式及允许USB应用安装。)。
a. 非安装模式:
手机即插即用,无需任何设置及安装,使用非常简单,但手机屏幕上没有实时性能数据显示。
b.安装模式(重点介绍):
需要在手机上自动安装PerfDog.apk,手机屏幕上有实时性能数据显示(允许USB应用安装和PerfDog悬浮窗管理权限),启动PC版PerfDog.exe,则会在手机上自动PUSH安装PerfDog.apk
PerfDog主界面介绍
设备连接到PC后,在PerfDog中有两种测试模式,USB模式和WIFI模式,显示如下:

USB模式测试:
USB连线后,在设备列表选择USB图标设备进行USB模式测试
WIFI模式测试(测试功率):
只能在WIFI模式测试功率等信息。USB连线后,在设备列表选择WIFI图标设备进行WIFI模式测试。WIFI检测连接成功后,拔掉USB连接线。
备注:
- 需要PC和被测手机连接同一WIFI,WIFI检测连接成功后,拔掉被测手机USB线USB;
- USB模式测试功率无任何意义,会充电;
- 一般公司WIFI可能做了安全策略限制,导致iOS平台在公司WIFI下无法使用;
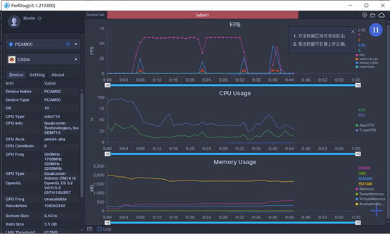
选择测试的游戏或者应用就可以进行测试了,如下图所示:

对于连接好的设备,主界面右下角会显示这个设备的相关资料,包括平台型号、Android 版本、内存等等。

右侧是对android设备中的FPS、CPU以及内存参数的实时监控
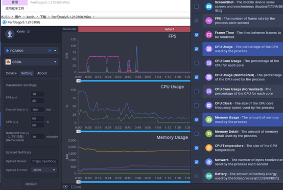
点击右下角的+号,可以添加要监控的参数,包括FPS\CPU\Memory和Network,如下图所示:

在默认状态下,PerfDog 不会主动记录数据,如果希望记录并导出,可以点击主界面右上角的播放按钮,此时 PerfDog 会开始记录数据,完成之后可以选择以 Excel 文件形式存于本地便于处理。
监控参数解释
- ScreenShot(只支持USB模式,注:部分机型截图影响性能)
- FPS(1秒内游戏画面或者应用界面真实平均刷新次数,俗称帧率/FPS)
1) Avg(FPS):平均帧率(一段时间内平均FPS)
2) Var(FPS):帧率方差(一段时间内FPS方差)
3) Drop(FPS):降帧次数(平均每小时相邻两个FPS点下降大于8帧的次数)
- InterFrame(部分机型具有动态补帧/插帧技术,此参数可真实反映1秒内插入的帧数)
- Jank(1S内卡顿次数。解释说明如iOS平台说明)
1) BigJank:1s内严重卡顿次数
2) Jank(/10分钟):平均每10分钟卡顿次数。
3) BigJank(/10分钟):平均每10分钟严重卡顿次数
- Stutter(测试过程中,卡顿时长的占比)
- FTime(上下帧画面显示时间间隔,即认为帧耗时)
1) Avg(FTime):平均帧耗时
2)Delta(FTime):增量耗时(平均每小时两帧之间时间差>100ms的次数)
- CPU Usage(传统CPU利用率,也叫未规范化CPU利用率,TotalCPU表示整机未规范化CPU使用率,AppCPU表示进程未规范化CPU使用率。
- CPU Usage (Normalized)(规范化CPU利用率,TotalCPU表示整机规范化CPU使用率,AppCPU表示进程规范化CPU使用率。
- CPU Clock(各个CPU核心的未规范化频率和未规范化使用率)
- Memory (PSS Memory,统计结果和Android Java API标准结果一致,与Meminfo也一致。
- Swap Memory (Swap Memory,部分设备支持Swap功能,在启用Swap功能后,系统会对PSS内存进行压缩,Swap增加,PSS会相应减少,由于压缩会占用CPU资源,同时相应会导致FPS降低)
- Virtual Memory(VSS)
- Available Memory(整机可用剩余内存)
- Memory Detail(NativePSS、GFX、GL、JavaHeap、Unknown)
备注:在极限测试情况下,例如开启游戏超高帧率,建议不要勾选收集Memory Usage和Memory Detail,因为部分机型会有性能损耗。
- GPU Usage(目前仅支持部分手机)。注:Top Android GPU测试机型,请参考:PerfDog | 移动全平台性能测试分析专家
- GPU Frequency(目前仅支持部分手机)。
- Mali GPU Utilization(仅支持Mali芯片GPU)注:支持的GPU列表,请参考:PerfDog | 移动全平台性能测试分析专家
1)Non-fragment:非片段着色器(顶点着色器,细分着色器,计算着色器)耗费的GPU时间占渲染耗费的GPU时间的比例。
2) Fragment:片段着色器耗费的GPU时间占渲染耗费的GPU时间的比例。
- Mali Memory & Bus Bandwidth(仅支持Mali芯片GPU)
1) L2Load/Store:Load/Store单元读取L2内存的实际带宽 (包括顶点缓存,原子,图像数据)。
2) L2Texture:Texture单元读取L2内存的实际带宽 (纹理采样)。
3) Bus Read:定义GPU到DRAM或者GPU外部的系统内存的实际读带宽。
4) Bus Write:定义GPU到DRAM或者GPU外部的系统内存的实际写带宽。
- Mali Pixels Info(仅支持Mali芯片GPU)
1) OverDraw:表示每个像素由多少个片段分层组成,通常用于表示像素被重复绘制的次数。
2) PixelsThroughput:表示每个被渲染的像素耗费的GPU的时钟的数量。
注:更多GPU信息说明,请参考:PerfDog | 移动全平台性能测试分析专家
- Network(Recv/Send,测试目标进程流量)(注:USB/WiFi测试模式下均为APP数据)
- CTemp(CPU温度)
- Battery Power(仅WIFI模式,Current电流、Voltage电压、Power功耗)(注:与仪器测试误差<3%左右)。注1:Sum(Battery)是耗电量。注2:对于已经兼容的双电机型,可参考:PerfDog | 移动全平台性能测试分析专家,未兼容设备可以电流x2进行容错。
- Log日志采集(WIFI模式下,不支持Log收集)
