zabbix监控项配置
创建主机
安装agent
在agent 所监视的主机上的/tmp/目录中创建一个文件,用于触发动作。
添加监控项目
// 解压
[root@maste ~]# cd /usr/src/
[root@maste src]# ls
debug kernels zabbix-5.4.4.tar.gz
[root@maste src]# tar xf zabbix-5.4.4.tar.gz
// 安装编译工具
[root@maste src]# yum -y install gcc gcc-c++ make
上次元数据过期检查:4:38:21 前,执行于 2021年09月28日 星期二 02时22分02秒。
依赖关系解决。
==============================================================================
软件包 架构 版本 仓库 大小
==============================================================================
// 安装依赖包
[root@maste zabbix-5.4.4]# yum -y install pcre-devel
// 创建系统账户
[root@maste src]# useradd -r -M -s /sbin/nologin zabbix
//编译安装agent
[root@maste zabbix-5.4.4]# ./configure --enable-agent
[root@maste zabbix-5.4.4]# make install
//修改agent配置文件/usr/local/etc/zabbix_agentd.conf
[root@maste ~]# tr -dc A-Za-z < /dev/urandom | head -c 8 | xargs
zvRWyqOq //随机生成唯一主机名
[root@maste ~]# cd /usr/local/etc/
[root@maste etc]# ls
zabbix_agentd.conf zabbix_agentd.conf.d
[root@maste etc]# vim zabbix_agentd.conf
Server=192.168.143.101
ServerActive=192.168.143.101 //服务端IP
Hostname=zvRWyqOq
//关闭防火墙,重启服务
[root@maste etc]# systemctl stop firewalld.service
[root@maste etc]# setenforce 0
[root@maste etc]# zabbix_agentd
[root@maste etc]# ss -antl
State Recv-Q Send-Q Local Address:Port Peer Address:Port Process
LISTEN 0 128 0.0.0.0:10050 0.0.0.0:*
LISTEN 0 128 0.0.0.0:22 0.0.0.0:*
LISTEN 0 128 [::]:22 [::]:*





[root@zabbix ~]# touch /tmp/xx






监控主机数据
改操作查看结果
[root@Client ~]# echo "aa" >> /tmp/xx
[root@Client ~]# cat /tmp/xx
aa

添加一个触发器








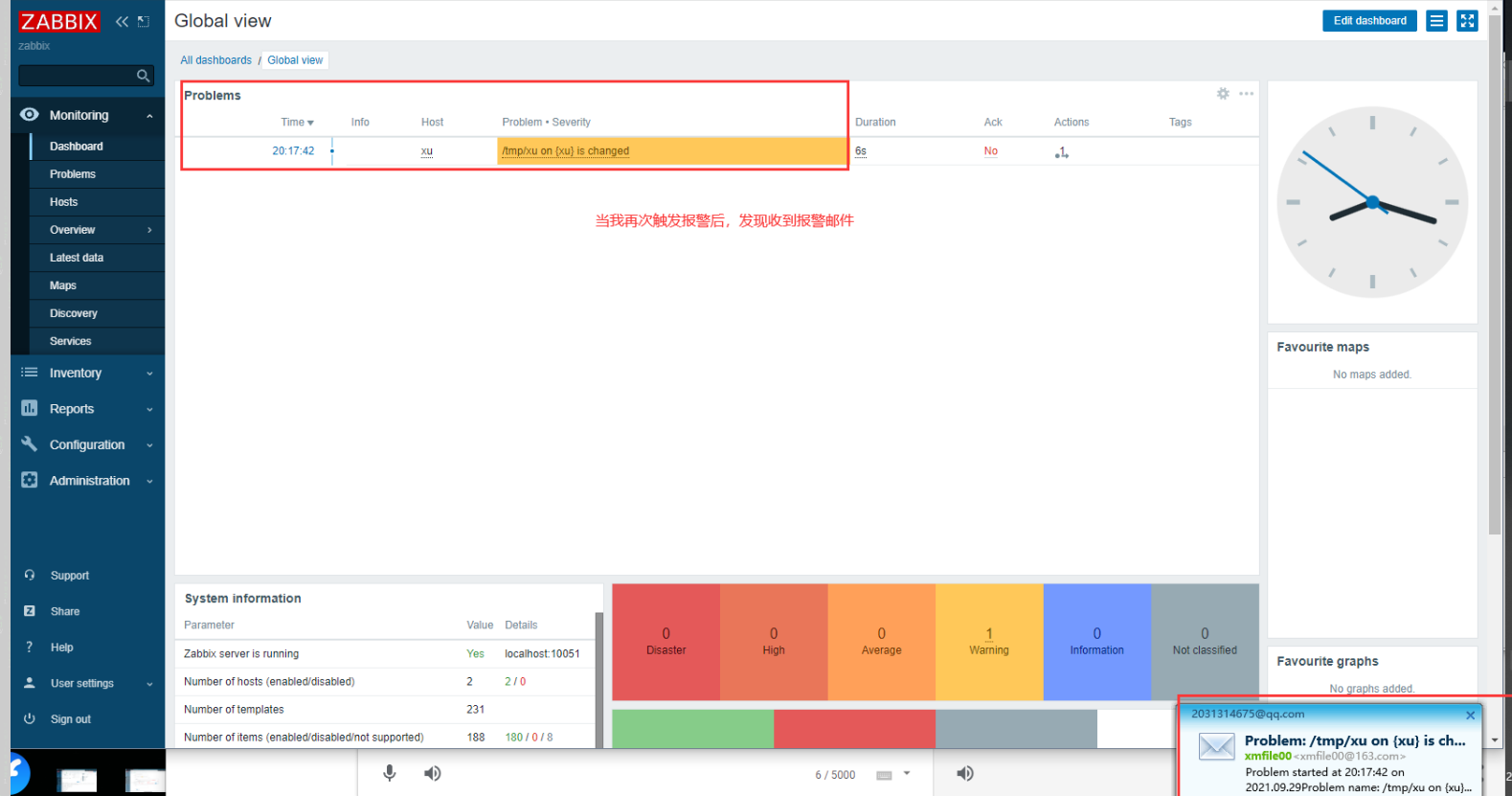
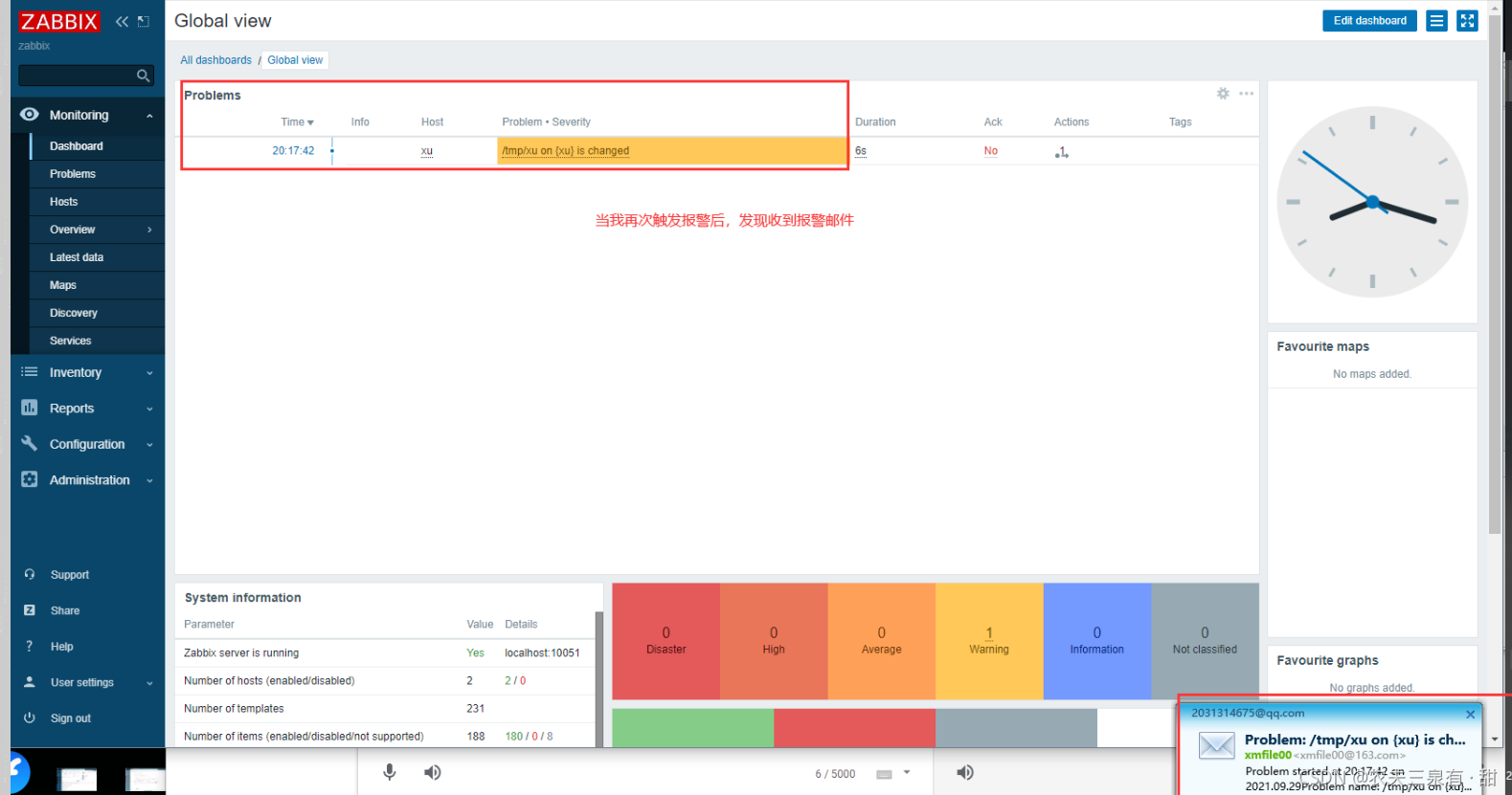
当你修改监控文件时,则会出现预警(这里截图没截到闪烁的黄色特效)
[root@Client ~]# echo "bb" >> /tmp/xx

为了提高预警的实时性,我们将配置一个动作来通知自己
在这之前
先配置媒介类型
在配置媒介时我们会使用第三方邮箱的POP3/SMTP服务,于是我们就要去开启
步骤如下

当获取到授权码时则回到配置媒介的界面,完成下方配置

完成,媒介配置之后,我们还要将媒介与用户绑定



完成后再为其添加动作(既预警后要做的事情 <通知>)





完成动作的添加后,即可验证效果
[root@zabbix ~]# echo "cc" >> /tmp/xx
[root@zabbix ~]# cat /tmp/xx
aa
bb
cc

版权声明:本文为hyhxy0206原创文章,遵循CC 4.0 BY-SA版权协议,转载请附上原文出处链接和本声明。