通过docker stack部署prometheus、node-exporter、alertmanager和grafana。prometheus最新版本:2.19.2
swarm集群(一个节点):
manager 192.168.30.135
mkdir -p /home/prom/{prometheus,prometheus/data,alertmanager,grafana}
chmod 777 /home/prom/{prometheus/data,grafana}
cd /home/prom
tree .
.
├── alertmanager
│ ├── alertmanager.yml
│ └── config.yml
├── docker-stack.yml
├── grafana
└── prometheus
├── alert-rules.yml
├── data
└── prometheus.yml
4 directories, 5 files
Prometheus
vim /home/prom/prometheus/alert-rules.yml
groups:
- name: node-alert
rules:
- alert: NodeDown
expr: up{job="node"} == 0
for: 5m
labels:
severity: critical
instance: "{{ $labels.instance }}"
annotations:
summary: "instance: {{ $labels.instance }} down"
description: "Instance: {{ $labels.instance }} 已经宕机 5分钟"
value: "{{ $value }}"
- alert: NodeCpuHigh
expr: (1 - avg by (instance) (irate(node_cpu_seconds_total{job="node",mode="idle"}[5m]))) * 100 > 80
for: 5m
labels:
severity: warning
instance: "{{ $labels.instance }}"
annotations:
summary: "instance: {{ $labels.instance }} cpu使用率过高"
description: "CPU 使用率超过 80%"
value: "{{ $value }}"
- alert: NodeCpuIowaitHigh
expr: avg by (instance) (irate(node_cpu_seconds_total{job="node",mode="iowait"}[5m])) * 100 > 50
for: 5m
labels:
severity: warning
instance: "{{ $labels.instance }}"
annotations:
summary: "instance: {{ $labels.instance }} cpu iowait 使用率过高"
description: "CPU iowait 使用率超过 50%"
value: "{{ $value }}"
- alert: NodeLoad5High
expr: node_load5 > (count by (instance) (node_cpu_seconds_total{job="node",mode='system'})) * 1.2
for: 5m
labels:
severity: warning
instance: "{{ $labels.instance }}"
annotations:
summary: "instance: {{ $labels.instance }} load(5m) 过高"
description: "Load(5m) 过高,超出cpu核数 1.2倍"
value: "{{ $value }}"
- alert: NodeMemoryHigh
expr: (1 - node_memory_MemAvailable_bytes{job="node"} / node_memory_MemTotal_bytes{job="node"}) * 100 > 90
for: 5m
labels:
severity: warning
instance: "{{ $labels.instance }}"
annotations:
summary: "instance: {{ $labels.instance }} memory 使用率过高"
description: "Memory 使用率超过 90%"
value: "{{ $value }}"
- alert: NodeDiskRootHigh
expr: (1 - node_filesystem_avail_bytes{job="node",fstype=~"ext.*|xfs",mountpoint ="/"} / node_filesystem_size_bytes{job="node",fstype=~"ext.*|xfs",mountpoint ="/"}) * 100 > 90
for: 10m
labels:
severity: warning
instance: "{{ $labels.instance }}"
annotations:
summary: "instance: {{ $labels.instance }} disk(/ 分区) 使用率过高"
description: "Disk(/ 分区) 使用率超过 90%"
value: "{{ $value }}"
- alert: NodeDiskBootHigh
expr: (1 - node_filesystem_avail_bytes{job="node",fstype=~"ext.*|xfs",mountpoint ="/boot"} / node_filesystem_size_bytes{job="node",fstype=~"ext.*|xfs",mountpoint ="/boot"}) * 100 > 80
for: 10m
labels:
severity: warning
instance: "{{ $labels.instance }}"
annotations:
summary: "instance: {{ $labels.instance }} disk(/boot 分区) 使用率过高"
description: "Disk(/boot 分区) 使用率超过 80%"
value: "{{ $value }}"
- alert: NodeDiskReadHigh
expr: irate(node_disk_read_bytes_total{job="node"}[5m]) > 20 * (1024 ^ 2)
for: 5m
labels:
severity: warning
instance: "{{ $labels.instance }}"
annotations:
summary: "instance: {{ $labels.instance }} disk 读取字节数 速率过高"
description: "Disk 读取字节数 速率超过 20 MB/s"
value: "{{ $value }}"
- alert: NodeDiskWriteHigh
expr: irate(node_disk_written_bytes_total{job="node"}[5m]) > 20 * (1024 ^ 2)
for: 5m
labels:
severity: warning
instance: "{{ $labels.instance }}"
annotations:
summary: "instance: {{ $labels.instance }} disk 写入字节数 速率过高"
description: "Disk 写入字节数 速率超过 20 MB/s"
value: "{{ $value }}"
- alert: NodeDiskReadRateCountHigh
expr: irate(node_disk_reads_completed_total{job="node"}[5m]) > 3000
for: 5m
labels:
severity: warning
instance: "{{ $labels.instance }}"
annotations:
summary: "instance: {{ $labels.instance }} disk iops 每秒读取速率过高"
description: "Disk iops 每秒读取速率超过 3000 iops"
value: "{{ $value }}"
- alert: NodeDiskWriteRateCountHigh
expr: irate(node_disk_writes_completed_total{job="node"}[5m]) > 3000
for: 5m
labels:
severity: warning
instance: "{{ $labels.instance }}"
annotations:
summary: "instance: {{ $labels.instance }} disk iops 每秒写入速率过高"
description: "Disk iops 每秒写入速率超过 3000 iops"
value: "{{ $value }}"
- alert: NodeInodeRootUsedPercentHigh
expr: (1 - node_filesystem_files_free{job="node",fstype=~"ext4|xfs",mountpoint="/"} / node_filesystem_files{job="node",fstype=~"ext4|xfs",mountpoint="/"}) * 100 > 80
for: 10m
labels:
severity: warning
instance: "{{ $labels.instance }}"
annotations:
summary: "instance: {{ $labels.instance }} disk(/ 分区) inode 使用率过高"
description: "Disk (/ 分区) inode 使用率超过 80%"
value: "{{ $value }}"
- alert: NodeInodeBootUsedPercentHigh
expr: (1 - node_filesystem_files_free{job="node",fstype=~"ext4|xfs",mountpoint="/boot"} / node_filesystem_files{job="node",fstype=~"ext4|xfs",mountpoint="/boot"}) * 100 > 80
for: 10m
labels:
severity: warning
instance: "{{ $labels.instance }}"
annotations:
summary: "instance: {{ $labels.instance }} disk(/boot 分区) inode 使用率过高"
description: "Disk (/boot 分区) inode 使用率超过 80%"
value: "{{ $value }}"
- alert: NodeFilefdAllocatedPercentHigh
expr: node_filefd_allocated{job="node"} / node_filefd_maximum{job="node"} * 100 > 80
for: 10m
labels:
severity: warning
instance: "{{ $labels.instance }}"
annotations:
summary: "instance: {{ $labels.instance }} filefd 打开百分比过高"
description: "Filefd 打开百分比 超过 80%"
value: "{{ $value }}"
- alert: NodeNetworkNetinBitRateHigh
expr: avg by (instance) (irate(node_network_receive_bytes_total{device=~"eth0|eth1|ens33|ens37"}[1m]) * 8) > 20 * (1024 ^ 2) * 8
for: 3m
labels:
severity: warning
instance: "{{ $labels.instance }}"
annotations:
summary: "instance: {{ $labels.instance }} network 接收比特数 速率过高"
description: "Network 接收比特数 速率超过 20MB/s"
value: "{{ $value }}"
- alert: NodeNetworkNetoutBitRateHigh
expr: avg by (instance) (irate(node_network_transmit_bytes_total{device=~"eth0|eth1|ens33|ens37"}[1m]) * 8) > 20 * (1024 ^ 2) * 8
for: 3m
labels:
severity: warning
instance: "{{ $labels.instance }}"
annotations:
summary: "instance: {{ $labels.instance }} network 发送比特数 速率过高"
description: "Network 发送比特数 速率超过 20MB/s"
value: "{{ $value }}"
- alert: NodeNetworkNetinPacketErrorRateHigh
expr: avg by (instance) (irate(node_network_receive_errs_total{device=~"eth0|eth1|ens33|ens37"}[1m])) > 15
for: 3m
labels:
severity: warning
instance: "{{ $labels.instance }}"
annotations:
summary: "instance: {{ $labels.instance }} 接收错误包 速率过高"
description: "Network 接收错误包 速率超过 15个/秒"
value: "{{ $value }}"
- alert: NodeNetworkNetoutPacketErrorRateHigh
expr: avg by (instance) (irate(node_network_transmit_packets_total{device=~"eth0|eth1|ens33|ens37"}[1m])) > 15
for: 3m
labels:
severity: warning
instance: "{{ $labels.instance }}"
annotations:
summary: "instance: {{ $labels.instance }} 发送错误包 速率过高"
description: "Network 发送错误包 速率超过 15个/秒"
value: "{{ $value }}"
- alert: NodeProcessBlockedHigh
expr: node_procs_blocked{job="node"} > 10
for: 10m
labels:
severity: warning
instance: "{{ $labels.instance }}"
annotations:
summary: "instance: {{ $labels.instance }} 当前被阻塞的任务的数量过多"
description: "Process 当前被阻塞的任务的数量超过 10个"
value: "{{ $value }}"
- alert: NodeTimeOffsetHigh
expr: abs(node_timex_offset_seconds{job="node"}) > 3 * 60
for: 2m
labels:
severity: info
instance: "{{ $labels.instance }}"
annotations:
summary: "instance: {{ $labels.instance }} 时间偏差过大"
description: "Time 节点的时间偏差超过 3m"
value: "{{ $value }}"
vim /home/prom/prometheus/prometheus.yml
global:
scrape_interval: 15s
evaluation_interval: 15s
alerting:
alertmanagers:
- static_configs:
- targets:
- alertmanager:9093
rule_files:
- "*rules.yml"
scrape_configs:
- job_name: 'prometheus'
static_configs:
- targets: ['prometheus:9090']
- job_name: 'node'
static_configs:
- targets: ['192.168.30.135:9100']
- job_name: 'alertmanager'
static_configs:
- targets: ['alertmanager:9093']
Alertmanager
vim /home/prom/alertmanager/config.yml
targets:
webhook:
url: https://oapi.dingtalk.com/robot/send?access_token=xxxxxxxxxxxx #修改为钉钉机器人的webhook
mention:
all: true
vim /home/prom/alertmanager/alertmanager.yml
global:
resolve_timeout: 5m
smtp_smarthost: 'smtp.163.com:465' #邮箱smtp服务器代理,启用SSL发信, 端口一般是465
smtp_from: 'alert@163.com' #发送邮箱名称
smtp_auth_username: 'alert@163.com' #邮箱名称
smtp_auth_password: 'password' #邮箱密码或授权码
smtp_require_tls: false
route:
receiver: 'default'
group_wait: 10s
group_interval: 1m
repeat_interval: 1h
group_by: ['alertname']
inhibit_rules:
- source_match:
severity: 'critical'
target_match:
severity: 'warning'
equal: ['alertname', 'instance']
receivers:
- name: 'default'
email_configs:
- to: 'receiver@163.com'
send_resolved: true
webhook_configs:
- url: 'http://dingtalk:8060/dingtalk/webhook/send'
send_resolved: true
docker-stack.yml
vim /home/prom/docker-stack.yml
version: '3.7'
services:
dingtalk:
image: timonwong/prometheus-webhook-dingtalk:latest
ports:
- "8060:8060"
configs:
- source: dingtalk_config
target: /etc/prometheus-webhook-dingtalk/config.yml
networks:
- prom
deploy:
mode: replicated
replicas: 1
alertmanager:
image: prom/alertmanager:latest
ports:
- "9093:9093"
- "9094:9094"
configs:
- source: alertmanager_config
target: /etc/alertmanager/alertmanager.yml
networks:
- prom
deploy:
mode: replicated
replicas: 1
prometheus:
image: prom/prometheus:latest
ports:
- "9090:9090"
configs:
- source: prometheus_config
target: /etc/prometheus/prometheus.yml
- source: alert_rules
target: /etc/prometheus/alert-rules.yml
networks:
- prom
deploy:
mode: replicated
replicas: 1
placement:
constraints:
- node.role == manager
grafana:
image: grafana/grafana:latest
ports:
- "3000:3000"
volumes:
- type: volume
source: grafana
target: /var/lib/grafana
networks:
- prom
deploy:
mode: replicated
replicas: 1
configs:
dingtalk_config:
file: ./alertmanager/config.yml
alertmanager_config:
file: ./alertmanager/alertmanager.yml
prometheus_config:
file: ./prometheus/prometheus.yml
alert_rules:
file: ./prometheus/alert-rules.yml
volumes:
prometheus:
driver: local
driver_opts:
type: none
o: bind
device: /home/prom/prometheus/data
grafana:
driver: local
driver_opts:
type: none
o: bind
device: /home/prom/grafana
networks:
prom:
driver: overlay
version: '3.7'
services:
node-exporter:
image: prom/node-exporter:latest
ports:
- "9100:9100"
networks:
- prom
dingtalk:
image: timonwong/prometheus-webhook-dingtalk:latest
volumes:
- type: bind
source: ./alertmanager/config.yml
target: /etc/prometheus-webhook-dingtalk/config.yml
read_only: true
ports:
- "8060:8060"
networks:
- prom
alertmanager:
depends_on:
- dingtalk
image: prom/alertmanager:latest
volumes:
- type: bind
source: ./alertmanager/alertmanager.yml
target: /etc/alertmanager/alertmanager.yml
read_only: true
ports:
- "9093:9093"
- "9094:9094"
networks:
- prom
prometheus:
depends_on:
- alertmanager
image: prom/prometheus:latest
volumes:
- type: bind
source: ./prometheus/prometheus.yml
target: /etc/prometheus/prometheus.yml
read_only: true
- type: bind
source: ./prometheus/alert-rules.yml
target: /etc/prometheus/alert-rules.yml
read_only: true
- type: volume
source: prometheus
target: /prometheus
ports:
- "9090:9090"
networks:
- prom
grafana:
depends_on:
- prometheus
image: grafana/grafana:latest
volumes:
- type: volume
source: grafana
target: /var/lib/grafana
ports:
- "3000:3000"
networks:
- prom
volumes:
prometheus:
driver: local
driver_opts:
type: none
o: bind
device: /home/prom/prometheus/data
grafana:
driver: local
driver_opts:
type: none
o: bind
device: /home/prom/grafana
networks:
prom:
driver: bridge
docker stack deploy prom --compose-file docker-stack.yml
docker stack ls
NAME SERVICES ORCHESTRATOR
prom 4 Swarm
docker service ls
ID NAME MODE REPLICAS IMAGE PORTS
f72uewsvc8os prom_alertmanager replicated 1/1 prom/alertmanager:latest *:9093-9094->9093-9094/tcp
qonjcrm8pf8o prom_dingtalk replicated 1/1 timonwong/prometheus-webhook-dingtalk:latest *:8060->8060/tcp
u376krlzd9o6 prom_grafana replicated 1/1 grafana/grafana:latest *:3000->3000/tcp
kjj909up7ptd prom_prometheus replicated 1/1 prom/prometheus:latest *:9090->9090/tcp
docker ps
CONTAINER ID IMAGE COMMAND CREATED STATUS PORTS NAMES
daf3f972ceea timonwong/prometheus-webhook-dingtalk:latest "/bin/prometheus-web…" About a minute ago Up About a minute 8060/tcp prom_dingtalk.1.76ick5qr2fquysl6noztepypa
bcd8f36c78dc grafana/grafana:latest "/run.sh" About a minute ago Up About a minute 3000/tcp prom_grafana.1.ybv3yqburoc6olwys0xh2pqlk
160b53a9f51e prom/prometheus:latest "/bin/prometheus --c…" About a minute ago Up About a minute 9090/tcp prom_prometheus.1.wo8gjnlqlup2nd0ejb88pca85
709ee8176696 prom/alertmanager:latest "/bin/alertmanager -…" About a minute ago Up About a minute 9093/tcp prom_alertmanager.1.5beu8aeyt1towanyj9wixtggr
容器启动正常,访问ip:9090,

因为docker-stack.yml不包含node-exporter,所以状态是DOWN。访问ip:3000,

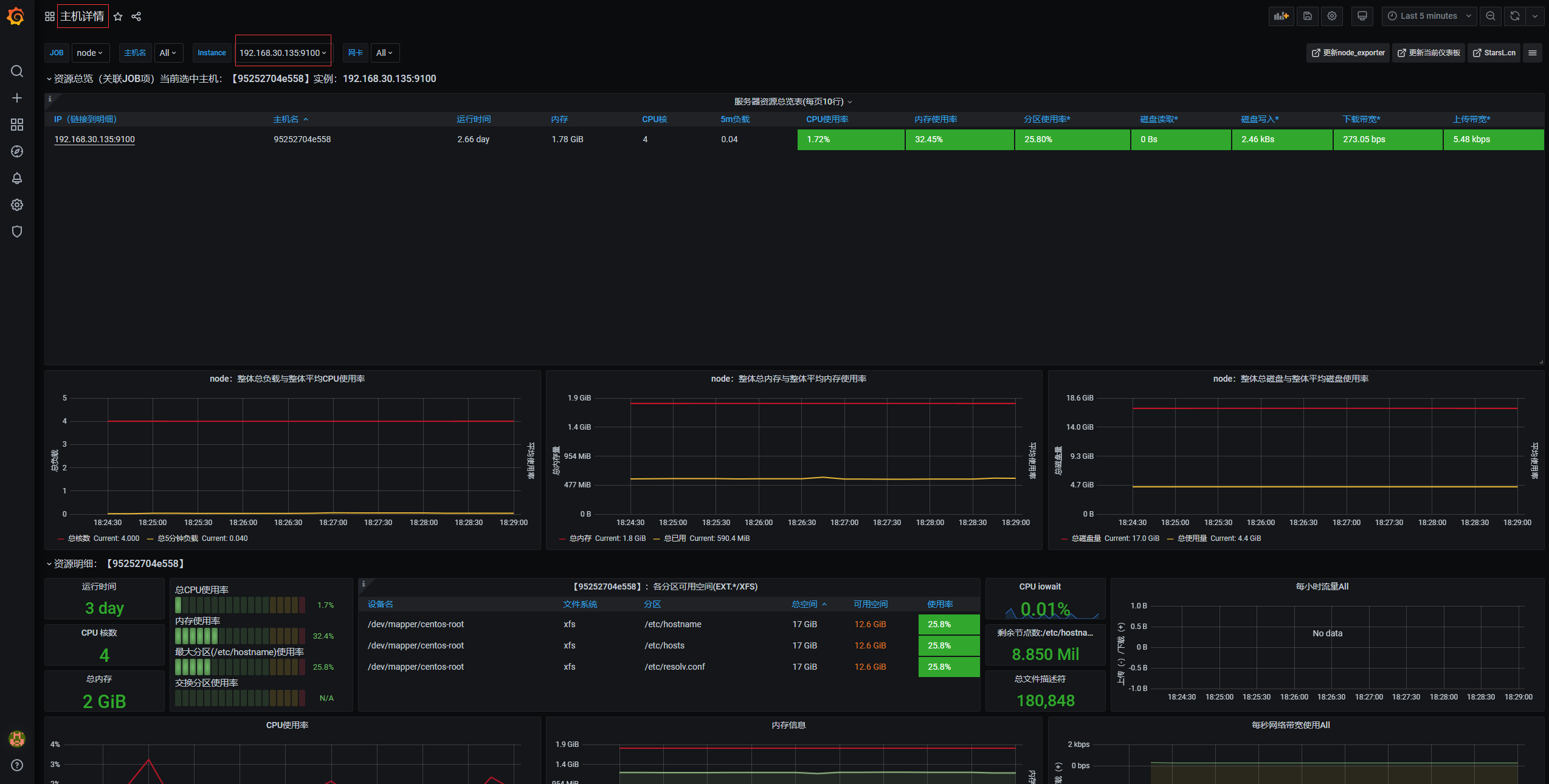
可以看到,prometheus各组件状态正常。
node-exporter
通过docker单独启动node-exporter:
docker pull prom/node-exporter:latest
docker run -d -p 9100:9100 --name node-exporter prom/node-exporter:latest


增加监控主机时,修改prometheus.yml,然后更新prometheus:
docker service update prom_prometheus
测试告警
docker stop node-exporter
docker ps
CONTAINER ID IMAGE COMMAND CREATED STATUS PORTS NAMES
daf3f972ceea timonwong/prometheus-webhook-dingtalk:latest "/bin/prometheus-web…" 17 minutes ago Up 17 minutes 8060/tcp prom_dingtalk.1.76ick5qr2fquysl6noztepypa
bcd8f36c78dc grafana/grafana:latest "/run.sh" 17 minutes ago Up 17 minutes 3000/tcp prom_grafana.1.ybv3yqburoc6olwys0xh2pqlk
160b53a9f51e prom/prometheus:latest "/bin/prometheus --c…" 17 minutes ago Up 17 minutes 9090/tcp prom_prometheus.1.wo8gjnlqlup2nd0ejb88pca85
709ee8176696 prom/alertmanager:latest "/bin/alertmanager -…" 17 minutes ago Up 17 minutes 9093/tcp prom_alertmanager.1.5beu8aeyt1towanyj9wixtggr
收到钉钉和邮件故障告警,


docker start node-exporter
docker ps
CONTAINER ID IMAGE COMMAND CREATED STATUS PORTS NAMES
daf3f972ceea timonwong/prometheus-webhook-dingtalk:latest "/bin/prometheus-web…" 17 minutes ago Up 17 minutes 8060/tcp prom_dingtalk.1.76ick5qr2fquysl6noztepypa
bcd8f36c78dc grafana/grafana:latest "/run.sh" 17 minutes ago Up 17 minutes 3000/tcp prom_grafana.1.ybv3yqburoc6olwys0xh2pqlk
160b53a9f51e prom/prometheus:latest "/bin/prometheus --c…" 17 minutes ago Up 17 minutes 9090/tcp prom_prometheus.1.wo8gjnlqlup2nd0ejb88pca85
709ee8176696 prom/alertmanager:latest "/bin/alertmanager -…" 17 minutes ago Up 17 minutes 9093/tcp prom_alertmanager.1.5beu8aeyt1towanyj9wixtggr
95252704e558 prom/node-exporter:latest "/bin/node_exporter" 24 hours ago Up 7 minutes 0.0.0.0:9100->9100/tcp node-exporter
收到钉钉和邮件恢复告警,


测试宕机完成,告警没有问题。
docker stack部署 prometheus + grafana 完成,整个部署过程在swarm集群中进行。与docker-compose类似,相比传统部署方式要简便很多。
版权声明:本文为miss1181248983原创文章,遵循CC 4.0 BY-SA版权协议,转载请附上原文出处链接和本声明。