监控指标
Kubernetes本身监控
• Node资源利用率
• Node数量
• Pods数量(Node)
• 资源对象状态
Pod监控
• Pod数量(项目)
• 容器资源利用率
• 应用程序


准备一个kubernetes集群,目前只有一个集群。

Kubernetes是在Prometheus之外部署的。
准备就绪

监控K8s集群Pod步骤:
1、K8s RBAC授权
kubectl apply -f rbac.yaml
监控过程

监控kubernetes需要接口授权。直接访问kubernetes接口是不可以的。

授权第一步:
上传kubernetes授权文件到k8s节点:rabc.yaml文件

文件内容
apiVersion: v1
kind: ServiceAccount
metadata:
name: prometheus
namespace: kube-system
---
apiVersion: rbac.authorization.k8s.io/v1beta1
kind: ClusterRole
metadata:
name: prometheus
rules:
- apiGroups:
- ""
resources:
- nodes
- services
- endpoints
- pods
- nodes/proxy
verbs:
- get
- list
- watch
- apiGroups:
- "extensions"
resources:
- ingresses
verbs:
- get
- list
- watch
- apiGroups:
- ""
resources:
- configmaps
- nodes/metrics
verbs:
- get
- nonResourceURLs:
- /metrics
verbs:
- get
---
apiVersion: rbac.authorization.k8s.io/v1beta1
kind: ClusterRoleBinding
metadata:
name: prometheus
roleRef:
apiGroup: rbac.authorization.k8s.io
kind: ClusterRole
name: prometheus
subjects:
- kind: ServiceAccount
name: prometheus
namespace: kube-system
2、获取Token并保存到文件
kubectl get sa prometheus -n kube-system -o yaml
kubectl describe secret prometheus-token-xxx -n kube-system

获取token name

获取token

把token重定向到一个文件(token.k8s):
把token.k8s上传到Prometheus节点上:

Prometheus节点上只保留token值:

3、创建Job和kubeconfig_sd_configs
书写prometheus.yml配置文件,内容如下:
# my global config
global:
scrape_interval: 15s # Set the scrape interval to every 15 seconds. Default is every 1 minute.
evaluation_interval: 15s # Evaluate rules every 15 seconds. The default is every 1 minute.
# scrape_timeout is set to the global default (10s).
# Alertmanager configuration
alerting:
alertmanagers:
- static_configs:
- targets:
# - alertmanager:9093
# Load rules once and periodically evaluate them according to the global 'evaluation_interval'.
rule_files:
# - "first_rules.yml"
# - "second_rules.yml"
# A scrape configuration containing exactly one endpoint to scrape:
# Here it's Prometheus itself.
scrape_configs:
# The job name is added as a label `job=<job_name>` to any timeseries scraped from this config.
- job_name: 'prometheus'
# metrics_path defaults to '/metrics'
# scheme defaults to 'http'.
static_configs:
- targets: ['localhost:9090']
- job_name: kubernetes-nodes-cadvisor
metrics_path: /metrics
scheme: https
kubernetes_sd_configs:
- role: node
# 访问的api地址
api_server: https://192.168.31.61:6443
bearer_token_file: /opt/monitor/prometheus/token.k8s
# 忽略证书的校验
tls_config:
insecure_skip_verify: true
bearer_token_file: /opt/monitor/prometheus/token.k8s
tls_config:
insecure_skip_verify: true
relabel_configs:
# 将标签(.*)作为新标签名,原有值不变
- action: labelmap
regex: __meta_kubernetes_node_label_(.*)
# 修改NodeIP:10250为APIServerIP:6443
- action: replace
regex: (.*)
source_labels: ["__address__"]
target_label: __address__
replacement: 192.168.31.61:6443
# 实际访问指标接口 https://NodeIP:10250/metrics/cadvisor 这个接口只能APISERVER访问,故此重新标记标签使用APISERVER代理访问
- action: replace
source_labels: [__meta_kubernetes_node_name]
target_label: __metrics_path__
regex: (.*)
replacement: /api/v1/nodes/${1}/proxy/metrics/cadvisor
检查配置是否正确:

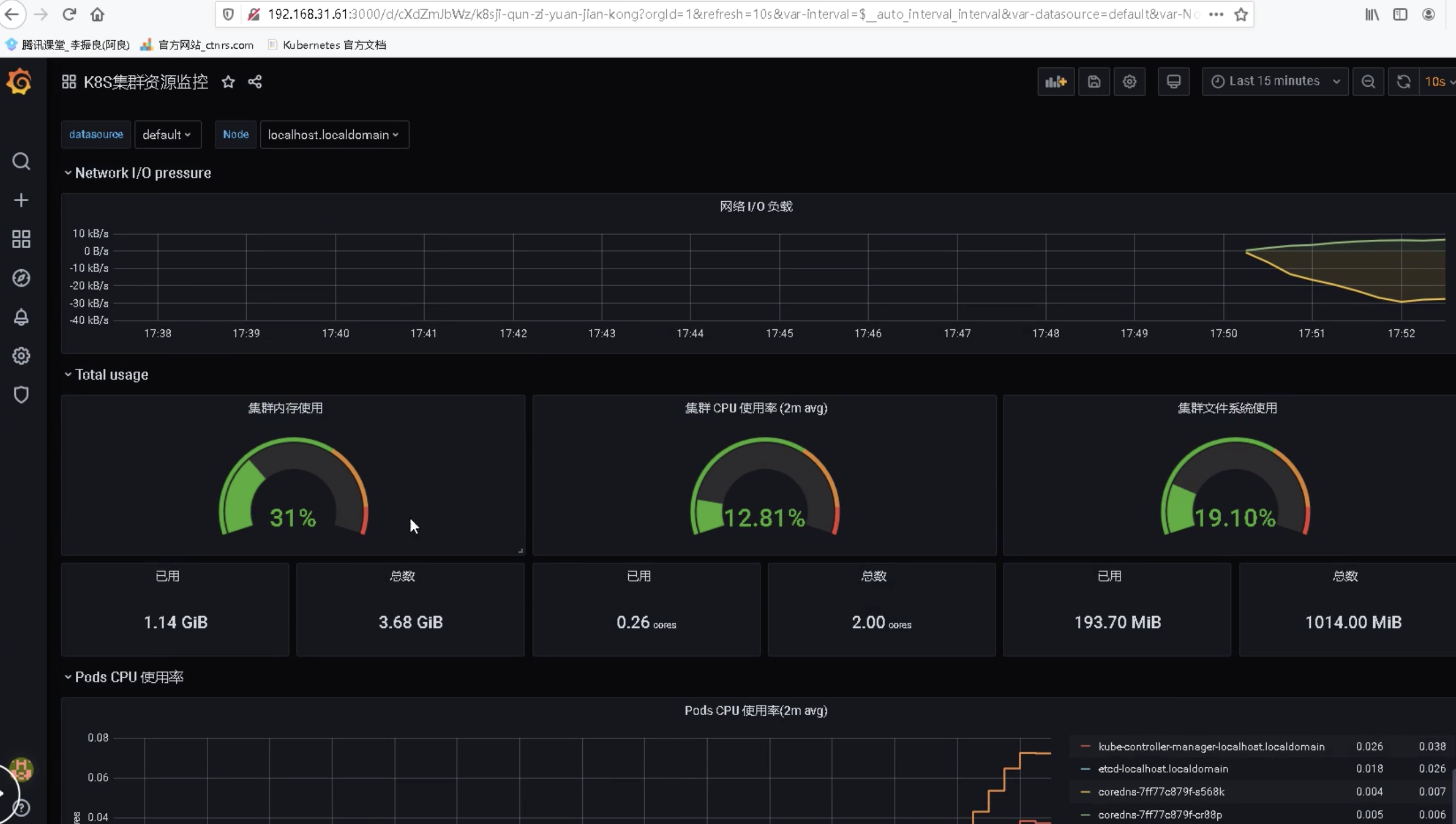
4、Grafana导入仪表盘

监控K8s资源对象状态步骤:
1、部署kube-state-metrics
在prometheus.yml文件中添加如下pod配置:
- job_name: kubernetes-service-endpoints
kubernetes_sd_configs:
- role: endpoints
api_server: https://192.168.31.61:6443
bearer_token_file: /opt/monitor/prometheus/token.k8s
tls_config:
insecure_skip_verify: true
bearer_token_file: /opt/monitor/prometheus/token.k8s
tls_config:
insecure_skip_verify: true
# Service没配置注解prometheus.io/scrape的不采集
relabel_configs:
- action: keep
regex: true
source_labels:
- __meta_kubernetes_service_annotation_prometheus_io_scrape
# 重命名采集目标协议
- action: replace
regex: (https?)
source_labels:
- __meta_kubernetes_service_annotation_prometheus_io_scheme
target_label: __scheme__
# 重命名采集目标指标URL路径
- action: replace
regex: (.+)
source_labels:
- __meta_kubernetes_service_annotation_prometheus_io_path
target_label: __metrics_path__
# 重命名采集目标地址
- action: replace
regex: ([^:]+)(?::\d+)?;(\d+)
replacement: $1:$2
source_labels:
- __address__
- __meta_kubernetes_service_annotation_prometheus_io_port
target_label: __address__
# 将K8s标签(.*)作为新标签名,原有值不变
- action: labelmap
regex: __meta_kubernetes_service_label_(.+)
# 生成命名空间标签
- action: replace
source_labels:
- __meta_kubernetes_namespace
target_label: kubernetes_namespace
# 生成Service名称标签
- action: replace
source_labels:
- __meta_kubernetes_service_name
target_label: kubernetes_service_name
- job_name: kubernetes-pods
kubernetes_sd_configs:
- role: pod
api_server: https://192.168.31.61:6443
bearer_token_file: /opt/monitor/prometheus/token.k8s
tls_config:
insecure_skip_verify: true
bearer_token_file: /opt/monitor/prometheus/token.k8s
tls_config:
insecure_skip_verify: true
# 重命名采集目标协议
relabel_configs:
- action: keep
regex: true
source_labels:
- __meta_kubernetes_pod_annotation_prometheus_io_scrape
# 重命名采集目标指标URL路径
- action: replace
regex: (.+)
source_labels:
- __meta_kubernetes_pod_annotation_prometheus_io_path
target_label: __metrics_path__
# 重命名采集目标地址
- action: replace
regex: ([^:]+)(?::\d+)?;(\d+)
replacement: $1:$2
source_labels:
- __address__
- __meta_kubernetes_pod_annotation_prometheus_io_port
target_label: __address__
# 将K8s标签(.*)作为新标签名,原有值不变
- action: labelmap
regex: __meta_kubernetes_pod_label_(.+)
# 生成命名空间标签
- action: replace
source_labels:
- __meta_kubernetes_namespace
target_label: kubernetes_namespace
# 生成Service名称标签
- action: replace
source_labels:
- __meta_kubernetes_pod_name
target_label: kubernetes_pod_name
配置路由规则让Prometheus可以访问到Kubernetes节点。

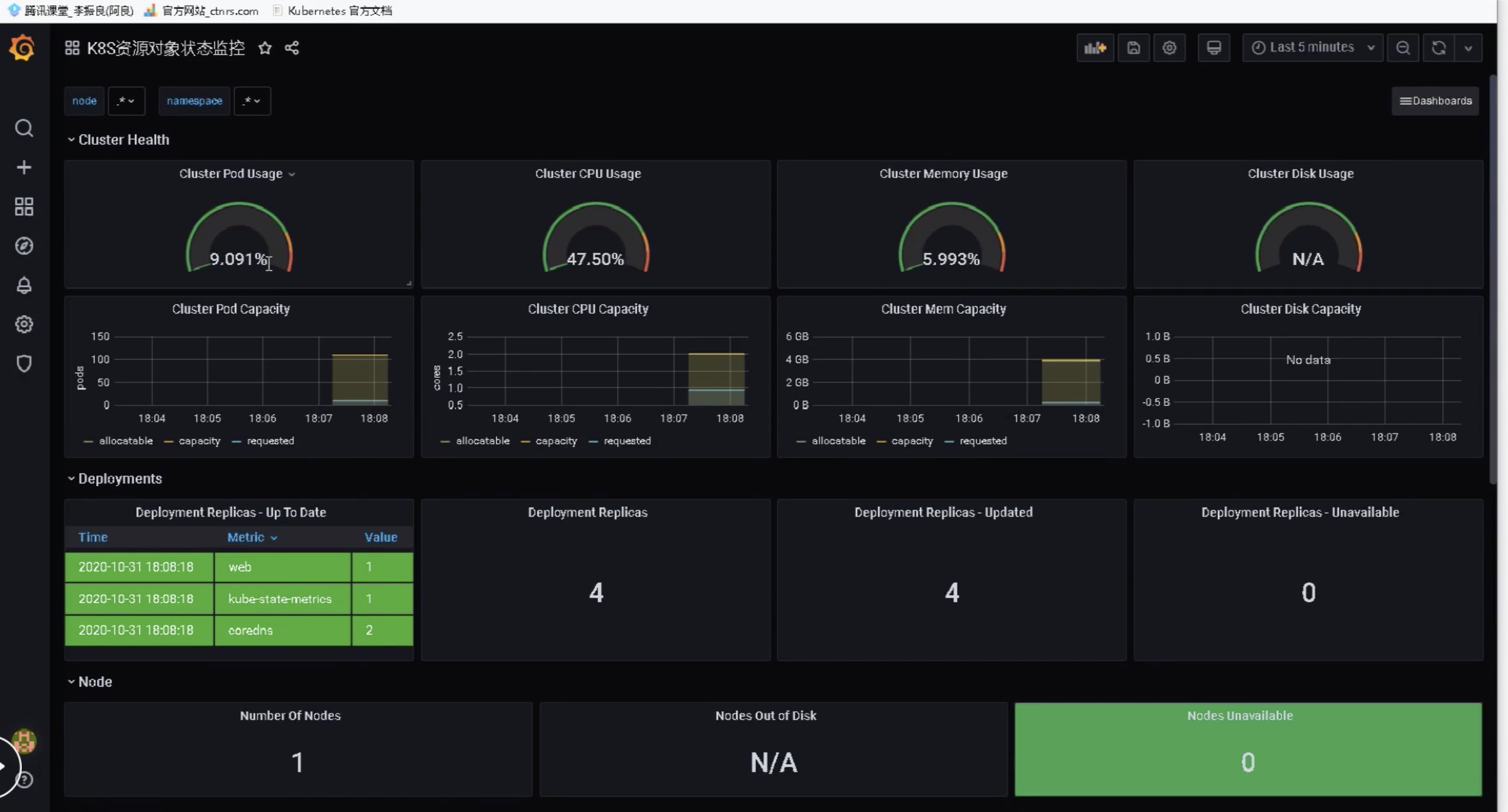
2、Grafana导入仪表盘

版权声明:本文为qq_39595769原创文章,遵循CC 4.0 BY-SA版权协议,转载请附上原文出处链接和本声明。