
本文以常见物联网使用场景为例,介绍了如何利用 EMQ X MQTT 服务器 + InfluxDB + Grafana 构建物联网数据可视化平台,将物联网设备上传的时序数据便捷地展现出来。
在物联网项目中接入平台的设备数据和数据存储方案有以下特点:
- 数据采集的维度、频率、以及设备数量都比较多,采集的数据量比较大,对消息服务器的接入吞吐量、后端数据库的存储空间消耗有很大压力。
- 数据按照采集周期进行上报、传输、存储一般都按照时间序列。
因此在物联网项目中使用时序数据库是比较好的选择。时序数据库 可以带来显著的性能提升,包括更高的容纳率、更快的大规模查询,以及更好的数据压缩率等。数据入库后,往往需要数据可视化平台将数据按照规则统计、展现出来,实现数据的监控、指标统计等业务需求,以便充分发挥数据的价值。
业务场景
假设现有一批设备,每个设备有一个 Client ID,所有设备均通过 MQTT 协议 往 MQTT 服务器 上相应的主题发送数据,主题的设计如下:
devices/{client_id}/messages
每个设备发送的数据格式为 JSON,发送的通过该传感器采集的温度与湿度数据。
{
"temperature": 30,
"humidity" : 20
}
现在需要实时存储数据以便在后续任意时间查看,具体需求如下:
- 每个设备按照每 5 秒钟一次的频率进行数据上报,数据库需存储每条数据;
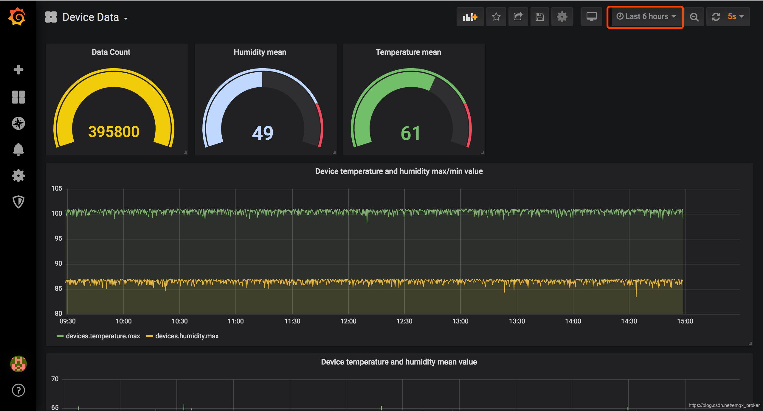
- 通过可视化系统查看 任意时间区间内 的温度/湿度平均值、最大值、最小值,与 所有时间段内 温度/湿度的平均值。
可视化平台最终的展示效果如下图。仪表盘右上角可以选择时间区间、自动刷新时间,此时设备持续发送数据,仪表盘数据值会随之变化,实现了功能比较全面的可视化效果。

方案介绍
目前市面上已有多款物联网消息中间件、时序数据库和数据可视化产品,结合数据的采集上报、联网接入、消息存储与可视化功能来看,EMQ X(高性能物联网 MQTT 消息中间件) + InfluxDB(时序数据库)+ Grafana(美观、强大的可视化监控指标展示工具)组合无疑是最佳的物联网数据可视化集成方案。
方案整体架构如下图所示:

- EMQ X:EMQ X 是基于高并发的 Erlang/OTP 语言平台开发,支持百万级连接和分布式集群架构,发布订阅模式的开源 MQTT 消息服务器。EMQ X 内置了大量开箱即用的功能,其企业版 EMQ X Enterprise 支持通过规则引擎或消息持久化插件将设备消息高性能地存储到 InfluxDB,开源用户需自行处理消息存储环节。
- InfluxDB:InfluxDB 是一个由 InfluxData 开源的时序型数据库。它由 Go 写成,着力于高性能地查询与存储时序型数据。InfluxDB 被广泛应用于存储系统的监控数据,IoT 行业的实时数据等场景。
- Grafana: Grafana 是一个跨平台、开源的度量分析和可视化工具,可以通过灵活的配置查询采集到的数据并进行可视化展示。它可以快速灵活的创建客户端图表,官方库中具有丰富的仪表盘插件,比如热图、折线图、图表等多种展示方式。支持 Graphite,InfluxDB,OpenTSDB,Prometheus,Elasticsearch,CloudWatch 和 KairosDB 等数据源。可以创建自定义告警规则并通知到其他消息处理服务或组件中。
实现步骤
本文所用各个组件均有 Docker 镜像,除 EMQ X 需要使用下载安装外(方便修改部分配置),InfluxDB 与 Grafana 均使用 Docker 搭建,详细的安装步骤本文不再赘述。
三大部件的官网均有不同操作系统的安装包资源与教程:
EMQ X 安装
安装
访问 EMQ X 下载 页面下载适合您操作系统的安装包,由于数据持久化是企业功能,您需要下载 EMQ X 企业版(可以申请 License 试用)。 写本文的时候 EMQ X 企业版最新版本为 v3.4.5,本教程需要使用该版本及以上版本,下载后的启动步骤如下 :
## 解压下载好的安装包
unzip emqx-ee-macosx-v3.4.4.zip
cd emqx
## 将 License 文件复制到 EMQ X 指定目录 etc/, License 需自行申请试用或通过购买授权获取
cp ../emqx.lic ./etc
## 以 console 模式启动 EMQ X
./bin/emqx console
修改配置
本文中需要用到的配置文件如下:
License 文件,EMQ X 企业版 License 文件,使用可用的 License 覆盖:
etc/emqx.licEMQ X InfluxDB 消息存储插件配置文件,用于配置 InfluxDB 连接信息、选取入库 Topic:
etc/plugins/emqx_backend_influxdb.conf根据部署实际情况填写插件配置信息如下:
backend.influxdb.pool1.server = 127.0.0.1:8089 backend.influxdb.pool1.pool_size = 5 ## Whether or not set timestamp when encoding InfluxDB line backend.influxdb.pool1.set_timestamp = true ## Store Publish Message ## 由于业务仅需 devices/{client_id}/messages 主题,此处修改默认配置的主题过滤器 backend.influxdb.hook.message.publish.1 = {"topic": "devices/+/messages", "action": {"function": "on_message_publish"}, "pool": "pool1"}EMQ X InfluxDB 消息存储插件消息模板文件,用于定义消息解析入库模板:
## 模板文件 data/templates/emqx_backend_influxdb_example.tmpl ## 重命名修改为 data/templates/emqx_backend_influxdb.tmpl由于 MQTT Message 无法直接写入 InfluxDB, EMQ X 提供了 emqx_backend_influxdb.tmpl 模板文件将 MQTT Message 转换为可写入 InfluxDB 的 DataPoint:
{ "devices/+/messages": { "measurement": "devices", "tags": { "client_id": "$client_id" }, "fields": { "temperature": ["$payload", "temperature"], "humidity": ["$payload", "humidity"] }, "timestamp": "$timestamp" } }关于 EMQ X InfluxDB 使用详细教程见 [ InfluxDB 数据存储](
InfluxDB 安装
通过 Docker 进行安装,映射数据文件夹与 8089 udp 端口与 8086 端口(Grafana 使用):
EMQ X 仅支持 InfluxDB UDP 通道,需要 influx_udp 插件支持,且数据库名称指定为 db
## 使用 influx_udp 插件
git clone https://github.com/palkan/influx_udp.git
## 进入插件目录
cd influx_udp
## 通过插件配置创建并启动容器
docker run --name=influxdb --rm -d -p 8086:8086 -p 8089:8089/udp \
-v ${PWD}/files/influxdb.conf:/etc/influxdb/influxdb.conf \
-e INFLUXDB_DB=db \
influxdb:latest
## 启动后检查容器运行状态
docker ps -a
至此,可以重启 EMQ X 并启动插件以应用以上配置:
./bin/emqx stop
./bin/emqx start
## 或使用 console 模式可以看到更多信息
./bin/emqx console
## 启动插件
./bin/emqx_ctl plugins load emqx_backend_influxdb
## 启动成功后会有以下提示
Plugin emqx_backend_influxdb loaded successfully.
Grafana 安装
使用以下命令通过 Docker 安装并启动 Grafana:
docker run -d --name=grafana -p 3000:3000 grafana/grafana
启动成功后浏览器访问 http://127.0.0.1:3000 访问 Grafana 可视化面板,使用 admin admin 默认用户名密码完成初次登录,登录后按照提示修改密码使用新密码登录进入主界面:

写入模拟数据
进行可视化配置之前需要写入模拟数据,方便配置过程中进行效果预览。
以下脚本模拟完成了 100 个设备在过去 12 小时内、每隔 5 秒钟上报一条模拟温湿度数据并发送到 EMQ X 的场景,读者安装 Node.js 平台后可以通过以下命令启动:
npm install mqtt mockjs --save
node mock.js
模拟脚本执行完毕后,数据将写入 InfluxDB db 数据库中,通过以下命令进入 InfluxDB 容器并查看数据:
## 进入 docker 容器
docker exec -it influxdb bash
## 进入 influxdb 命令行
root@581bde65650d:/# influx
## 切换到 db 数据库
use db;
## 查询数据
select * from devices limit 1;
## 查询结果
name: devices
time client_id humidity temperature
---- --------- -------- -----------
1574578725608000000 mock_client_1 54.33 98.5
附:模拟脚本如下:
// Node.js
// mock.js
const mqtt = require('mqtt')
const Mock = require('mockjs')
class MockData {
constructor(clientNum = 20) {
this.EMQX_SERVER = 'mqtt://localhost:1883'
this.clientNum = clientNum
this.clients = {}
this.startMock()
}
async startMock() {
const now = Date.now()
// last 12h every 5s
for (let ts = now - 12 * 3600 * 1000; ts <= now; ts += 5 * 1000) {
for (let i = 0; i < this.clientNum; i++) {
const clientId = `mock_client_${i}`
const client = this.clients[clientId] || await this.createClient(clientId)
this.clients[clientId] = client
const mockData = this.getMockData()
client.publish(`devices/${clientId}/messages`, JSON.stringify(mockData))
console.log(`${clientId} send temperature ${mockData.temperature} humidity ${mockData.humidity}`)
}
}
}
/**
* Init a virtual mqtt client
* @param {string} clientId ClientID
*/
createClient(clientId) {
return new Promise((resolve, reject) => {
const client = mqtt.connect(this.EMQX_SERVER, {
clientId,
})
client.on('connect', () => {
console.log('client s% connected', clientId)
resolve(client)
})
client.on('error', (e) => {
reject(e)
})
})
}
/**
* Generate mock data
*/
getMockData() {
return {
temperature: parseFloat(Mock.Random.float(22, 100).toFixed(2)),
humidity: parseFloat(Mock.Random.float(12, 86).toFixed(2)),
}
}
}
// startup
new MockData(100)
可视化配置
组件安装完成,模拟数据写入成功后,按照 Grafana 可视化界面的操作指引,完成业务所需数据可视化配置。
添加数据源(Add data source)
添加数据源,即显示的数据源信息。选取 InfluxDB 类型数据源,输入连接参数进行配置,默认情况下,关键配置信息如下:
- URL:填写 InfluxDB 连接地址,由于我们使用 Docker 安装,Grafana 由于 InfluxDB 容器网络不互通,此处可以输入当前服务器内网/局域网地址而非
127.0.0.1或localhost; - Auth:InfluxDB 默认启动无认证方式,根据实际情况填写;
- Database:填写
db,为 EMQ X 默认写入数据库名。
添加仪表盘
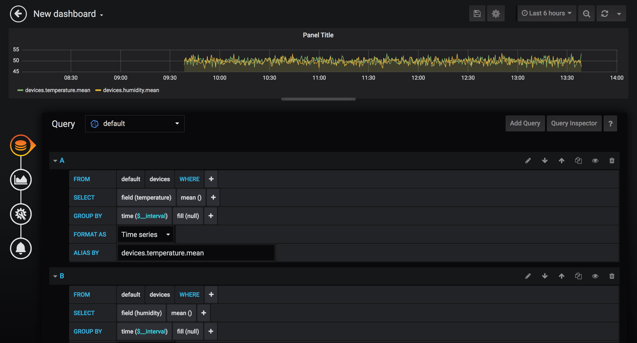
添加好数据源后,添加需要显示的数据仪表盘信息。仪表盘为多个可视化面板的集合,点击 New Dashboard 后,选择 Add Query 通过查询来添加数据面板:

创建面板需要四个步骤,分别是 Queries(查询)、Visualization(可视化)、General(图表配置)、Alert(告警),下面按照业务需求完成创建。
温、湿度平均值面板
使用 Grafana 的可视化查询构建工具,查询出所有设备的平均值:
- FROM:选取数据的
measurement,按照emqx_backend_influxdb.tmpl文件配置,此处measurement为devices; - SELECT:选取、计算的字段,此处两个查询需要使用 Aggregation 功能处理,分别选择
temperaturemean和humiditymean,查询并计算温度、湿度字段的平均值; - GROUP BY:默认使用时间区间聚合。
time($__interval)函数表示取$__interval时间区间内的数据,如time(5s)表示从每5秒时间区间原始数据内取出值来进行计算(SELECT 中的计算)fill参数表示没有值时候的默认值,为null的时候该数据点不会在图表显示出来;tag可选,按照指定 tag 进行显示。
- ALIAS BY:该查询的别名,方便可视化查看。
Visualization 默认不做更改,General 里面修改面板名称为 Device temperature and humidity mean value,如果需要对业务进行监控告警,可以在 Alert 里编排告警规则,此处仅做可视化展示,不使用此功能。

完成创建后,点击左上角返回按钮,该 Dashboard 里成功添加一个数据面板。点击顶部导航栏保存图标,输入 Dashboard 名称完成 Dashboard 的创建。

温、湿度最大、最小值面板
继续点击 Dashboard 的 Add panel 按钮,添加温度最大值、最小值图表。操作步骤同添加平均值,仅对查询中 SELECT 统计方法字段做出调整,调整为 Selectors 功能中的 max 和 min 方法。
温、湿度总平均值、数据条数面板
继续点击 Dashboard 的 Add panel 按钮,添加温、湿度总平均值,数据条数面板。操作步骤近似上面两个步骤,分别使用 count 和 mean 方法对指定字段操作,取消 GROUP BY 字段即可完成查询。Visualization 配置中选择图表类型为 Gauge(仪表) 即可。
保存仪表盘,拖拽调整每个数据面板大小、位置,最终得到一个视觉效果较好的数据仪表盘。最终报表完成后,呈现的就是文章开头展示的效果。
总结
至此我们完成了 EMQ X + InfluxDB + Grafana 物联网数据可视化平台的搭建。通过本文,读者可以了解到利用 EMQ X 丰富的拓展能力在数据可视化解决方案里可以非常快速、灵活地开发出基于 InfluxDB + Grafana 的可视化系统,实现海量数据存储、计算分析与展现。深入学习掌握 Grafana 的其他功能后,用户可以定制出更完善的数据可视化乃至监控告警系统。
版权声明: 本文为 EMQ 原创,转载请注明出处。