一、认识Prometheus
Prometheus是一款开源的、自带时序数据库的监控告警系统。目前,Prometheus已经成为Kubernetes集群中监控告警系统的标配。Prometheus的架构如下图所示:
Prometheus通过规则对Kubernetes集群中的数据源做服务发现(Service Dicovery),再从数据源中抓取数据,保存在它的时序数据库TSDB中,再根据配置的告警规则,将数据推送给AlterManager服务,做告警信息的推送。同时,Prometheus中也暴露了HTTP指标查询接口,通过PromQL(一种特定的查询语法)可以将收集的数据查询并展示出来。
从上图中可以看出,Prometheus主要从两种数据源抓取指标:PushGateway和Exporters。PushGateway指的是服务将指标数据主动推给PushGateway服务,Prometheus再异步从PushGateway服务中抓取。而Exports则主动暴露了HTTP服务接口,Prometheus定时从接口中抓取指标。
在Istio中,各个组件是通过暴露HTTP接口的方式让Prometheus定时抓取的(采用了Exporters的方式)。在Kubernetes集群中,Istio安装完成后,会在istio-system的命名空间中部署Prometheus,并将Istio组件的各相关指标的数据源默认配置在Prometheus中。
二、启动Prometheus
1)通过istioctl启动Prometheus
➜ ~ istioctl dashboard prometheus
http://localhost:9090

Endpoint:抓取指标的地址
State:该指标接口能否正常提供数据(UP代表正常,DOWN代表指标服务异常)
Labels:该指标所带的标签,用于标识指标
Last Scrape:Prometheus最后一次从数据源中抓取指标的时间到当前的时间间隔
Scrape Duration:Prometheus调该接口抓取指标的耗时
Error:获取数据源信息失败的原因
2)查看Istio相关指标



三、认识Grafana
Grafana是一款开源的指标数据可视化工具,有着功能齐全的度量仪表盘、图表等等时序数据展示面板,支持Zabbix、InfluentDB、Prometheus、Elasticsearch、MySQL等数据源的指标展示。
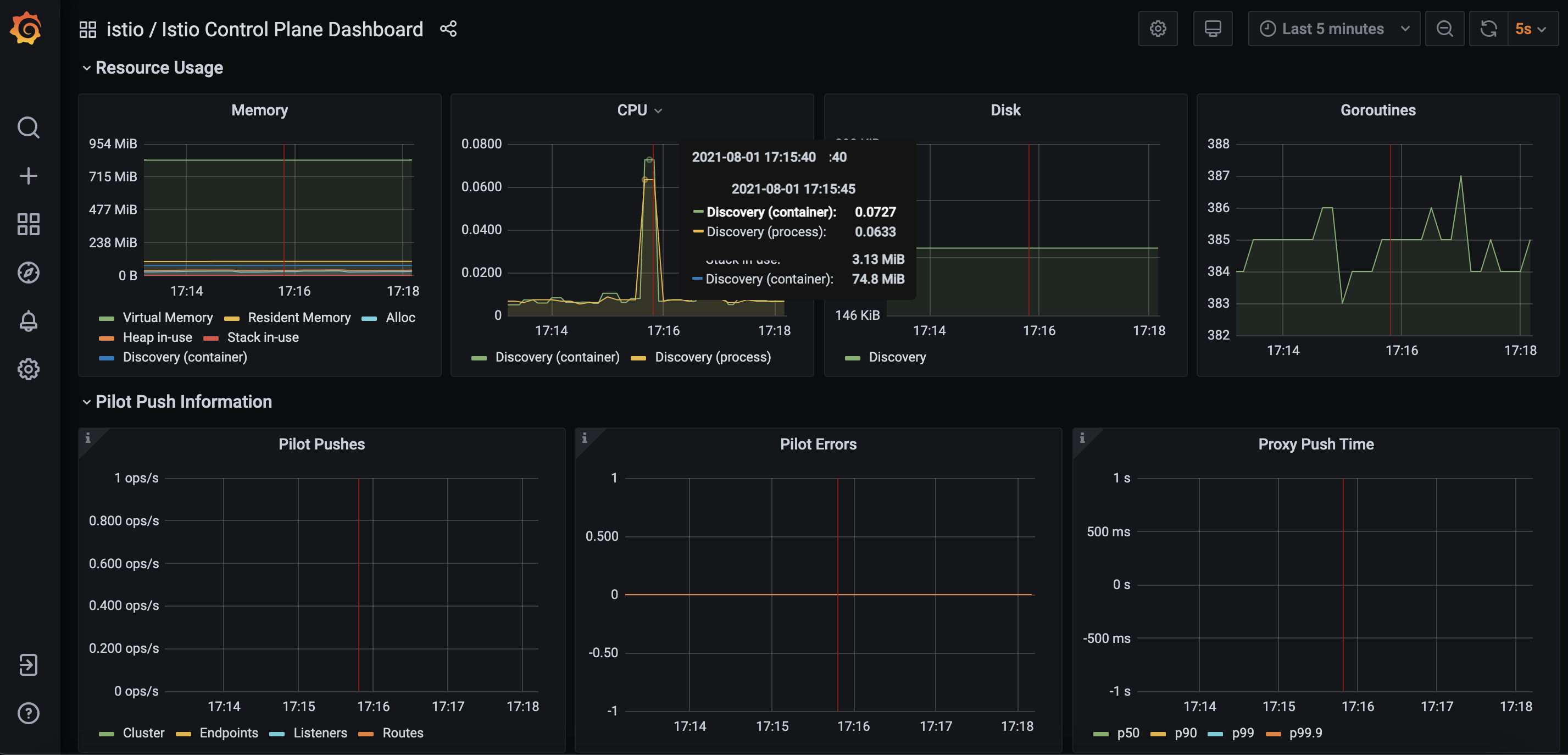
在Istio中,也引入了Grafana这样一款提供了将时间序列数据库(TSDB)数据转换为精美的图形和可视化面板的工具。Grafana让用户能够更直观地观测到集群中各项数据指标的变化趋势(网络流量变化、组件资源使用情况等),是Istio实现可观测行最重要的组件之一。在Istio安装时,可以通过配置将Grafana服务默认安装在Istio-system命名空间下,Istio安装完成后,默认配置了Istio中的Prometheus作为数据源,定时地从Prometheus中采集Istio各组件的指标数据,进行可视化展示。
四、运行Grafana
1)运行Grafana
➜ ~ istioctl dashboard grafana
http://localhost:3000

2)查看控制平面数据


3)查看流量相关数据

4)查看Service相关数据

