应用监控大屏
系统应用的监控、在线率、响应时间、智能运维服务链、提高办公应用与的情况基本信息了解。
监控大屏主要运用数据可视化技术,对采集平台进行监控,定时刷新平台运行数据
统计平台近期,每天采集到的数据量,以此来判断平台在一段时间内的健康状况和负载情况。
但数据本身是冰冷的数字,它很难直接告诉我们哪些数据是有价值的信息。只有通过合适的可视化工具来进行数据的展示表达,才可以使传递给使用者的感受更加直观,也更容易获得其中价值。
数据大屏就是一种非常有效的数据可视化工具,它可以将业务的关键指标以可视化的方式展示到一块或多块LED大屏上,不仅可以让业务人员快速、直接地从繁杂的业务数据中找到重要数据,还可以对决策人员起到辅助作用。

其中应用监控大屏中包含的智能运维服务链
智能自动化是实现运维服务化的重要支撑点,通过对运维场景进行定义,运维执行活动编排,使用自动化技术自动调度和执行,以提升运维效率和准确性。
而我们所支撑业务规模仍在不断增长,越来越多的运维场景和问题无法用传统方法来解决,而运维效率也难以继续支撑业务规模的快速扩张,所以我们更加关注怎么样解放运维自身的效率,以及解决传统运维方法(人工、自动化)所解决不了的问题。
智能化运维的定义
将人的知识和运维经验与大数据、机器学习技术相结合,开发成一系列的智能策略,融入到运维系统中。用这样的智能运维系统去完成运维任务。关键点:数据、策略、执行
网页响应时间折线图表。
每个时间点上网页响应的数据

网页下载速度折线图表。
每个时间点上网页下载速度的数据


点击
进入监控页面
查看需要监控内容基本信息
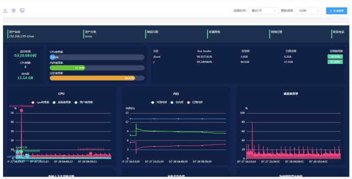
监控内容包括:资产名称、资产分类、维保日期、所属网格、网格经理、联系电话、基本信息、访问地址、响应时间、下载速度、在线率是否正常;
IP:cup使用率/网格、内存使用率/丢包率(丢包率(Loss Tolerance或packet loss rate)是指测试中所丢失数据包数量占所发送数据包的比率,通常在吞吐量范围内测试。丢包率与数据包长度以及包发送频率相关。通常,千兆网卡在流量大于200Mbps时,丢包率小于万分之五;百兆网卡在流量大于60Mbps时,丢包率小于万分之一)、分区使用率/响应时长
状态/状态码

点击IP

查看:cup、内存、磁盘使用率、每秒上下文切换次数、系统平均负载、每秒网格宽带使用率、磁盘读写速率、每一秒I/O读写耗时的折线统计图,更加具体展示数据变化。

