毕设经验分享 计算机毕业设计Python+Vue.js+Flask+Scrapy电影大数据分析 电影推荐系统 电影爬虫可视化 电影数据分析 大数据毕业设计

开发技术

协同过滤算法、机器学习、vue.js、echarts、Flask、Python、MySQL

创新点

协同过滤推荐算法、爬虫、数据可视化

补充说明

两种Python协同过滤推荐算法集成 (ItemCF推荐算法 和 UserCF 推荐算法) 2.专业美工整体设计的细腻的酷黑主题,前后端分离一体化系统(爬虫→MySQL→Flask→Vue);
实现影片库搜索,多种Echarts图形分析、jieba分析;
完全移动端自适应,自动可以适配H5移动端;
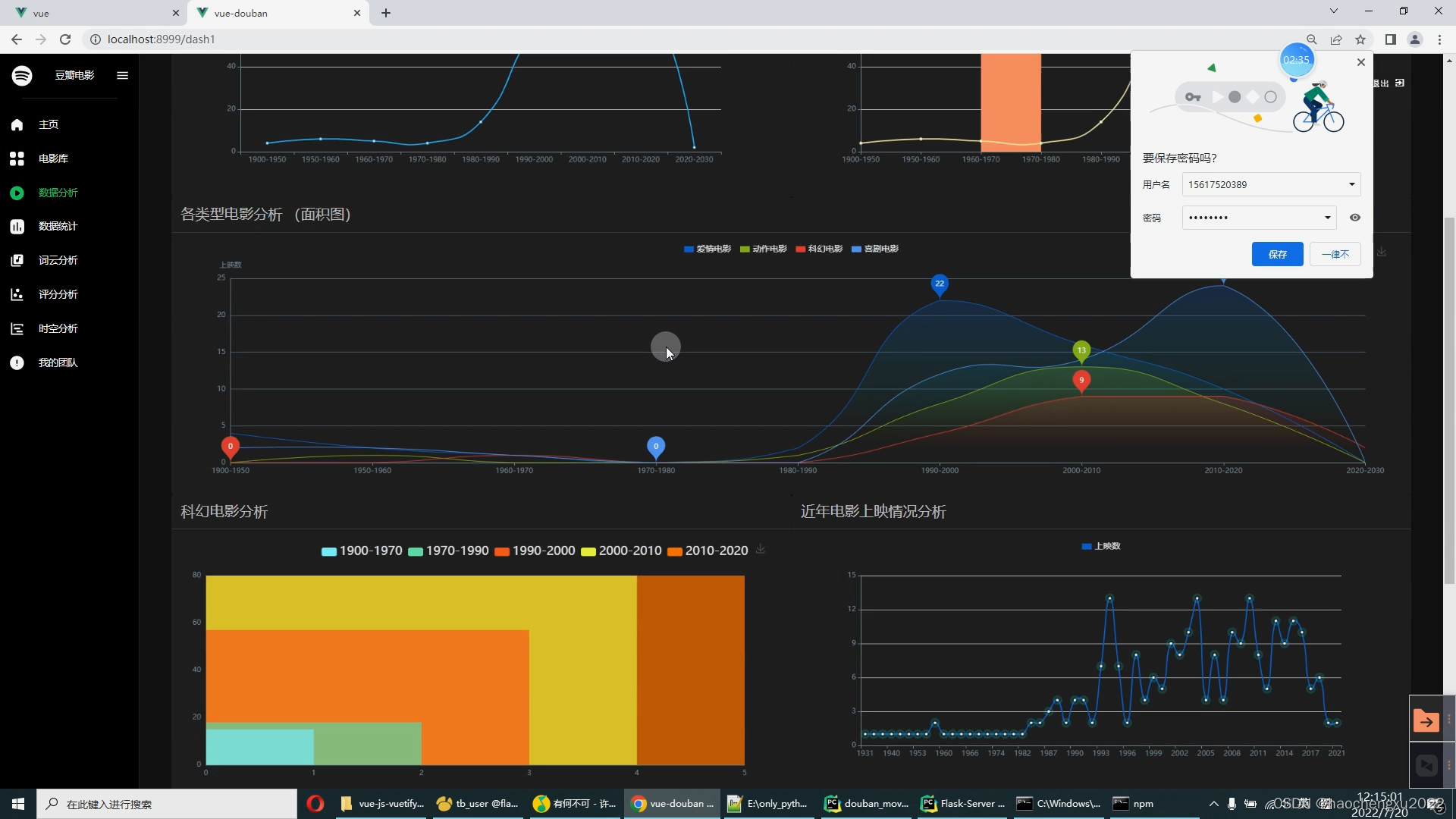
实现的分析图:交互式时间轴、世界地图、词云、散点图、多种折线图、面积图、大数据图、动画柱状图、饼图、水滴图等。

运行截图

在这里插入图片描述
在这里插入图片描述
在这里插入图片描述
在这里插入图片描述
在这里插入图片描述
在这里插入图片描述
在这里插入图片描述
在这里插入图片描述
在这里插入图片描述
在这里插入图片描述
在这里插入图片描述
在这里插入图片描述