如果项目非常大,用微服务开发的话,那么就会有很多的微服务,而注册中心只是帮我们调配微服务,那么这麽多的微服务就需要监控,从监控中获取数据或者看看那台微服务宕机了,大大提高运维效率。
那么现在进行步骤演示
1.先创建一个微服务项目demo

随便写一个controller层的消费者
2.然后在linux的系统上安装Prometheus和Grafana,具体安装步骤上网查询,非常简单
需要在Prometheus的配置文件配置上微服务的信息,在prometheus.yml配置

想要查看微服务的数据的话,就需要该微服务的ip和端口。
然后加上两个包

在启动类添加
//prometheus+grafana+springboot2监控集成配置
commonTags第二个参数是该微服务的项目名
再开放所有的端点信息
application配置文件添加这两句
第一句是开放所有的端点信息数据,第二个显示详细的health端点信息

3.启动Prometheus 和Grafana
查看targets能否监听到该微服务的信息
有就代表Prometheus搭建配置成功
再去Grafana添加仪表盘
安装Grafana
下载地址点击这里:https://grafana.com/grafana/download
解压后运行bin目录下的 grafana-server.exe 启动,游览器访问http://localhost:3000即可看到登录页面,默认账号密码是admin/admin。现在开始创建自己的可视化监控面板。
可通过conf文件夹下的配置文件,修改运行端口等
1.设置数据源

2.创建一个Dashboard,也有一些做好的Dashboard,输入对应的编号就行


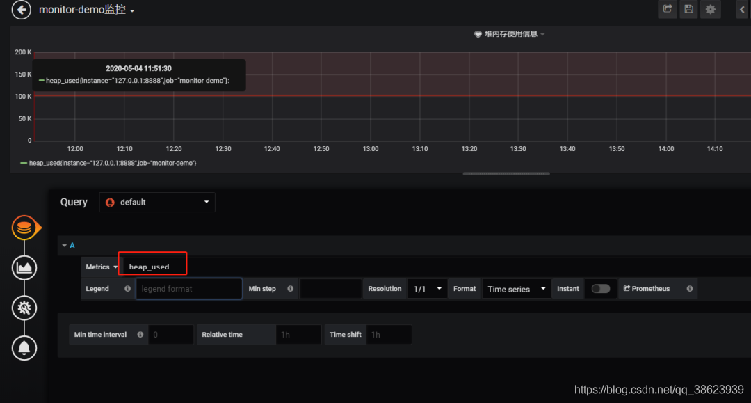
填写采集的指标点

必须是可以在 Prometheus看到的

4.选择图表样式

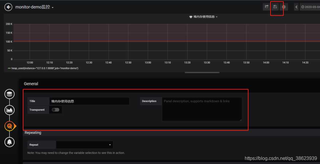
5. 填写标题描述

然后保存
二、添加邮件报警
在实际项目中当监控的某的个指标超过阈值(比如CPU使用率过高),希望监控系统自动通过短信、钉钉和邮件等方式报警及时通知运维人员,Grafana就支持该功能。
第一步: 点击[Alerting]——>[Notification channels]添加通知通道


这里的Type有很多选项,包括webhook、钉钉等,这里以邮件为例。
第二步: 邮箱配置
Grafana默认使用conf目录下defaults.ini作为配置文件运行,根据官方的建议我们不要更改defaults.ini而是在同级目录下新建一个配置文件custom.ini。
以腾讯企业邮箱为例,配置如下:
#################################### SMTP / Emailing #####################
[smtp]
enabled = true
host = smtp.exmail.qq.com:465
user = xxxx@ininin.com
# If the password contains # or ; you have to wrap it with triple quotes. Ex """#password;"""
password = XXX
cert_file =
key_file =
skip_verify = true
from_address = xxxx@ininin.com
from_name = Grafana
ehlo_identity = ininin.com然后需要重启Grafana,命令grafana-server.exe -config=D:\grafana-6.3.3\conf\custom.ini
第三步: 为指标添加alert
配置预警规则

配置通知方式和信息

Evaluate every
表示检测评率,这里为了测试效果,改为1秒
For
如果警报规则配置了For,并且查询违反了配置的阈值,那么它将首先从OK变为Pending。从OK到Pending Grafana不会发送任何通知。一旦警报规则的触发时间超过持续时间,它将更改为Alerting并发送警报通知。
Conditions
when 表示什么时间,of 表示条件,is above 表示触发值, 同时,设置了is above后会有一条红线。
If no data or all values are null
如果没有数据或所有值都为空,这里选择触发报警
If execution error or timeout
如果执行错误或超时,这里选择触发报警
注意: 下一次触发,比如10秒后,它不会再次触发,防止报警风暴产生!
第四步: 测试
请求 http://localhost:8848/heap/test 接口后,内存升高大于设置的阈值,然后就收到报警邮件。
这里图片没有显示出来,搞不懂为什么。这套监控功能还是挺强大的,就是 Prometheus 的表达式有点多。
附上几个链接:
Prometheus官方文档:
https://prometheus.io/docs/introduction/first_steps/Grafana
官方文档:
https://grafana.com/docs/grafana/latest/
代码地址:
https://github.com/2YSP/monitor-demo
原文链接:
https://cnblogs.com/2YSP/p/12827487.html