需求:由于nginx日志一般都会做日志切割,所以需要对多个文件进行日志分析
1、 把所有的日志放到一个文件夹,如20171019-20171020
2、 将文件夹打包
tar -czvf 20171019-20171020.tar.gz 20171019-20171020
3、 通过zcat将文件写入到一个log文件
zcat 20171019-20171020.tar.gz>/srv/goaccess/logs/nginx_access.log
5、运行goaccess命令时,通过-f指定这个文件
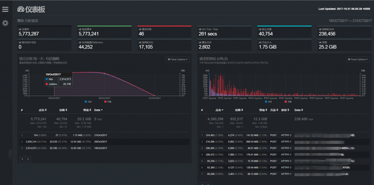
进行了汉化之后的,效果图如下:

注:进行汉化时,由于goaccess去分析日志生成html时,也是需要时间的,此时需要通过shell去监听文件是否生成,生成了,才采用sed命令进行汉化