目录
一、部署Prometheus(192.168.109.18)
2.1 上传 prometheus-2.37.0.linux-amd64.tar.gz 到 /opt 目录中,并解压
1.1 上传 node_exporter-1.3.1.linux-amd64.tar.gz 到 /opt 目录中,并解压

一、部署Prometheus(192.168.109.18)
1、环境准备工作
| 服务器类型 | IP地址 | 组件 |
|---|---|---|
| Prometheus服务器 | 192.168.109.18 | Prometheus、node_exporter |
| grafana服务器 | 192.168.109.19 | Grafana |
| agent服务器 | 192.168.109.20 | node_exporter |
2、普罗米修斯的部署
prometheus下载地址:
https://prometheus.io/download/2.1 上传 prometheus-2.37.0.linux-amd64.tar.gz 到 /opt 目录中,并解压
[root@prometheus ~]# cd /opt
[root@prometheus opt]# ls
cni containerd rh
[root@prometheus opt]# rz -E
rz waiting to receive.
[root@prometheus opt]# ls
cni containerd prometheus-2.37.0.linux-amd64.tar.gz rh
[root@prometheus opt]# tar xf prometheus-2.37.0.linux-amd64.tar.gz
[root@prometheus opt]# mv prometheus-2.37.0.linux-amd64 /usr/local/prometheus
[root@prometheus opt]# cd /usr/local/prometheus
[root@prometheus prometheus]# ls
console_libraries consoles LICENSE NOTICE prometheus prometheus.yml promtool

2.2 修改配置文件
cat /usr/local/prometheus/prometheus.yml | grep -v "^#"
global: #用于prometheus的全局配置,比如采集间隔,抓取超时时间等
scrape_interval: 15s #采集目标主机监控数据的时间间隔,默认为1m
evaluation_interval: 15s #触发告警生成alert的时间间隔,默认是1m
# scrape_timeout is set to the global default (10s).
scrape_timeout: 10s #数据采集超时时间,默认10s
alerting: #用于alertmanager实例的配置,支持静态配置和动态服务发现的机制
alertmanagers:
- static_configs:
- targets:
# - alertmanager:9093
rule_files: #用于加载告警规则相关的文件路径的配置,可以使用文件名通配机制
# - "first_rules.yml"
# - "second_rules.yml"
scrape_configs: #用于采集时序数据源的配置
# The job name is added as a label `job=<job_name>` to any timeseries scraped from this config.
- job_name: "prometheus" #每个被监控实例的集合用job_name命名,支持静态配置(static_configs)和动态服务发现的机制(*_sd_configs)
# metrics_path defaults to '/metrics'
# scheme defaults to 'http'.
static_configs: #静态目标配置,固定从某个target拉取数据
- targets: ["localhost:9090"]

2.3 配置系统启动文件,设置开机自启
[root@prometheus prometheus]# vim /usr/lib/systemd/system/prometheus.service
[Unit]
Description=Prometheus Server
Documentation=https://prometheus.io
After=network.target
[Service]
Type=simple
ExecStart=/usr/local/prometheus/prometheus \
--config.file=/usr/local/prometheus/prometheus.yml \
--storage.tsdb.path=/usr/local/prometheus/data/ \
--storage.tsdb.retention=15d \
--web.enable-lifecycle
ExecReload=/bin/kill -HUP $MAINPID
Restart=on-failure
[Install]
WantedBy=multi-user.target

2.4 开启prometheus,并访问网页验证
systemctl start prometheus
systemctl enable prometheus
netstat -natp | grep :9090
浏览器访问:http://192.168.109.18:9090 ,访问到 Prometheus 的 Web UI 界面
点击页面的 Status -> Targets,如看到 Target 状态都为 UP,说明 Prometheus 能正常采集到数据
http://192.168.109.18:9090/metrics ,可以看到 Prometheus 采集到自己的指标数据

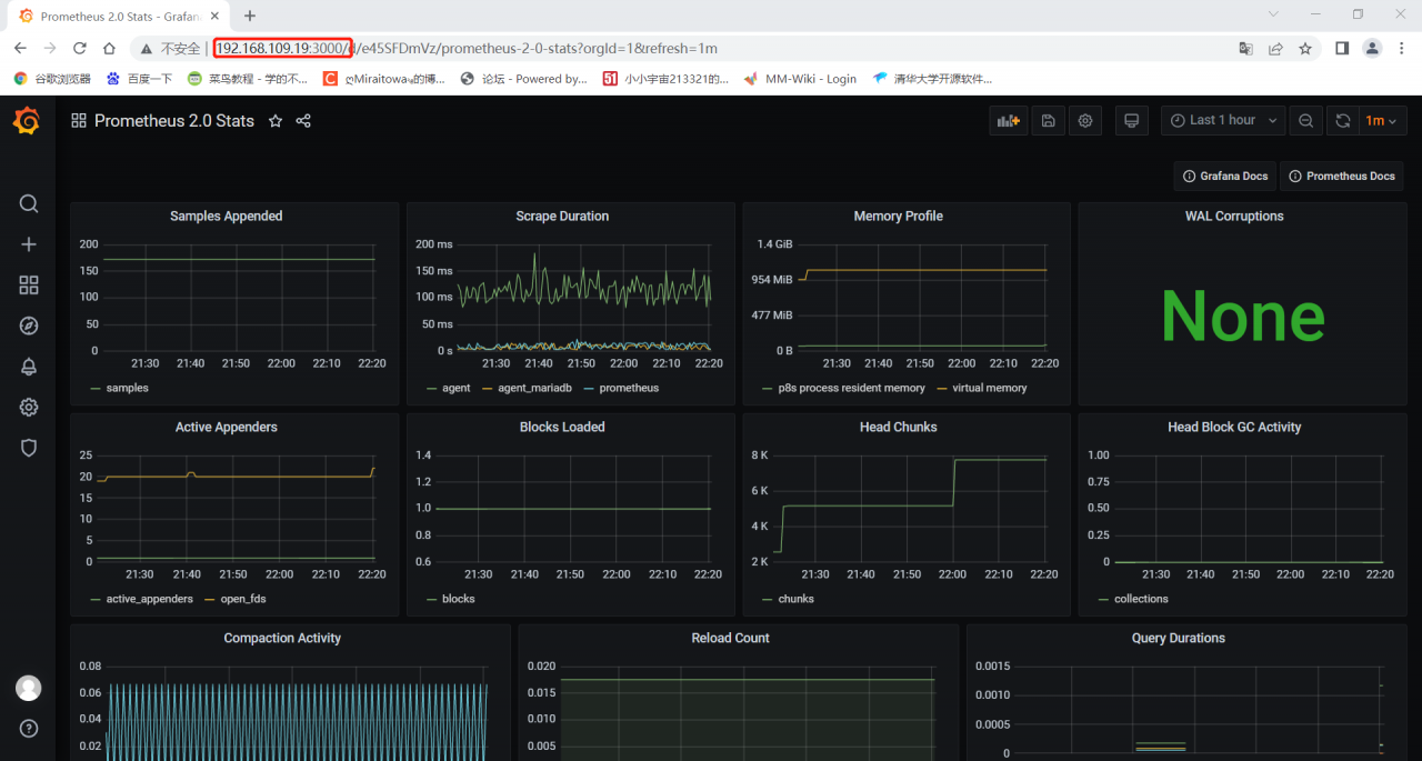
通过浏览器访问 http:// 服务器 IP:9090 就可以访问到 Prometheus 的主界面:
默认只监控了本机一台,点 Status→点 Targets→可以看到只监控了本机:
通过 http:// 服务器 IP:9090/metrics 可以查看到监控的数据:
二、部署Exporters(192.168.109.20)
1、监控远程Linux主机(192.168.109.20)
在远程 linux 主机(被监控端 agent)上安装 node_exporter 组件。
下载地址:
https://prometheus.io/download/1.1 上传 node_exporter-1.3.1.linux-amd64.tar.gz 到 /opt 目录中,并解压
cd /opt/
tar xf node_exporter-1.3.1.linux-amd64.tar.gz
mv node_exporter-1.3.1.linux-amd64/node_exporter /usr/local/bin

1.2 配置启动文件,设置开机自启
vim /usr/lib/systemd/system/node_exporter.service
[Unit]
Description=mysqld_exporter
Documentation=https://prometheus.io/
After=network.target
[Service]
Type=simple
ExecStart=/usr/local/bin/node_exporter \
--collector.ntp \
--collector.mountstats \
--collector.systemd \
--collector.tcpstat
ExecReload=/bin/kill -HUP $MAINPID
Restart=on-failure
[Install]
WantedBy=multi-user.target
1.3 启动node_exporter
systemctl start node_exporter
systemctl enable node_exporter
netstat -natp | grep :9100
浏览器访问:http://192.168.109.20:9100/metrics ,可以看到 Node Exporter 采集到的指标数据

通过浏览器访问 http:// 被监控端 IP:9100/metrics 就可以查看到 node_exporter 在被监控端收集的监控信息:

1.4 修改Prometheus服务器的配置文件
回到 Prometheus 服务器的配置文件里添加被监控机器的配置段
vim /usr/local/prometheus/prometheus.yml
- job_name: 'agent'
static_configs:
- targets: ['192.168.109.20:9100']

改完配置文件后,重启服务

1.5 访问prometheus服务器
回到 web 管理界面→点 Status→点 Targets→可以看到多了一台监控目标

注:也可以在本机安装 node_exporter,使用上面的方式监控本机。
2、监控远程MySQL
在被管理机 agent上安装 mysqld_exporter 组件
下载地址:
https://prometheus.io/download/2.1 下载mysqld_exporter组件
wget https://github.com/prometheus/mysqld_exporter/releases/download/v0.14.0/mysqld_exporter-0.14.0.linux-amd64.tar.gz
2.2 安装mysqld_exporter组件
[root@agent opt]# tar xf mysqld_exporter-0.14.0.linux-amd64.tar.gz -C /usr/local
[root@agent opt]# mv /usr/local/mysqld_exporter-0.14.0.linux-amd64/ /usr/local/mysqld_exporter
[root@agent opt]# ls /usr/local/mysqld_exporter/
LICENSE mysqld_exporter NOTICE2.3 安装mariadb数据库,并授权
yum install mariadb\* -y

ystemctl start mariadb
systemctl enable mariadb
#进入数据库
mysql
授权IP为192.168.109.20,因为不是prometheus服务器直接来找mariadb获取数据,而是prometheus服务器找mysql_exporter,然后mysql_exporter再找mariadb.所以这个IP指的是mysql_exporter的IP.
grant select,replication client,process ON *.* to 'mysql_monitor'@'192.168.109.20' identified by '123456';
flush privileges;
2.4 创建一个mariadb配置文件
创建一个mariadb配置文件,写上连接的用户名和密码(和上面的授权的用户名和密码要对应)

2.5 配置启动文件,启动mysql_exporter
[root@agent ~]# vim /usr/lib/systemd/system/mysqld_exporter.service
[Unit]
Description=node_exporter
Documentation=https://prometheus.io/
After=network.target
[Service]
Type=simple
ExecStart=/usr/local/bin/mysqld_exporter \
--collector.ntp \
--collector.mountstats \
--collector.systemd \
--collector.tcpstat
ExecReload=/bin/kill -HUP $MAINPID
Restart=on-failure
[Install]
WantedBy=multi-user.target


2.6 修改Prometheus服务器的配置文件
回到 Prometheus 服务器的配置文件里添加被监控的 mariadb 的配置段
vim /usr/local/prometheus/prometheus.yml
35 - job_name: 'agent_mariadb'
36 static_configs:
37 - targets: ['192.168.109.20:9104']

改完配置文件之后,重启服务

2.7 访问prometheus服务器
回到 web 管理界面→点 Status→点 Targets→可以看到监控 mariadb

三、部署Grafana进行展示
Grafana 是一个开源的度量分析和可视化工具,可以通过将采集的数据分析,查询,然后进行可视化的展示,并能实现报警。
下载地址
https://grafana.com/grafana/download/1、下载安装Grafana(192.168.109.19)
#使用yum解决依赖关系 我这边直接上传软件包到opt
yum install -y grafana-7.4.0-1.x86_64.rpm
或
rpm -ivh /opt/grafana-7.3.6-1.x86_64.rpm
systemctl start grafana-server
systemctl enable grafana-server
netstat -natp | grep :3000
浏览器访问:http://192.168.109.19:3000 ,默认账号和密码为 admin/admin


通过浏览器访问 http:// grafana 服务器 IP:3000 就到了登录界面,使用默认的 admin 用户,admin 密码就可以登陆了。

2、配置数据源
下面我们把 Prometheus 服务器收集的数据做为一个数据源添加到 grafana,让 grafana 可以得到 Prometheus 的数据。



3、导入模板
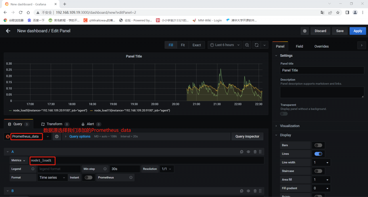
点击prometheus_data,选择Dashboards



4、为数据源做数据展示



自定义名称,点击保存
最后在dashboard可以查看到

注:有多条数据的时候,可以在查询的键值后面加个大括号,括号里的条件表示只匹配当前的监控项。
5、导入grafana监控面板
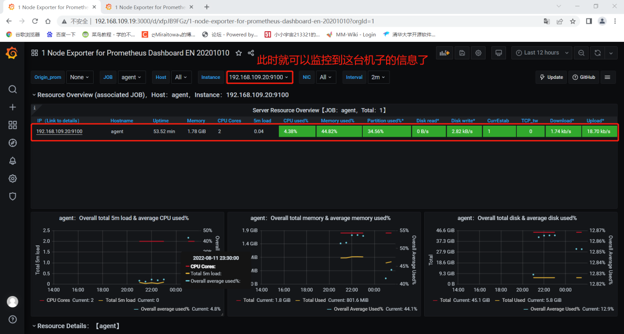
浏览器访问:https://grafana.com/grafana/dashboards ,在页面中搜索 node exporter ,选择适合的面板,点击 Copy ID 或者 Download JSON
在 grafana 页面中,+ Create -> Import ,输入面板 ID 号或者上传 JSON 文件,点击 Load,即可导入监控面板






6、Grafana 图形显示 MySQL 监控数据
在 grafana 上修改配置文件,并下载安装 mysql 监控的 dashboard(包含相关 json 文件,这些 json 文件可以看作是开发人员开发的一个监控模板)。


在grafana图形化界面导入相关的json文件
用grafana服务器上的firefox浏览器打开,方便上传


点 import 导入后,报 prometheus 数据源找不到,因为这些 json 文件里默认要找的就是叫 Prometheus 的数据源,但我们前面建立的数据源却是叫 prometheus_data。
那么请自行把原来的 prometheus_data 源改名为 Prometheus 即可(注意:第一个字母 P 是大写)。然后再回去刷新一下,就有数据了。

7、Grafana+onealert报警
Prometheus 报警需要使用 alertmanager 这个组件,而且报警规则需要手动编写(对运维来说不友好)。所以我这里选用 grafana+onealert 报警。注意:实现报警前把所有机器时间同步再检查一遍。
登陆http://www.onealert.com/→注册帐户→登入后台管理



7.1 在Grafana中配置Webhook URL
1、在Grafana中创建Notification channel,选择类型为Webhook;
2、推荐选中Send on all alerts和Include image,Cloud Alert体验更佳;
3、将第一步中生成的Webhook URL填入Webhook settings Url;
URL格式:
http://api.aiops.com/alert/api/event/grafana/v1/7a2eb59ab2d24483847b17e74bd9b255/
4、Http Method选择POST;
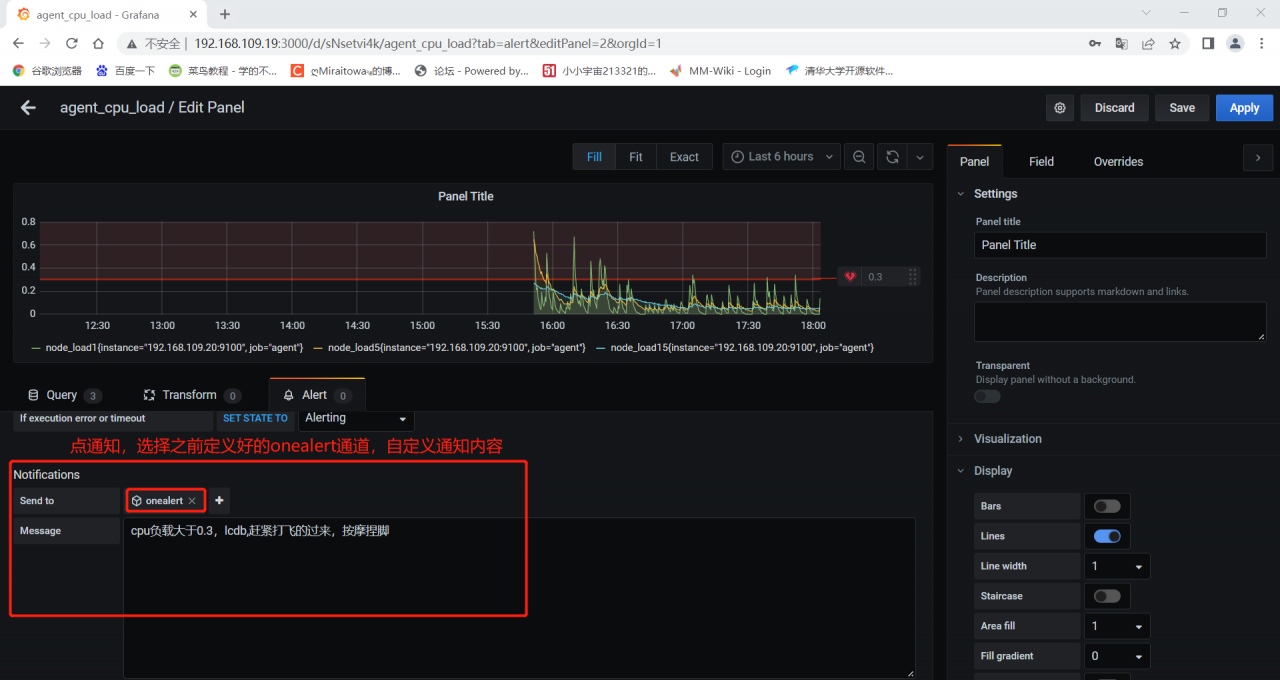
5、Send Test&Save; 在grafana增加通知通道


7.2 测试CPU负载告警
现在可以去设置一个报警来测试了(这里以我们前面加的 cpu 负载监控来做测试)


保存后就可以测试了,如果 agent1上的 cpu 负载还没有到 0.3,你可以试试 0.1,或者运行一些程序把 agent1负载调大。

最终的邮件报警效果:


四、总结
报警不成功的可能原因
各服务器之间时间不同步,这样时序数据会出问题,也会造成报警出问题
必须写通知内容,留空内容是不会发报警的
修改完报警配置后,记得要点右上角的保存
保存配置后,需要由 OK 状态变为 alerting 状态才会报警(也就是说,你配置保存后,就已经是 alerting 状态是不会报警的)
grafana 与 onealert 通信有问题

