一、配置Grafana对接Prometheus数据源
(1)登录Grafana后,点击配置下的【Data Source】
(2)点击【Add data source】
(3)然后点击【Prometheus】
(4)然后配置Prometheus的访问url,即ip:port
然后点击【save and test】
(5)然后打开【Explorer】,选择【Prometheus】源,输入go,能看到如下提示回显,表示数据源已经配置正确。
二、配置Grafana的Dashboard
(1)从Grafana的Dashboard页面 https://grafana.com/grafana/dashboards/ 挑选模板,这里直接挑选第一个,点击进去
(2)查看模板的ID,也可以直接复制
(3)然后到Grafana中点击Dashboard页面,点击【Import】
(4)然后粘贴前面复制的模板ID,点击【Load】
(5)继续点击【Import】导入即可
(6)然后如下打开Dashbord的Browser页面,就可以看到已经导入的Dashboard的
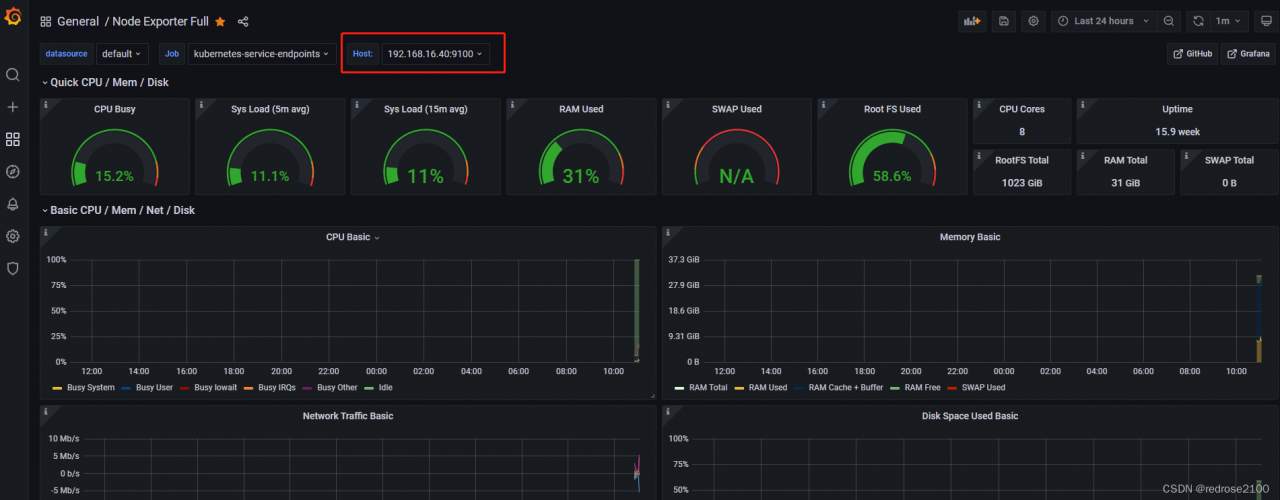
(7)点击进入,通过如下位置即可以选择主机来观察各项指标数据了
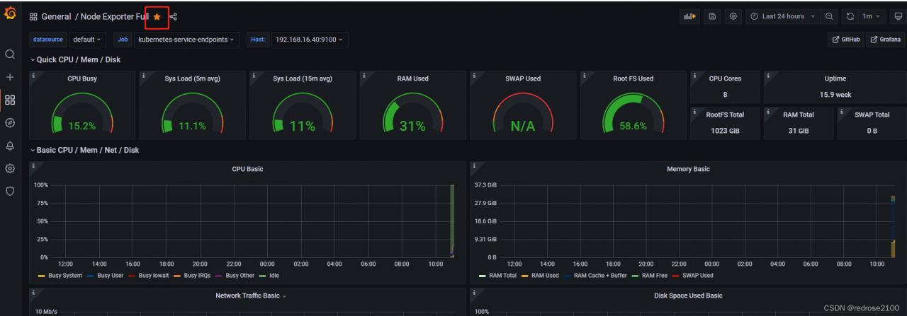
(8)如果希望将此Dashboard设置为首页,则需要点击如下位置收藏此Dashboard
(9)然后点击设置下的【Preferences】
(10)然后在如下位置选择上面导入的Dashboard名字
(11)然后重新打开grafana首页,即此时自动将如下页面展示出来了
版权声明:本文为redrose2100原创文章,遵循CC 4.0 BY-SA版权协议,转载请附上原文出处链接和本声明。