具体实现功能
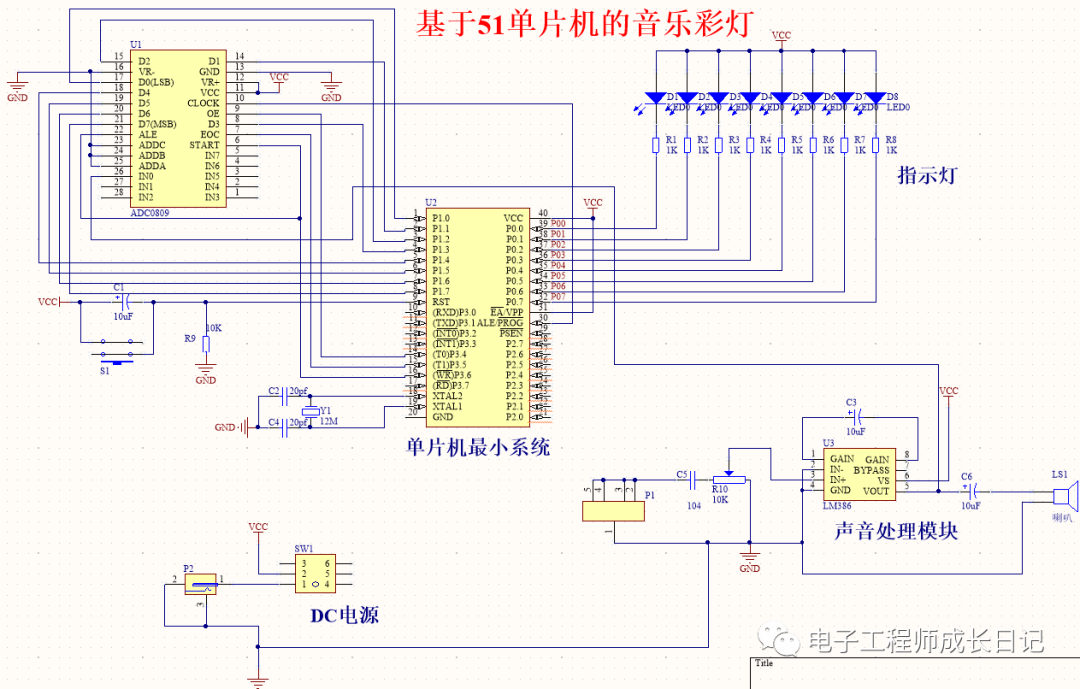
系统由51单片机+ADC0809模块+LM386功放模块+喇叭+音频接口+发光二极管+电源构成。
具体功能:
(1)通过音频线输入可以播放电脑、手机、MP3里面的音乐。
(2)AD对音频信号的采集,转换为数字信号给单片机。
(3)具有8个LED频谱彩灯,随音乐变化闪烁。
设计背景
随着人们生活水平的提高,人们对环境的要求越来越高,城市环境建设日益为人们所重视。灯作为一种观赏性较高的艺术,不断的出现在城市的广场、公园及其它公共场所,早些的灯都是固定不可调的,显得有些单调,随着科技的发展音乐灯也进入了我们的城市。音乐灯是现代科技与艺术的综合,音乐灯将喷水图形、彩色灯光及音乐旋律构成一个有机的整体,随着乐曲旋律和节奏的变化,在五彩绚丽的变幻灯光照耀下,构成一幅幅奇妙无比的景观、令人赏心悦目,叹为观止,在视听上获得极大的享受。
硬件设计
本文的硬件设计框图如图所示,由以下模块构成:
(1)单片机最小系统。用于驱动和控制其他模块,以实现整体功能,其以AT89S52单片机为核心芯片,并辅以复位电路和晶振电路;
(2)音频输入及放大模块。音频输入后,采用LM386模块进行放大,以进行进一步的处理;
(3)AD转换电路。利用ADC0809模块对从LM386模块输入的音频信号进行处理,将其转换为数字信号;
(4)LED彩灯显示模块。利用8个LED彩灯实现音乐频谱的显示。
软件设计
根据本文设计需求,在硬件电路图的基础上,需要通过软件编程实现的具体功能:
(1)通过音频线输入可以播放电脑、手机、MP3里面的音乐。
(2)AD对音频信号的采集,转换为数字信号给单片机。
(3)具有8个LED频谱彩灯,随音乐变化闪烁。原理图
本系统原理图设计采用Altium Designer19,具体如图。
程序
本设计利用KEIL5软件实现程序设计,具体如图。
全部资料
全部资料包括程序(注释)、AD原理图、参考论文、开题报告、任务书等,具体如图,全网最全!!
原文链接:基于51单片机的音乐彩灯